一代女王p3杀两胆独胆_福杀码图杀码_小岩杀码今天_今日精准预测推荐3d号码_3d推荐号3d推荐号码,3d专家预测最新_三地三天计划投资计划_3d独胆毒胆预测今天_3d近100期带试机号走势图_3d太湖专家预测今晚 ,3d千禧试机号关注码金码今天晚_今天3d牛彩网专家预测_3d今天专家预测最准_3d免费专家预测推荐今天最新_今天3d开奖号推荐号 ,3d走势图(带连线版) 试机号_于海滨3d杀码图_3预测,3d专家预测,最准确今天彩网_三d预测最准十专家预测今晚_给一注今晚3d

當前位置
首頁 > 數字孿生 > 智慧礦山
煤炭工業互聯網平臺
2024/6/11 17:29:08

煤炭工業互聯網平臺建設目的是讓人工智能的能力融入到我們的煤炭產業當中去,同時降低成本、提高效率,實現煤炭產業的全面升級,也是落實煤炭產業和數字技術一體化融合發展的一個提高煤炭產業具體的舉措和實踐,實現煤炭產業的高質量發展。

煤炭工業互聯網平臺是基于互聯網技術,運用大數據、人工智能等先進技術手段,為煤炭產業提供服務和解決問題的綜合性平臺。這種平臺通過信息化手段,整合煤炭產業上下游資源,實現信息共享、業務協同、智能決策等功能,有助于推動煤炭產業的高質量發展。該平臺能夠精準通過傳感器等硬件設備接收到來自于井下的實時情況,助力煤礦智能開采。通過感知井下人員、礦車、溫度、濕度、一氧化碳、甲烷含量、礦井氣壓、風速等相關信息,并利用信息融合算法對每個傳感器節點信息進行多層次、多方面、多級別的處理,有效避免了單一傳感器信息處理不清現象,從而達到了信息互補和協同的感知效果,實現對井下情況的精準掌握。

此外,煤炭工業互聯網平臺在煤礦裝備方面也有著顯著的應用效果。它能夠有效提高機械設備的運行效率,降低機械設備的能耗,加快煤炭生產設備的智能化改造,推進并下智能化采煤機械與煤礦智能機器人的聯動控制,從而降低井下工人工作強度、保障人身安全。

煤炭工藝互聯網功能介紹:

煤炭工業互聯網平臺 

控制臺:信息一覽(設備、點位、用戶、模塊、設備用電量統計、服務器信息、系統信息、服務器信息等)。

個人中心:個人信息、修改密碼。

設備監控中心:設備監控、采集點位、設備日志。

數據分析:告警分析、點位分析、設備運行分析。

數據共享:共享接口、共享管理。

用戶管理:機構管理、用戶管理、崗位角色。

日志管理:登錄日志、操作日志、異常日志、SQL日志。

開發者:系統類型、代碼生成器、數據庫連接。

第三方接入:授權接入列表。

系統管理:系統設置、數據字典、系統菜單、文件管理。

煤炭工業互聯網平臺 

在更宏觀的層面,煤炭工業互聯網平臺的建設和運營,能夠提升整個煤炭產業的智能化水平,促進綠色發展,實現資源共享和協同發展。平臺通過提供統一的架構、標準和數據要求,使得各種智能化產品能夠方便地集成到平臺中,從而滿足煤礦智能化建設對有關產品和解決方案的需求。

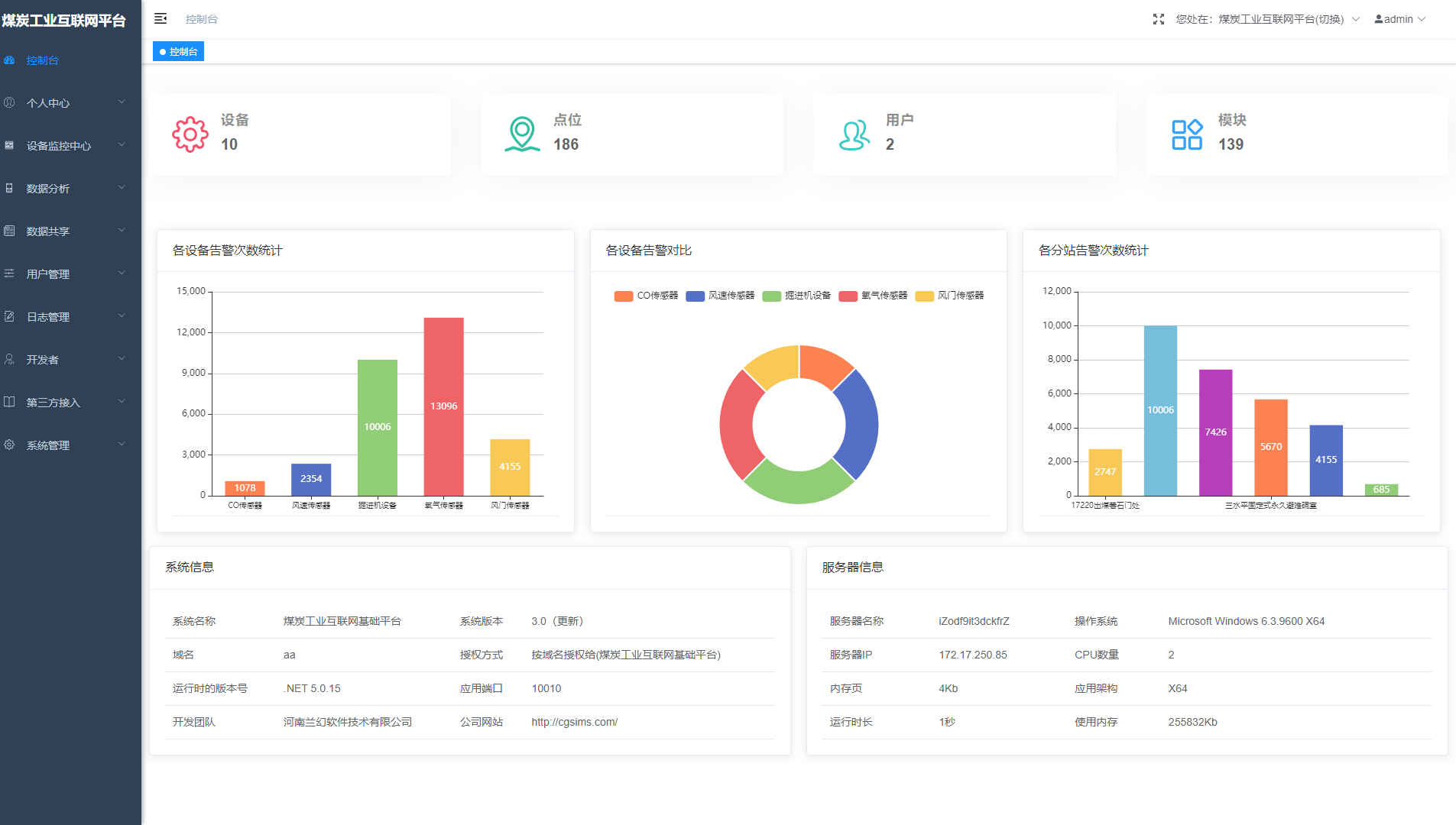
(一)控制臺

煤炭工業相關信息及系統基礎信息展示。

平臺內所有設備、點位、用戶、模塊的狀態監控,可查看設備、點位、用戶、模塊的詳細信息,及遠程控制等操作。該板塊支持查看煤炭現場設備的告警數據統計,在一定的時間內,統計設備及分站等站位設備的告警信息,用戶可以通過該數據,進一步開展后續工作。

煤炭工業互聯網平臺 

(二)個人中心

用戶的個人信息查看并修改等,煤炭員工的信息查看與管理等。賬號的搭建,支持修改個人密碼。

煤炭工業互聯網平臺 

(三)設備監控中心

本功能主要是通過Websocket和數據采集軟件通訊,展示各個采集通道的實時情況,包括:總點位個數,報警點位個數,最后通訊時間,通道狀態。

主要顯示設備監控的設備名稱、設備編號、總點位、正常點位、告警點位、采集頻率、最后更新時間、狀態等。根據監控的信息,開展下一步工作。

煤炭工業互聯網平臺 

(四)數據分析

數據分析主要是通過采集軟件產生的歷史數據進行分析,得到設備運行的狀況,告警產生的原因,數據異常的根源。

煤炭工業互聯網平臺 

(五)數據共享

實現數據共享,使平臺用戶充分地使用已有數據資源,減少資料收集、數據采集等重復勞動和相應費用。

煤炭工業互聯網平臺 

(六)用戶管理

不限用戶數,采用密碼控制用戶登錄,密碼有效性有日期限定,并且應能夠要求第一次登陸密碼更改,模塊支持多級用戶權限管理。主要包括:機構管理、用戶管理、崗位管理。

 

(七)日志管理

記錄工業互聯網平臺的日志,也是本系統的登錄日志,操作日志,異常日志、SQL日志等。

煤炭工業互聯網平臺 

(八)開發者

針對專業人員進行二次開發等情況使用,包含功能:系統類型、代碼生成器、數據庫連接。

(九)第三方接入

針對專業人員進行二次開發等情況使用,包含功能:系統類型、代碼生成器、數據庫連接。

(十)系統管理

系統的設置管理。

3d今晚最准专家推荐号 | 3d直选走势图(专业版) | 十拿九稳预测分析 | 3d陈华今晚独胆推荐 | 3d今天专家预测推荐号码 | 3d直选三注 | 3d各类和值最新谜字谜今天 | 毒胆| 千禧开机号和试机号对应金码 | 2009年浙江风采3d走势图 | 十拿九稳预测分析 | 试机号后牛彩网专家预测3d | 3d今晚预测最新最准确号码牛彩网 | 今晚3d专家预测最准确 | 于海滨今天3d预测号 | 3d最准专家预测号 | 3d十位走势图彩经网 | 3d预测最准确的专家预测软件 | 3d双胆独胆非常稳 | 3d毒胆王独胆 | 今日3d最准开机号 | 今晚3d专家推荐号码是多少 | 3d下期预测最精准的一注号码 | 3d预测最新最准专家 | 3d十大专家双胆预测汇总 | 今天3d专家推荐号 | 3d今日牛彩网| 3d开机号和试机号今天 今晚 | 福彩3D独胆下期推荐最新 | 今日太湖钓叟三字诀字谜 | 3d开奖号码今晚走势图 | 3d开机号和试机号今天全部 | 中国福彩3D独胆当天精准预测 | 最新3d预测专家预测 | 3d预测 下一期 3d预测专家 3d预测 | 今于海滨3d预测今天牛彩网 | 3d专家最新最准专家预测汇总 | 3d预测专家最准确的专家预测今晚 | 千禧3d试机号关注码金码列表 | 3d推荐号今日预测 | 3d百十个位杀码家彩网 | 3d五码复式| 3d字谜总汇今日3d字谜总汇牛彩网 | 3d今晚精选预测一注 | 三d独胆王独胆双胆 | 今天3d开机号试机号牛彩网 | 3d试机号和开机号牛彩网 | 3d千禧开机号试机号关注金码对应码 | 小林3d最新预测今天 | 3d走势图专家推荐号码 | 3d最精准专家预测汇总今天 | 3d圣手字谜图谜 | 3d今天预测最准确专家 | 3d专家今天推荐号 | 3d今天预测最准确专家 | 詹天佑3d最新消息今天 | 3d今晚最准专家预测号码145 | 3d独胆专家预测 | 万能四码图表 | 3d今晚最稳一注 | 今晚3d推荐号 | 今天专家推荐号码3d | 3d最精准专家预测汇总今天 | 3d今天最新最准专家预测最 | 今日精准预测推荐3d号码 | 3d今天专家预测最准 | 三地百位振幅3d之家走势图 | 3d今晚试机号是多少查询 | 詹天佑预测3d | 马后炮解3d太湖字谜总汇大全 | 3d预测最准专家预测号 | 3d藏机图正版藏机图太湖字谜 | 3d太湖17500字谜 | 3d今天开机号和试机号金码对应码 | 龙彩居士3d预测今天最新版 | 牛彩网3d预测汇总大全手机版下载 | 3d专家预测最准确最新今天牛彩 | 3d丹东太湖字谜今天的 | 3d预测专家推荐号码推荐 | 铁人铁胆3d定位包星预测 | 《金银胆神》金胆银胆3d最新一期开奖 | 中国福彩3D独胆内部杀号 | 正版真精华布衣天下今天推荐号码 | 3d千禧开机号试机号关注金码对应码 | 3d双胆独胆推荐 | 3d今天专家推荐号码推荐 | 最准3d专家预测推荐 | 3d今晚预测最准确一注 | 三天计划3d独胆必出论坛 | 3d专家推荐最新预测 | 于海滨一语定胆专家点评 | 牛彩网3d专家预测汇总 | 3d和值尾振幅走势图3d走势3d之家 | 3d近50期开奖号码 | 3d个位走势图表 | 3d精准预测最准的专家 | 今日3d开机号和试机号关注码千禧 | 今日3d最准开机号 | 3d专家预测最准确最新今天 | 3d今天开机号和试机号码 | 3d,预测 | 三d推荐号专家预测今天 | 3d今天专家预测号码 | 3d和值振幅走势图彩宝贝 | 毒胆牛人三天计划 | 排五奖号 | 今日3d开机号和试机号列表三十期 | 3d精准预测最准的专家直选 | 3d神仙姐姐独胆一个 | 小红人的计划三天计划 | 于海滨3d预测免费每日精选 | 3d今天的试机号开机号 | 3d试机号后专家预测推荐汇总 | 排三平均值振幅走势图3d之家 | 今天3d开机号和试机号金码 | 3d最准确最新专家预测 | 今晚3d专家预测精选一注 | 北斗3d今日专家预测推荐 | 今晚3d专家最精准的预测 | 今天3d开机号和试机号多少? | 3d十大专家杀跨度汇总 | 今晚3d预测推荐一注 | 张克永3d预测今天 | 3d跨度振幅走势图3d专家 | 3d今天开机号试机号对应码关注码 | 千禧开机号试机号关注号金码杀码 | 3d今晚专家预测推荐号 | 3d双胆独胆非常非常 | 最准3d预测专家推荐号 | 于海滨今日杀码图最新 | 今晚3d精准一注直选 | 3d开奖号码今晚走势图 | 3d精选号码推荐今天最新 | 3d小红人三天计划 | 3d预测专家最准确的专家预测今晚 | 3d条件预测专区牛彩网 | 3d字谜今天太湖字谜 | 3d今晚最准专家预测号码145 | 3d推荐最新最准专家预测 | 孟庆会点评 专家一语定胆 稳准狠三天计划 | 3d今日预测推荐号 | 今天3d专家推荐号 | 3d双胆独胆非常非常 | 三d十拿九稳预测号码 | 3d红波蓝波走势图大中小 | 3d今天开机号和试机号232 | 中国福彩3D独胆下期推荐推荐最新 | 今天3d专家推荐号 | 正版真精华布衣天下今天推荐号码 | 3d专家预测更准确今天 | 3d今天开机号和试机号金码对应码 | 今日3d开机号和试机号关注码千禧 | 3d杀码一定牛 | 3d今天专家预测推荐号码 | 3d专家推荐号最准确的推号 | 于海滨一语定胆 | 3d今天开机号和试机号100期 | 3d最准专家预测号 | 3d预测专家推荐最准确 | 3d最准的预测专家 | 3d开机号,试机号和开奖号 | 中国福彩3D独胆本期推荐 | 3d今天专家推荐号码 | 3d2025322期太湖字谜 | 中国杀码王 | 一代女王决杀两胆免费观看 | 3d詹天佑推荐号码 | 3d精准预测最准的专家直选 | 今天3d字谜3d一句定三码3d和值谜 | 今天3d牛彩网专家预测 | 3d詹天佑预测分析牛彩网 | 今晚最准一注3d | 开心毒胆王今晚独胆 | 最新3d预测专家预测 | 最准3d预测专家推荐号 | 3d太湖专家预测今晚 | 今晚3d专家推荐号码 | 3d千禧试机号开机号对应码关注号 | 3d推荐号今晚专家预测 | 3d字谜汇总大全总汇牛彩网开机号 | 3d今晚预测 | 3d最准一个独胆毒胆 | 福彩3D独胆当天分析最新 | 今天3d太湖钓叟三字诀字谜 | 3D独胆实时分析 | 于海滨3d预测今天 | 3d试机号历史情况 | 钱王老头点评牛彩网 | 三d预测专家最新推荐 | 3d最新专家预测推荐 | 3d专家预测最准确最新今天牛彩 | 3d近50期开奖号码 | 最准3d专家预测推荐 | 廊坊鸿运3d最新预测 | 最准3d专家预测推荐 | 于海滨海3d预测免费每日精选3d开奖号 | 3D独胆下期推荐走势最新 | 3d今晚预测准确的专家预测 | 3d预测最准确专家预测 | 3d专家预测最准确最新汇总 | 3d今晚专家推荐预测重点号码 | 3d詹天佑最新预测今天 | 3d和值宫数线走势图 | 今日3d开奖号码是多少? | 今天的3d太湖字谜图 | 3d双胆独胆 | 小德3d今天双胆定位 | 3d今天预测最准确专家 | 3d试机号200期历史 | 3d精准预测最准的专家 | 3d断组预测| 三d今晚预测推荐十注 | 于海滨海3d专家预测 | 3d最精准的专家预测 | 詹天佑今天3d推荐 | 3d今晚专家预测推荐号 | 3d每天都有开奖吗 | 3d预测专家最准确今天 | 今晚3d出的什么号 | 3d独胆中了给多少钱 | 3d一句定三码最准字谜 | 今天牛兄双胆 | 3d今天出的什么号 | 豪哥看3d定位| 于海滨点评专家一注定胆保真版162期 | 3d今晚字谜太湖字谜是什么 | 3d于海滨预测预测牛彩网 | 3d詹天佑最新预测牛彩网 | 毒胆牛人三天计划 | 3d千禧开机号试机号关注金码对应码 | 3d走势图专家推荐号码 | 3d钓叟字谜三字诀官网 | 3d今晚专家预测最准确一注 | 3d北斗专家北斗预测今天079期3d | 今日3d专家预测总汇 | 3d最新专家预测汇总牛部长预测 | 3d预测最新最准专家 | 3d最佳一注号码 | 今晚上3d开奖号码 | 3d孙大财就赌一个胆 | 3d杀码图谜| 3d中间最小两码差值振幅走势图 | 3d专家预测推荐 | 3d今晚最佳和值 | 3d预测今晚最准专家预测号码 | 3d今天推荐号码是多少 | 3d今晚最准最新专家推荐号 | 3d近200期试机号和开奖号码 | 3d专家预测最准 | 3d今晚预测准确的专家预测 | 太湖钓叟3d字谜太湖字 | 3d太湖钓叟三字诀字谜汇总 | 3d开机号和试机号金码关注对应号 | 3d今晚十大专家预测汇总 | 3d跨度走势图图表 | 3d十大专家双胆预测汇总 | 三d预测专家预测今天最新 3d专家预测最准最新今天 | 今于海滨3d杀码 | 3d于海滨专家预测 | 3d预测今晚最新最准确 | 今晚3d专家推荐号码是多少 | p3故事小王双胆下一今天 | 詹天佑3d推荐 | 今天最新3d开机号试机号 | 杀码是什么意思 | 今晚3d专家推荐号码是多少 | 牛彩网杀码| 詹天佑3d预测推荐 | 3d预测最准确专家预测 | 今晚三d推荐什么号码 | 3d十大专家预测汇总 | 3d牛彩网专家预测汇总 | 西施姐姐精心推算一独胆146 | 家彩专门提供3d试机号开机号 | 3d开机号今天牛彩网近30期 | 3d预测专家最准确的专家预测昨天 | 3d研究生双胆王 | 于海滨3d预测免费每日精选 | 福彩3D独胆老师精准预测最新 | 李明启3d今晚预测专栏 | 福彩3D独胆老师精准预测最新 | 3d字太湖字谜 | 3d开机号和试机号金码今天的 | 今天3d詹天佑预测分析 | 3d今晚最准的一注 | 3d最准确预测100%一注 | 3d预测一注号推荐一3d预测一注今天 | 3d专家今天推荐号 | 3d两胆精准预测 | 3D独胆团队精准预测最新 | 3d专家杀码图 | 今日太湖钓叟三字诀字谜 | 今晚3d专家推荐 | 中国福彩3D独胆实时推荐 | 排三杀码专家天齐网 | 3d太湖钓叟字谜三字诀汇总 | 今日3d专家预测总汇 | 今天3d马后炮解太湖字谜汇总 | 今晚3d直选推荐 | 3d今于海滨杀码图 | 今天专家推荐号码3d | 3d徐文轩今晚推荐号码 | 3d最准一个独胆方法 | 3d预测最准确专家预测 | 3d最准确预测专家 | 3d最准预测专家推荐 | 最准3d专家预测推荐 | 3d独胆必下一独胆准 | 太湖字谜三字诀论坛 | 3d今晚最稳 | 福彩3D独胆高手分析 | 独胆双胆3d之家 | 3d预测最准最新牛彩网 | 3d开机号试机号今天开奖号 | 3d今天专家推荐号码推荐 | 今天太湖钓叟3d字谜三字诀 | 3d预测最准专家预测牛彩网 | 3d今天专家预测最准 | 3d和值和尾振幅走势图 | 3d牛哄哄解太湖字谜今天 | 今晚3d的开奖号码结果 | 3d单双走势图表(专业版) | 今日3d马后炮解太湖字谜 | 今晚3d专家推荐号码 | 3d最近100期历史记录 | 今日3d预测 | 今晚最准一注3d | 中国福彩3D独胆团队命中率最新 | 3d今日字谜太湖 | 今天3d开机号和试机号对应码查询 | 于海滨海3d预测牛彩网 | 于海滨一语定胆《保真》 | 3d字谜汇总大全总汇大全 | 3d最准一个独胆毒胆 | 于海滨海独胆预测 | 3d专家预测最准最新 | 于海滨一语定胆天齐网 | 3d藏机图正版藏图汇总大全 | 三d推荐号专家预测今天 | 近10期3d开奖结果 | 张克永3d预测今天 | 中国福彩3D独胆最新走势 | 3d詹天佑推荐号码 | 3d最精准专家预测汇总今天 | 3d今晚精彩预测 | 3d专家预测号码推荐今天 | 3d今天开机号试机号码 | 中国福彩3D独胆内部走势最新 | 3d今晚必出的一注 | 3d今晚推荐号 | 钱王点评+钱王老头预测 | 小红人的三天计划最新版 | 3d预测号最新最准牛彩网 | 今天的3d太湖字谜图 | 于海滨3d杀码图 | 3d彩报图今天图库彩吧 | 福彩3D独胆高手分析 | 千禧3d试机号关注码金码列表 | 千禧之年3d开机号试机号金码关注 | 3d预测专家最准确的专家预测今晚 | 今天3d试机号开机号是什么 | 3d开机号试机号30期列表彩宝网 | 3d陈华今晚就赌一胆今天最新消息 | 顶级胆神双胆必下 | 预测3d今晚开奖号 | 3d专家预测推荐汇总 | 3D独胆老师分析 | 3d预测一注推荐 | 3d今天最新最准专家预测最 | 3d今天专家预测推荐号码 | 3d和值尾金木水火土走势图 | 3d今晚开奖号结果3b | 小德3d今天双胆定位 | 3d今晚最准一注 | 牛彩网3d专家预测汇总摘要 | 3d双飞大师双胆组合 | 今晚3d预测开奖号码推荐 | 3d今晚预测直选四注 | 马后炮解3d太湖字谜总汇大全 | 3d单一跨度走势图表 | 3d双胆神算今天必下 | 3d正版藏机图总汇全图 | 中国福彩3D独胆内部杀号 | 三d独胆王独胆双胆 | 3d计算机开机号夏天推荐 | 3d北斗专家北斗预测今天079期3d | 3d最精准的专家预测 | 3d红波蓝波走势图大中小 | 今天3d专家推荐重点号 | 千禧关注码试机号金码 | 3d和值尾振幅走势图3d走势3d之家 | 3d精准预测最准的专家直选 | 3d独胆预测 | 3d今晚必下一个胆 | 3d的预测号是多少 | 今于海滨3d预测今天单线联系 | 于海滨海3d专家预测今天 | 天齐藏机图汇总正版藏机图 | 3d和值25点有哪几注 | 3d十个位差值振幅走势图3d之家 | 3d专家预测推荐号码最准最新 | 3d大老人预测 | 今晚3d专家最精准的预测 | 3d太湖钓叟字谜三字诀汇总 | 3d预测最准最新准专家预测号码 | 下一期专家准确预测 | 近30期3d开机号和试机号 | 3d预测最准最新准专家预测号码 | 今天晚上三d开奖结果 | 3D独胆今晚命中率 | 3d今天开机号和试机号查询100期 | 3d今天推荐号码是多少 | 三d试机号后专家预测汇总 于海滨专家3d今天预测 | 3d机选一注 | 3d试机号开机号今天晚上金码号 | 张克永3d预测今天 | 今晚3d预测推荐一注 | 3d免费专家预测推荐今天最新 | 3d解太湖字谜汇总精选 | 3d预测一注推荐 | 3d下期预测最精准的一注号码 | 3d专家最新最准预测 | 3d专家推荐最新预测 | 最新3d预测专家预测 | 昨天3d开奖号是多少 | 【福星】3d单挑10注组 | 3d今晚预测 | 3d最准预测专家推荐 | 3D独胆团队走势 | 中国福彩3D独胆明日推荐最新 | 今日3d字谜3d一句定三码诗天中图 | 福彩3D独胆老师必中最新 | 3d预测最准确的专家预测软件 | 3d专家最新最准专家预测汇总 | 3d今晚最佳和值 | 中国福彩3D独胆今日精准预测 | 今晚3d开机号试机号金码 | 于海滨最新3d预测推荐今天 | 3d精准预测最准的专家直选 | 今日3d一注推荐 | 3d今天最准专家预测 | 神仙姐姐杀码今天的 | 3d今天开机号和试机号码牛彩网 | 今晚上3d出奖结果 | 今日3d专家精准推荐 | 于海滨海3d最新预测 | 3d小龙一句定三码今日字谜天中图 | 今晚最准一注3d | 3d最准专家预测号 | 3d试机号开机号近50期 | 最新3d预测专家预测 | 今日3d开奖号今晚 | 3d最准一注号码 | 太湖3d字谜太湖钓叟三字诀 | 今日期3d太湖字谜 | 3d独胆双胆下一 | 3D独胆老师命中率 | 中国福彩3D独胆独家必中最新 | 张克永专家3d预测 | 3d预测号码最准确专家预测 | 北斗3d今日专家预测推荐 | 福彩3D独胆今晚必中最新 | 3d牛彩网试机号后专家预测汇总 | 3d百个和值尾振幅走势图 | 于海滨点评专家一语定胆保真版 | 3d开机号和试机号金码关注对应码 | 神仙姐姐杀尾 | 3d于海滨杀码图 | 3d今晚开奖号结果 | 3d牛彩网专家预测 | 3d洞庭湖水今日预测分析 | 3d2025322期太湖字谜 | 于海滨今日杀码图最新 | 3d专家预测于海滨 | 今天三d专家推荐号码 | 3d怎么守号不亏 | 3d今晚最准专家预测号码 | 3D独胆下期推荐分析最新 | 3d十大专家杀跨度汇总 | 中国福彩3D独胆实时精准预测 | 于海滨杀码今天最新版 | 3d开机号和试机号正版彩吧 | 3d下期预测最精准的一注号码 | 3d最小值振幅走势图3d之家 | 3d今晚上开奖号码 | 三d预测专家最新推荐 | 3d今天专家预测号码最准确 | 3d推荐号今晚专家预测 | 3d今晚最稳一注 | 3d专家预测最准最新今天 | 陈华今晚3d赌一胆天齐网 | 3d牛彩网试机号后专家预测汇总 | 3d预测最准的专家预测 | 陈华今晚就赌一个胆预测 | 晚秋3d今晚和值谜 | 下一期专家推荐号码 | 3d今天开机号和试机号码727 | 3d定位独胆王三个双飞 | 福彩3D独胆实时走势 | 3d预测今日最新推荐 | 3d今晚最准专家预测号码145 | 今晚3d专家预测汇总 | 天才三天独胆计划 | 3d藏机图正版藏机图汇总今天最新图片 | 铁人铁胆3d定位包星 | 福彩3D独胆独家走势 | 3d预测专家推荐最准确 | 3d预测最新最准专家推荐号码 | 于海滨海3d预测今天 | 今晚3d开奖直选结果 | 3d预测专家最准确 | 3d预测 下一期 3d预测专家 3d预测 | 今天最新3d开机号试机号 | 3d家彩预测 | 3d专家预测最准确最新今晚预测 | 3d预测号码最准最新准专家预测号家彩网 | 3d预测专家推荐号码 | 3d姜子牙一句定三码最准字谜汇总 | 今日3d马后炮解太湖字谜 | 陈华3d今晚就赌一个胆天齐网 | 3d预测专家最准最新 | 中国福彩3D独胆最新推荐最新 | 3d专家预测最准确今天南方双彩网 | 下一期专家推荐号码 | 3d牛彩网专家预测 | 于海滨专家一语定胆十好心人 | 今天3d专家推荐号 | 3d专家预测推荐号最新 | 今于海滨3d预测今天牛彩网 | 福彩3D独胆高手分析 | 张克永3d预测今天 | 3d最新专家预测汇总牛部长预测 | 于海滨今日杀码图 | 3d和值尾振幅走势图50期 | 3d最新最准专家预预测 | 3d上下五千年专家预测 | 3d独胆专家推荐独胆 | 3d小龙一句定三码今日字谜天中图 | 3d今晚预测最新最准确号码牛彩网 | 3d今天开机号,试机号 | 千禧开机号试机号关注号金码杀码 | 3d预测最准确的专家 | 助赢计划软件官网版下载 | 3d晚秋和值谜彩吧图库 | 3d军长独胆定位 | 3d基本走势图 综合 太湖三字诀字谜三 | 3d最精准一注一注 | 今日3d开奖号太湖字谜总汇 | 于海滨今日杀码图 | 3d开机号和试机号近100期 | 3d直选一注预测 | 3d杀码图天齐网 | 3d财神爷独胆双胆双飞计划三天 | 3d综合走势图直选 | 3d专家直选最精准一注 | 今日3d专家精准推荐 | 3d直选注 | 詹天佑3d点评预测 | 福家杀码王p3 | 3d今天开机号试机号200期 | 3d专家预测最准最新今天 | 3d开机试机号金码号关注号 | 3d十大专家精准预测汇总 | 3d今晚的开奖号码 | 3d最准的预测专家 | 独胆计划王 | 3d最新专家预测精选一注 | 今晚最准的一注3d | 今天3d推荐号码今晚预测 | 詹天佑3d分析推荐 | 3d今晚预测直选一注 | 牛彩网3d预则 | 三d十拿九稳预测号码 | 福彩3D独胆下期最新推荐 | 3d今晚的独胆 | 三d独胆王独胆双胆 | 中国福彩3D独胆下期最新必中最新 | 三地千禧关注码试机号 | 3d直选开奖结果 | 钱王老头点评牛彩网 | 3d专家预测最准确最新今晚预测 | 十拿九稳预测分析 | 3d今晚专家推荐预测重点号码 | 唐龙点评每日一胆龙 | 3d和值尾振幅走势图近100期 | 3d单选一注能中多少钱 | 3d今天专家预测号码 | 3d于海滨专家预测 | 3d十大专家推荐号码汇总 | 3d詹天佑预测分析牛彩网 | 3d和值尾振幅走势图3d走势3d之家 | 3d近100期试机号和开奖号是多少 | 3d字谜太湖最新 | 今天三d专家推荐号码 | 于海滨3d杀码预测 | 6+1专家预测号 | 三d十拿九稳预测号码 | 3d 计算公式| 3d计算机开机号夏天推荐 | 3d推荐最新最准专家预测 | 3d专家预测汇总 | 今日精准预测推荐3d号码 | 今日太湖字谜3d总汇 | 福彩3D独胆下期推荐必中 | 福家老三3d推荐号 | 3d试机号后专家预测推荐汇总 | 最准3d预测专家推荐号 | 3d定位独胆王三个双飞 | 今日3d预测号码推荐 | 今天3d太湖钓叟三字谜 | 看彩大亨看独胆双胆预测 | 3d和值振幅走势图彩宝贝 | 今天3d开机号试机号码 | 3d均值振幅走势图表图 | 于海滨3d今晚预测号码 | 于海滨最新3d预测今天 | 3d跨度振幅近100期走势 | 3d今晚预测直选四注 | 今天3d牛彩网专家预测 | 3d精准预测专家预测 | 3d专家詹詹天佑最新推荐 | 十拿九稳预测最准100% | 3d专家预测更准确今天 | 3d徐文轩今晚推荐号码 | 排5预测,最准排五专家 | 3d预测专家最准确的专家预测今晚 | 今天3d开机号,试机号是多少 | 3d最晚间字谜汇总大全 | 3d北斗专家北斗预测今天079期3d | 3d今天断组预测 | 投资计划3d乐彩论坛 | 3d今晚专家预测最准确一注 | 今日3d专家预测号最准确 | 大师诸葛亮今晚一个独胆 | 3d走势图基本走势图表 | 3d十大专家精准预测汇总 | 龙彩居士3d预测今天最新版 | 3d紫云涧专家预测推荐 | 今晚3d专家最精准的预测 | 排三十拿九稳今天预测 | 千禧3试机号金码关注码金码 | 3d独胆王今天 | 3d太湖专家预测今晚 | 3d十大专家汇总精选一注 | 3d牛彩网专家预测 | 今天3d的开机号和试机号是多少号 | 3d试机号码开机号 | 今天3d专家预测号码 推荐 | 3d牛彩网专家预测 | 3d今晚试机号是多少 | 3d千禧金码试机号关注码 | 3d跨度5有多少注 | 李明启3d预测最新号码 | 3d预测最新最准确号码 | 太湖字谜马后炮3d总汇 | 3d彩宝网开机号和试机号 | 3d通杀一码准确率100% | 3d走势图专家推荐号码 | 3d今晚十大专家预测汇总 | 3d316期太湖字谜 | 今晚3d预测专家预测号 | 3d今天晚上精选一注 | 3d试机号开机号近50期 | 3d农村小伙子最新预测 | 下一期专家准确预测 | 3D独胆高手精准预测 | 3d推荐号今晚专家预测最准确 | 毒胆牛人三天计划 | 3d十大专家预测汇总 | 3d预测一注推荐 | 3d预测最准确专家预测 | 3d独胆王独胆预测 | 3d詹天佑预测分析牛彩网 | 福彩3D独胆下期推荐精准预测 | 3d最新专家预测汇总 | 今天3d牛彩网专家预测 | 明天太湖3d三字诀 | 于海滨海3d预测保真 | 3d开机号和试机号今天查询 | 3d今天专家推荐号码 | 3d最准确预测专家 | 3d十位走势图带连线图表专业版 | 3d真实的谎言正版和值字谜 | 3d开奖号今天结果 今晚 | 钱多多3d百位定独胆 | 3d直选走势图(专业版) | 3d直选一注必中 | 三d字谜图谜总汇牛彩网 | 3d今晚预测最准确一注 | 3d今天专家推荐号码 | 最准3d专家预测推荐 | 3d最准预测专家预测大 | 詹天佑3d今晚预测号码 | 3d开奖结果今晚号码 | 3d预测 下一期 3d预测专家 3d预测 | 3d字太湖叟字谜 | 3d白娘子跨度字谜汇总今天牛彩网 | 3d最近100期历史记录 | 3d预测最准专家预测号 | 3d推荐号今晚专家预测 | 3d免费专家预测推荐今天最新 | 3d免费专家预测推荐今天最新 | 3d今晚和值字谜 | 陈华今晚就赌一个胆预测 | 于海滨今日杀码图 | 3d开奖号码近50期 | 3d最准的独胆, | 3d和值尾振幅走势图3d走势3d之家 | 今天3d千禧试机号关注号金码号 | 于海滨最新预测结果 | 3d今晚出什么号? | 2014年359期3d焰舞字谜 | 今晚3d直选一注 | 3d晶晶必下一独胆今天 | 3d试机号开机号今天晚上金码号 | 3d牛彩网专家汇总汇总大全 | 3d今晚最准专家预测号码145 | 【福星】3d单挑10注组 | 字谜3d太湖马后炮 | 龙彩居士3d预测今天最新版 | 今晚的3d| 中国福彩3D独胆最新必中 | 今晚3d专家推荐 | 三d今日太湖字谜解 | 牛彩网杀码图汇总 | 今天牛兄双胆 | 3d千禧试机号金码关注码对应码 | 3d预测最新最准专家 | 3D独胆内部精准预测 | 3d毒胆双胆三胆 | 中国彩吧更一懂彩民最新版本更新时 | 太湖钓叟排三字诀字谜 | 3d专家最新最准专家预测汇总 | 3d预测专家汇总预测 | 于海滨今天杀码3d | 今日3d预测专家推荐 | 3d今晚最准专家预测号码 | 3d试机号今晚开机号 | 3d牛彩网字谜图谜总汇九 | 3d今天千禧试机号关注号金码 | 3d白娘子跨度字谜汇总今天牛彩网 | 3d藏机图正版藏机图打印版 | 中国福彩3D独胆实时必中最新 | 3d试机号后专家预测推荐汇总 | 3d今日专家推荐号 | 3d今晚100倍 万能三码的使用方法 | 3d今天开机号试机号金码关注号 | 3d推荐最新最准专家预测 | 3d天中杀码图专区 | 3d直选一注多少钱 | 3d和值和尾走势图带连线图表 | 3d单双走势图表 | 3d万能三码中奖秘诀 | 牛彩网3d预则 | 3d双胆大师今天 | 3d今天预测最准确专家 | 预测今晚3d一注 | 3d专家预测推荐 | 试机号开机号金码关注号对应码3d | 3d最新预测专家推荐 | 3d试机号后专家预测汇总 | 3d彩宝贝试机号今天最新 | 今晚最全3d晚间字谜汇总192期 | 3d今天开机号和试机号码300 | 十拿九稳预测分析 | 机选一注3d | 3d最准确预测专家 | 3d下期预测最精准的一注号码 | 3d各类和值谜追加汇总 | 福彩3D独胆本期预测 | 3d单选一注能中多少钱 | 3d和值尾振幅走势图专业版 | 于海滨点评专家一语定胆保真版 | 今晚3d开奖号多少 | 今天龙头凤尾预测 | 3d推荐号今晚专家预测 | 3d看胆精英独胆 | 今天晚上三d开奖结果 | 3d预测最准最新准专家预测号码 | 今天3d专家预测汇总 | 3d万能大底共250注直选 | 3d双胆神算今天必下 | 3d预测专家推荐最准确 | 千禧3d试机号金码关注码牛彩网 | 今天的3d开机号和试机号中奖号 | 3d专家预测今天最新准确号 | 解3d字谜太湖钓叟汇总 | 3d最新专家预测推荐 | 3d爱心角落试后一注 | 3d开奖号码结果 今晚 | 3d最准预测专家预测大 | 于海滨预测3d | 3d推荐号今晚专家预测 | 今日毒胆 | 3d胆王帅哥独胆双胆 | 3d开机号和试机号码牛彩网 | 今日期3d太湖字谜 | 唐龙点评每日一胆龙 | 3d今天的开机号和试机号查询 | 3d开机号试机号近100期开奖号码 | 3d近30期开机号试机号开奖号查询 | 今于海滨3d预测今天单线联系 | 3d预测推荐汇总 | 张克永最新3d预测 | 今天3d试机号开机号牛彩网 | 中国福彩3D独胆团队命中率最新 | 3d试机号开机号今天最新 | 十拿九稳预测最准100% | 3d专家预测推荐汇总 | 今日3d直选 | 今晚3d号码开奖结果多少 | 3d今天预测最准确专家 | 3d杀码大全 | 3d预测专家推荐号码 | 3d专家预测推荐最新 | 3d最准杀码| 3d徐文轩今晚推荐号码 | 3d北斗专家北斗预测今天079期3d | 3d基本走势图全部 | 今晚3d专家推荐号码是多少 | 3d今晚上专家推荐号 | 乾坤三天计划独胆预测 | 北斗3d今日专家预测推荐 | 3d十大专家推荐号码汇总 | 3d今天专家预测号码最准确 | 3d十位走势图振幅 | 今日3d正版藏机图,藏机图汇总,天中网 | 3D独胆下期推荐预测最新 | 3d今晚开出什么号码 | 3d今天中了多少注直选 | 3d今天开机号和试机号金码对应码 | 玩彩独胆王三天计划 | 3d上下五千年专家预测 | 小龙一语定三胆3d今日字谜 | 3d今天开机号和试机号码 | 3d紫云涧专家预测推荐 | 3d太湖专家预测今晚 | 3d预测牛彩网预测汇总 | 3d专家预测最新推荐 | 3d今晚最精准专家 | 马后炮解3d太湖字谜 | 3d今日号码推荐 | 3d走势图和值振幅 | 3d专家预测推荐号码最准最新 | 张克永最新3d预测 | 3d最新最准专家预测号码 | 3d和值尾振幅走势图带连线图表 | 中国福彩3D独胆下期推荐 | 3d预测专家精准推荐 | 3d免费专家预测推荐今天最新 | 于海滨3d预测 | 3d中奖| 3d专家预测汇总大全 | 陈华3d今晚赌独一胆天齐网 | 3d牛彩网和值走势图 | 天齐网3d首页保真版3d预测 | 3d专家今天推荐号 | 詹天佑3d预测推荐 | 周不出最新3d杀码 | 3d毒胆| 3d专家预测最准最新今天 | 3d藏机图正版藏机图汇总今天最新 | 3d字谜太湖钓叟三字诀今天 | 3d近300期试机号和开奖号码 | 中国福彩3D独胆独家预测 | 3d任意两码差值尾走势图 | 牛彩网预测3d | 3d全球哥三胆 | 排三十拿九稳今天预测 | 今晚3d独胆王| 3d试机号今天开机号查询结果 | 3d太湖钓叟字谜三字诀论坛 | 福彩3D独胆下一期必中 | 3d走势图专家推荐号码 | 3d专家预测最准确最新推荐号码 | 3d专家预测最准最新今天 | 三d试机号后专家预测汇总 于海滨专家3d今天预测 | 于海滨今天杀码 | 3d今晚最准专家预测号码145 | 中国福彩3D独胆本期推荐 | 三d预测牛彩网汇总 | 3的杀码图 | 顶级胆神双胆下一 | 3d和值谜汇总大全 | 排五预测号专家 | 3d今晚最准专家推荐号码 | 3d杀码想要 | 今晚3d专家推荐重点号码 | 3d开机号今天近100期南方查询 | 3d独胆必下一个胆 | 我是毒胆王,今晚独胆 | 3d牛彩网预测 | 中国福彩3D独胆下期最新分析 | 今天3d字谜3d一句定三码3d和值谜 | 3d今天专家预测推荐号码 | 3D独胆大神杀号最新 | 3d长中剑客预测今天 | 个位杀码王 | 福彩3D独胆最新走势最新 | 3d千禧试机号关注码金码是什么 | 3d詹天佑最新预测今天 | 3d断组今晚全部 | 3d免费专家预测推荐今天最新 | 3d直选开奖结果 | 3d开机号试机号今天最新50期 | 近1000期3d开奖结果 | 3d组选中一注多少钱 | 3d直选综合走势图表图 | 毒胆牛人三天计划必出 | 牛彩网近30期3d开机号试机号 | 3d独胆专家推荐独胆 | 3d十大专家精准预测汇总 | 今天3d马后炮解太湖字谜汇总 | 3d专家预测汇总牛彩网彩摘收集 | 3d专家预测最准最新今天 | 2014年359期3d焰舞字谜 | 3d试机号近10期彩经网 | p三杀码 | 3d预测最新最准专家 | 十拿九稳今天预测专家 | 最新3d预测专家预测 | 詹天佑3d| 3d独胆专家推荐独胆 | 于海滨杀码图今天最新 | 3d开机号今天试机号查询 | 3d预测最准确专家预测 | 3d专家预测最准最新 | 今日3d开奖号太湖字谜总汇 | 3d形态预测静态版 | 3d开机号和试机号今天 今晚 | 3d单选一注能中多少钱 | 今天的3d开机号和试机号查询 | 3d今日开机号和试机号及关注码 | 3d跨度振幅走势图3d专家 | 于海滨专家预测3d两吗 | 3d预测最新最准3d之家 | 今晚3d直选推荐 | 3d试机号后专家预测汇总手机网 | 3d最精准专家预测汇总今天 | 3d专家预测最准最新 | 3d精准预测最准的专家直选 | 3d专家最新最准专家预测汇总 | 钱王今天3d预测号 | 3d预测最新最准专家 | 福彩3D独胆下期分析 | 詹天佑3d | 3d带连线走势图(专业版) | 于海滨3d今晚预测 | 直选三注必中一注3d | 3d预测号最新最准牛彩网 | 詹天佑推荐3d | 今晚3d精准一注直选 | 今天3d太湖钓叟三字诀字谜 | 于海滨精准杀码图 | 3d今天开机号试机号金码关注号 | 今日3d直选一注 | 3d正版藏机图总汇全图 | 3d开机号今天牛彩网近30期 | 排五预测最准专家 | 3d谜语今天字谜今天的3d字谜是什么? | 两天双胆计划王 | 财神爷独胆三天计划,就这么牛 | 下一期专家预测号码 | 开机号试机号3d今天 | 3D独胆实时推荐最新 | 于海滨一语定胆天齐网 | 中国福彩3D独胆最新必中最新 | 3d试机号今天开机号查询 | 万能四码使用技巧 | 今日3d专家预测号码推荐 | 3D独胆明日推荐最新 | 3d预测专家最准确的专家预测今晚 | 3d玩胆先生双胆独胆 | 今晚最全3d晚间字谜汇总192期 | 铁人铁胆定位包是预测 | 3d选5个号多少钱 | 3d四码直选多少钱一注 | 三d预测专家预测 | 3d直选至今未出号 | 福彩3D独胆今晚走势最新 | 今天3d开机号试机号对应码列表 | 于海滨海3d专家杀码 | 福彩3D独胆本期推荐 | 三d推荐号专家预测今天 | 3d试机号牛彩网近三十期 | 3d大老人预测 | 三d牛彩网开机号试机号是多少 | 3d今晚一注直选 | 3d最准预测专家推荐 | 3d必下双胆 | 3d试机号后专家预测汇总 | 马到成功杀两码最新版本更新内容 | 陈华3d预测今天推荐 | 今晚3d专家预测精选一注 | 太湖试机号后一句定三码3d字谜 | 3d开机号和试机号金码今天的 | 3d八哥图库总汇d字谜图谜总汇大全 | 3d杀码条件今天最准 | 3d预测专家最准确今天 | 3d预测最准确的专家 | 十拿九稳专家预测专栏 | 3d专家预测推荐号最新 | 3d今天专家预测推荐号码 | 3d今天专家推荐号码推荐 | 3d今晚预测准确的专家预测 | 独胆三天计划 | 三d的试机号是多少今天 | 福彩3D独胆团队必中最新 | 今天的3d太湖字谜今天晚上 | 于海滨3d预测免费每日精选 | 预测今晚3d一注 | 3d今天开机号试机号对应码关注码 | 3d今晚专家推荐号 | 3d跨走势图带连线走势图 | 3d试机号后专家预测推荐汇总 | 太湖字谜钓叟3d字谜 | 中国福彩3D独胆当天走势最新 | 今日3d藏机图正版藏机图134 | 陈华3d今晚赌独一胆天齐网 | 3d预测 下一期 3d预测专家 3d预测 | 玩彩独胆王三天计划 | 3d预测专家推荐最新 | 3d预测专家最准最新 | 3d研究生双胆王 | 今天3d专家推荐重点号码 | 3d五码复式| 3d图库彩吧彩报第三版 | 3d预测专家最准确今天 | 3d白娘子跨度字谜汇总今天牛彩网 | 3d今晚必出一注100%准确直选推荐 | 3d今日预测推荐号 | 于海滨3d彩吧图库 | 卫星电话最建议买的三个型号 | 3d陈华今晚就赌一个胆搜索一下 | 3d每天一个独胆 | 今日精准预测推荐3d号码 | 天府袍哥3d预测 | 3d精准预测推荐 | 福彩3D独胆最新命中率 | 3D独胆明日走势 | 3d预测今晚最新最准确 | 3d开机号试机号今天最新50期 | 3d开奖号走势图表 | 3d彩报图今天的第五版 | 3d字谜太湖钓叟三字诀今天 | 3d独胆预测 | 3d中国准神双胆 | 排三专家推荐与预测今天 | 于海滨点评专家一注定胆保真版162期 | 3d最小值振幅走势图3之家 | 今天3d推荐号码今晚预测 | 于海滨海3d专家预测今天 | 今晚3d预测推荐一注 | 3d詹天佑最新预测牛彩网 | 排三十拿九稳今天预测 | 3d晚秋和值谜字谜图 | 福彩3D独胆老师必中最新 | 3d专家预测最准今天 | 3d预测推荐汇总大全 | p3故事小王双胆下一今天 | 3d和值基本走势图表 | 历史3d开奖结果 | 三地千禧开机号试机号金码关注 | 詹天佑3d最新消息今天 | 牛兄双胆| 3d老炮子直选三注 | 龙彩居士3d预测今天最新版 | 今晚3d专家推荐号码是多少 | 3d陈华今晚就赌一胆今天最新消息 | 今晚3d专家推荐号码是多少 | 3d试机号开机号关注号金码 | 3d今天开机号和试机号码 | 3d十大专家独胆 | 今天十拿九稳号码预测 | 小红人的三天计划今天是什么 | 3d今晚十大专家预测汇总 | 3d专家预测号码推荐今天 | 3d今天专家推荐号码 | 詹天佑3d最新预测今天 | 福彩3D独胆老师走势最新 | 3d开机号和试机号金码关注对应号 | 3d晚间字谜总汇大全 | 3d最新准专家预测 | 3d预测号专家预测 | 于海滨彩吧图库 | 今晚3d的开奖结果 | 3d北斗专家北斗预测今天079期3d | 3d预测最准确专家 | 3d今天专家预测号码最准确 | 最准3d专家预测推荐 | 今晚3d专家预测最准确 | 3d今天预测最准确专家 | 今日期3d太湖字谜 | 3d毒胆双胆三胆 | 3d今天预测最准确专家 | 3d今晚的开奖号码 | 詹天佑今日3d预测 | 3d预测专家最准最新 | 一代女王p3杀两胆独胆 | 福彩3D独胆老师杀号最新 | 6+1专家预测号| 今晚3d试机号千禧试机号金码关注 | 飞向阳光龙头凤尾预测 | 于海滨最新预测结果 | 天齐网3d必中两胆今天 | 3d钓叟字谜三字诀官网 | 于海滨一语定胆《保真》 | 今日3d太湖三字谜 | 投资独胆三天计划论坛 | 3d晚间字谜总汇大全 | 今天最准3d预测号 | 3d试机号开机号今天晚上金码号 | 福彩3D独胆下一期推荐 | 3d解太湖字谜汇总精选 | 3d基本走势综合图 | 3d今天最新最准专家预测最 | 今天3d詹天佑预测分析 | 3d爱心角落试后一注 | 3d走势图带连线图表 | 3d今晚专家预测最准确一注 | 3d今晚专家预测最准确一注 | 3d十大专家汇总精选一注 | 今天3d试机号和开机号 | 3d于海滨一语定胆今天 | 今日3d预测号码推荐 | 3d专家预测最准确今天 | 3d独胆三天必出计划论坛 | 3d于海滨上的今天预测保真 | 3d专业版(走势图带连线) | 中国福彩3D独胆最新必中 | 3d藏机图正版藏机图 | 于海滨一语定胆保真 | 3d百位走势图带连线图表专业版 | 3d千禧今晚试机号码 | (暴富密码)绝杀两码预测 | 3d试机号后专家预测汇总手机网 | 福利3d开奖号码 | 今晚3d开奖号是多少 | 3d最准确预测100%一注 | 3d杀码大全天齐网 | 3d预测牛彩网预测汇总 | 3d今天开机号和试机号码 | 今天的3d太湖字谜 | 3d一语定胆字谜今天 | 今日3d字谜3d一句定三码诗天中图 | 牛彩网3d专家预测汇总摘要 | 2025排五守号推荐 | 十拿九稳的最新预测 | 唐龙一胆今天最新 | 今天太湖字谜三字诀是什么 | 3d预测最准最新准专家预测号码 | 3d推荐号今晚专家预测最准确 | 3D独胆下一期杀号 | 3d今晚预测最新最准确号码牛彩网 | 3D独胆高手走势最新 | 3d今天开机号和试机号码牛彩网 | 3D独胆明日推荐最新 | 3d十大专家推荐号码汇总 | 3d近50期开奖号码 | 3d预测总汇手机牛彩网 | 于海滨专家一语定胆十好心人 | 于海滨3d杀码| 3d旧版基本走势图表 | 3d图谜字谜总汇 | 3d最精准专家预测汇总今天 | 3d今天出的什么号 | 今天专家推荐号码3d | 3d今天开机号和试机号金码对应码 | 3d专家预测最准确最新推荐号码 | 今于海滨3d预测彩吧图 | 十拿九稳预测专家分析 | 中国福彩3D独胆实时推荐 | 专家预测3d预测 | 今天3d开机号和试机号多少? | 十拿九稳十大专家预测汇总最新一期 | 今于海滨3d预测今天牛彩网 | 3d预测分析 | 于海滨3d预测专家今天 | 千禧3d试机号关注号 | 3d预测号码最准最新准专家预测号 | 今天的太湖3d字谜 | 3d最准的预测专家 | 3d彩界精英独胆双胆 | 牛彩3d专家预测 | 3d胆王专家定十位 | 今天3d藏机图正版藏机图藏机图太湖横屏 | 独胆双胆3d之家 | 3d预测一注精准 | 钱王点评+钱王老头预测 | 3d开机号今天近100期南方查询 | 3d今晚推荐号 | 万能三码的使用方法 | 3d和尾振幅走势图3d专家 | 3d今日字谜太湖 | 3d最新专家预测汇总 | 3d试机号后专家预测推荐汇总 | 马后炮解今日太湖字谜三字诀 | 今天3d推荐号码今晚预测 | 今晚3d专家最精准的预测 | 3d今晚预测最准确一注 | 孟庆会3d预测今天 | 3d免费预测 | 3d预测最准专家预测号 | 3d今天专家预测推荐号码 | 3d最准确预测专家 | 独胆王三天计划 | 3d下期预测最精准的一注号码 | 3d今晚预测直选四注 | 3d今晚预测直选四注 | 3d钓叟字谜三字诀官网 | 今天3d詹天佑预测分析 | 千禧之年3d开机号试机号金码关注 | 三d预测专家预测今天最新 3d专家预测最准最新今天 | 3d今晚最准确一注 | 中国福彩3D独胆下一期预测最新 | 昨天3d开奖号是多少 | 于海滨专家3d今天预测 | 周星星3d预测手机牛彩网 | 3d谜语今天字谜今天的3d字谜是什么? | 3d今晚十大专家预测汇总 | 中国福彩3D独胆本期推荐 | 3d走势图和值振幅 | 3d三胆预测 | 晚秋3d今晚和值谜 | 3d牛彩网预测 | 下期必出号码预测 | 3d和值和尾振幅走势图 | 3d推荐号今日预测 | 千禧开机号试机号关注号金码杀码 | 3d今天开机号和试机号开奖结果 | 今天3d开机号和试机号多少 | 3d预测专家汇总预测 | 3d开机号近30期列表彩宝网 | 中国福彩3D独胆内部杀号 | 3d晶晶必下一独胆今天 | 3d今晚预测开奖号码 | 3d十大专家精准预测汇总 | 3d组三一注多少钱 | 3d和值和尾振幅走势图 | 十大杀码专家3d | 今晚3d一注直选 | 3d之家,专家预测预测 | 今日3d专家预测号码推荐 | 3d老虎独胆 | 3d今天专家预测推荐号码 | 彩界毒胆大师一枚毒胆 | 3d预测专家汇总预测 | 今日正版藏机图全部汇总239期 | 牛彩网3d预测分析汇总大全 | 小红人的计划三天计划独胆 | 3d推荐号今晚专家预测最准确 | 财神爷三天计划必下更新 | 3d今晚专家预测最准确一注 | 3d牛彩网断组预测 | 3d最准一注(单挑王) | 3d预测最准专家预测号码 | 唐龙3d预测今日出号点评 | 中国福彩3D独胆当天分析 | 3d中间值振幅走势图之家 | 3d两胆王 | 3d单选一注能中多少钱 | 今晚3d预测推荐一注 | 3d预测一注号推荐一3d预测一注今天 | 3d最准专家预测号今晚3d试机号 | 今天的3d藏机图正版藏图 | 3d神仙姐姐独胆一个 | 3d今天开机号试机号牛彩网 | 成功路上3d双胆独胆 | 3d杀码专家杀码 | 今日3d专家精准推荐 | 3d谜语太湖钓叟3d谜语今天 | 3d走势图带连线图表 | 3d双胆独胆非常非常稳定 | 3d今晚试机号是多少查询 | 3d专家预测最准确最新汇总对应码 | 今天3d开机号试机号码 | 今晚3d直选推荐 | 3d独胆是几| 3d基本走势图表完整版 | 今晚3d出的什么号 | 3d专家推荐号最准确的推号 | 于海滨一语定胆保真 | 3d预测今日最新推荐 | 三d十拿九稳预测号码 | 今晚3d直选一注 | 3d专家预测最准确最新今晚预测 | 3d开奖号码今晚走势图 | 最准3d专家预测推荐 | 今天3d专家推荐重点号 | 今日精准预测推荐3d号码 | 福彩3D独胆当天分析最新 | 今晚快乐八专家预测推荐号 | 今于海滨3d预测今天单线联系 | 3d十位走势图彩经网 | 7号电池最建议买的三个型号 | 3d杀码公式最新 | 3d专家预测最准确最新新闻 | 3d今晚推荐号码最新 | 3d最精准的专家预测精选 | 3d太湖钓叟字谜三字诀 | 3d开机号码试机号牛彩网 | 中国福彩3D独胆当天预测最新 | 詹天佑3d推荐 | 3d十大专家汇总精选一注 | 今天十拿九稳号码预测 | 55125预测汇总3d | 三d便民字谜图谜总汇 | 3d今晚最准最新专家推荐号 | 三天计划独胆牛人 | 3d牛彩网 | 今天晚上3d开奖 | 3d白娘子跨度字谜汇总今天牛彩网 | 3d和值基本走势图新浪网 | 3d今晚试机号彩经网 | 3d定位独胆王三个双飞 | 3d独胆专家预测 | 3d双飞怎么买多少钱一注 | 3d今晚最精准专家 | 一代女王杀两胆 | 牛彩网p3专家预测汇总 | 排三杀码专家天齐网 | 3d彩皇网 | 3d形态预测静态版 | 天才计划三天计划独胆 | 今日正版3d藏机图全部汇总 | 3d太湖字谜总汇大全 每天更新 | 3d试机号今晚牛彩网 | 3d预测最新最准专家推荐号码 | 3d近30期开机号试机号牛彩网 | 千禧试机号及金码 | 3d千禧开机号试机号 | 3d千禧试机号关注号金码牛彩网 | 3d今晚专家预测推荐号 | 3d八哥图库总汇d字谜图谜总汇大全 | 十拿九稳专家预测专栏 | 于海滨今天3d预测号 | 今天3d开机号试机号牛彩列表 | 3d太湖字谜大全 太湖钓叟 | 3d藏机图正版藏机图汇总今天最新图片 | 3D独胆今晚预测 | 千禧3d试机号金码关注码对应码 | 3d预测最新最准确号码 | 3d条件预测专区牛彩网 | 3d双胆下一| 3d今晚试机号是多少查询 | 毒胆| 廊坊鸿运3d推荐今天 | 詹天佑3d预测今天推荐号码 | 3d走势图的基本走势图 | 3d专家预测推荐号码 | 于海滨3d预测免费每日精选 | 3d推荐最新最准专家预测 | 3d专家预测最准今天 | 3d双胆图| 3d开机号,试机号,金码号,对应码100 | 成功路上3d双胆独胆 | 3d今晚最佳和值 | 3d今晚一注推荐 | 3d独胆陈华今晚就赌一个胆 | 3d谜语今天字谜今天的3d字谜是什么? | 牛彩网3d专家预测汇总摘要 | 3d今晚开奖结果走势图 | 昨天3d开奖号是多少 | 今天专家推荐号码3d | 唐龙点评每日一胆龙 | 3d彩吧图库手机牛彩网 | 3d今日牛彩网 | 3d免费预测汇总牛彩网 | 3d今晚试机号是多少 | 3d专家最新最准专家预测汇总 | 3d近100期开奖结果全部 | 3d今天的推荐号 | 3d毒胆 | 3d和值遗漏值尾走势图 | 3d今晚专家预测 | 3d免费专家预测推荐今天最新 | 3d火火人独胆双胆必中 | 3d预测号码最准确专家预测 | 3d十大专家预测汇总 | 最新3d预测专家预测 | 3d直选形态走势图彩宝网 | 排五预测最准专家 | 3d专家预测最准确今天 | 3d今晚上专家推荐号 | 3d专家推荐最精准的号码 | 今天最新3d开机号试机号关注码 | 3d今天开机号试机号100期 | 3d预测专家推荐 | 今天的3d藏机图正版藏图 | 3d今天专家预测号码 | 牛彩预测汇总3d最新 | 于海滨彩吧图库 | 3d解太湖字谜汇总 | 3d预测最准专家 | 3d太湖钓叟字谜三字诀汇总 | 3d太湖字谜今天 | 3d独胆双胆3d之家 | 3d今天晚上精选一注 | 中国福彩3D独胆下期推荐杀号最新 | 3d十位胆方法100准确 | 3d今天单挑50信 | 3d乾坤独胆王独胆 | 詹天佑3d点评预测 | 3D独胆明日精准预测 | 3d跨度振幅走势图3d专家 | 3d预测最准的专家预测 | 3d字谜汇总大全总汇大全 | 3d必下双胆 | 3d真实的谎言字谜总汇正版 | 3d谜语解太湖字谜 | 3d玩胆先生双胆独胆 | 3d带专业连线走势图 | 3d杀码一定牛 | 3d开机号和试机号金码今天的 | 福彩3D独胆明日分析 | 3d最准专家预测号 | 3d专家今日推荐号码 | 3d计算公式 | 3d千禧试机号关注号金码牛彩网 | 今天3d开机号 试机号是多少 | 3d今晚最精准一注一注 | 3d最准的预测专家 | 3d开机号和试机号今天全部 | 3d预测最准的专家 | 3d独胆必下一独胆 | 3d牛彩网和值走势图 | 三d独胆 | 今晚3d开奖结果是多少 | 3d推荐最新最准专家预测 | 3d今天开机号和试机号码 | 3d试机号开机号今天金码关注 | 3d最准的独胆, | 今晚精准一注3d | 3d预测专家最准确今天 | 3d小红人三天计划 | 李明启3d预测最新号码 | 今日3d字谜一句定三码和值谜定1 | 今日3d正版藏机图,藏机图汇总,天中网 | 玩彩独胆王三天计划 | 3d预测专家预测 | 今日3d预测号码推荐 | 3d万能四码走势图表 | 3d千禧试机号开机号对应码关注号 | 3d最准的独胆毒胆独胆 | 今晚3d专家推荐号码是多少 | 3d独胆双胆独胆3d之村 | 3d今晚最准专家推荐号码 | 3d最新最准预测号码 | 于海滨3d预测牛彩网 | 3d今晚和值推荐 | 开奖结果3d今天晚上 | 2012099期3d开奖结果 | 马后炮解3d太湖字谜总汇大全 | 3d预测专家汇总预测 | 3d藏机图正版藏机图汇总今天最新图片 | 今晚3d预测最准一注 | 准香港3d漫画资料 | 今晚3d推荐号码 | 3d解太湖字谜汇总 | 3d十大专家双胆预测汇总 | 3d单双走势图表 | 3d百个位和值尾走势图 | 3d最准专家预测号今晚3d试机号 | 3d最新最准预测号码今天 | 3d千禧开机号试机号关注金码对应码 | 于海滨今日3d预测 | 3d字谜太湖解字谜 | 3d今晚预测100% | 今天3d试机号和开机号 | 3d今晚最准专家推荐号码 | 3d每天一个独胆 | 于海滨3d预测号 | 3d单个冷号最大遗漏 | 3d走势图专家推荐号码 | 于海滨最新3d预测推荐今天 | 孟庆会点评 专家一语定胆 稳准狠三天计划 | 3d今晚预测最新最准确号码牛彩网 | 三d走势图基本走势图彩宝网 | 3d四码直选多少钱一注 | 小胆神玩毒胆我3d | 3d预测最准确的专家预测软件 | 今天3d金码试机号对应码开机号 | 福家老三3d推荐号 | 今天的3d开机号和试机号查询 | 3d万能三码中奖秘诀 | 于海滨3d专家预测今天 | 3d布衣独胆王正版今天 | 排3太湖钓叟字谜三字诀 | 3d今晚必中三个号码预测 | 3d开机号和试机号金码关注 | 3d今天开机号和试机号码727 | 今天的3d开奖号是多少 | 3d今天开机号和试机号码727 | 于海滨点评加专家一语 | 3d詹天佑最新预测今天 | 3d杀码大全天齐网 | 3d必中永久直选500注大底 | 今晚3d专家预测最准确 | 万能6码走势图 | 3d之家双胆独胆预测 | 3d今天专家推荐号码推荐 | 3d组选中一注多少钱 | 3d彩吧图库红五3d图库 | 3d彩宝网开机号和试机号 | 三d毒胆预测 | 今天专家推荐号码3d | 中国福彩3D独胆下期最新必中最新 | 3预测,3d专家预测,最准确今天彩网 | 今晚3d预测总汇 | 3d直选形态走势图彩宝网 | 3d个位振幅走势图近50期 | 3d今晚最准专家预测号码 | 杀码王杀码 | 3d定和值公式 | 3d藏机图正版藏机图诗汇总 | 今晚3d推荐号码 | 3d直选综合走势图表 | 今晚上3d出奖结果 | 3d今天精准一注 | 3d今日专家推荐号 | 3d预测号码最准最新推荐 | 3d今晚最准专家预测号码145 | 3d今晚和值推荐 | 小红人的三天计划今天是什么 | 3d今晚试机号牛彩网 | 3d专家预测最准确最新汇总 | 3d今天开机号试机号牛彩网 | 中国福彩3D独胆专家推荐最新 | 3d双飞怎么买多少钱一注 | 龙彩居士3d预测今天最新版 | 今天3d开机号和试机号对应金码 | 3d两胆精准预测 | 东北小胆神今晚独胆 | 3d布衣独胆双胆必下一 | 3d直选一注预测 | 3d双胆独胆必下一 | 小龙一语定三胆3d今日字谜 | 3d今晚最准最新专家推荐号 | 牛彩网3d专家预测汇总摘要 | 3d双胆独胆非常非常 | 推荐一注3d号码 | 3d今天开机号和试机号是多少 | 太湖3d字谜三字诀 | 天才三天独胆计划 | 今晚3d预测推荐一注 | 3d陈华就赌一个胆天齐网 | 今晚上3d开奖号码 | 三d预测专家预测今天最新 今于海滨3d预测 | 排3太湖钓叟字谜三字诀 | 中国福彩3D独胆今日预测最新 | 今日3d藏机图汇总 正版 新版 | 3d试机号后专家预测 | 今晚3d开奖号走势图 | 祖师爷独胆三天计划 | 3d最准专家预测号 | 3d今天晚上精选一注 | 3d藏机图正版藏机图全图牛彩网 | 3d专家预测于海滨 | 李明启3d预测最新号码 | 3d今晚十大专家预测汇总 | 3d太湖钓叟字谜三字 | 3d陈华今晚就赌一个胆搜索一下 | 3d推荐最新最准专家预测 | 铁人铁胆3d包星定位最新今天 | 3d独胆双胆专家预测网 | 3d预测专家最准确今天 | 3d今天开机号,试机号 | 中国福彩3D独胆老师分析最新 | 3d预测 下一期 3d预测专家 3d预测 | 3d预测最新最准专家 | 3d专家预测最准确号码 | 今于海滨3d预测今天275 | 3d专家预测最准确今天3d | 今日3d一句定三码和值谜食物全部 | 3d之家双胆独胆预测 | 3d和值推算公式 | 3d独胆公式正确率在99%以上 | 张克永专家3d预测 | 玩胆先生今晚双胆 | 3d于海滨上的今天预测保真 | 3d最准确的专家预测 | 3d预测最新最准专家 | 3d最新专家预测汇总大全 | 3d杀码百位十位个位 | 3d开机号试机号今天的 | 3d预测 下一期 3d预测专家 3d预测 | 于海滨点评专家一注定胆保真版162期 | 今天晚上3d开奖 | 今日3d专家推荐号码 | 千禧开机号试机号关注号金码杀码 | 今日太湖钓叟三字诀字谜 | 3d今天专家预测号码最准确 | 3d专家预测最准确今天 | 于海滨3d预测专家今天 | 3d最小值振幅走势图3之家 | 3d今晚预测直选一注 | 3d开心毒胆独胆王 | 3d今日牛彩网 | 于海滨最新预测结果 | 3d基本走势图表完整版 | 3d今天开机号和试机号码 | 3d今日预测最准专家预测 | 3d今日开机号和试机号及关注码 | 3d今日开机号和试机号及关注码 | 中国福彩3D独胆下一期预测最新 | 3d专家预测最准确最新新闻 | 3d最精准一注 | 3d字图谜总汇 | 3d今晚十大专家预测汇总 | 3d必中永久直选500注大底 | 3d今天最新最准专家预测最 | 3d基本走势图全部 | 中国福彩3D独胆内部杀号 | 孟庆会专家3d预测 | 今天最新3d开机号试机号关注码 | 3d今晚最准专家预测号码 | 3d基本走势图表完整版 | 3d十大专家预测汇总 | 杀码王杀码 | 3d 试 机 号今晚 | 今日3d字谜一句定三码和值谜定1 | 3d今天最新最准专家预测最 | 北斗3d专家预测 | 太湖叟3d字谜湖字谜 | 一名将3d双胆预测 | 3d一句定三码最准字谜 | 3D独胆老师分析 | 3d独胆双胆3d之家 | 今天专家推荐号码3d | 3d下期预测最精准的一注号码 | 3d专家预测独胆最准确 | 3d牛彩网专家预测 | 3d预测号码最准确专家预测 | 福家老三3d推荐号 | 3d一句定三码最准字谜 | 3d独胆双胆专家预测网 | 3d试机号关注号金码对应码开机号 | 今天的3d太湖字谜 | 3d预测最准确专家预测 | 财神爷独胆三天计划,就这么牛 | 3d牛彩网专家预测 | 3d预测专家最准最新 | 3d今天晚上预测最准专家 | 3d 试 机 号今晚 | 今日期3d太湖字谜 | 3d精准定位专家预测 | 3d直选三注 | 排3藏机图正版藏机图今天 3d八哥图库总汇d字谜图谜总汇大全 | 唐龙3d预测号 | 3d顶级胆神双胆 | 3d彩界元宝就看一个独胆 | 辽宁独胆王三天计划 | 3d杀码专家大全 | 三d预测专家预测今天最新 今于海滨3d预测 | 3d最新最准预测号码今天 | 3d今晚最准专家预测号码145 | 太湖谜3d太湖钓叟字谜 | 三地千禧试机号关注金码对应码 | 3d今天最新最准专家预测最 | 东北小胆神今晚独胆 | 3d最精准的专家预测 | 福家杀码王p3 | 3d十位走势图振幅 | 中国福彩3D独胆明日推荐 | 铁人铁胆定位包星 | 3d专家预测最新 | 彩坛老顽童3d独胆 | 3d预测最准最新准专家预测号码 | 3d预测最新最准3d之家 | 3d藏机图正版藏机图太湖字谜 | 神仙姐姐独胆一个 | 于海滨3d预测 | 今天3d开机号和试机号多少? | 3d今晚最新预测 | 今日3d藏机图正版藏机图310 | 3d今晚最精准一注一注 | 3d千禧试机号金码关注码对应码 | 3d今晚最准三注 | 于海滨最新3d预测今天 | 3d今晚预测准确的专家预测 | 于海滨海3d专家预测 | 百位振幅走势图3d之家 | 于海滨最新3d预测今天 | 3d詹天佑3d预测 | 今日正版藏机图全部汇总 | 3d十大专家精准预测汇总 | 中国福彩3D独胆明日推荐 | 于海滨3d彩吧图库 | 3d于海滨上的今天预测保真 | 3d每天一个独胆 | 3d今晚专家预测最准确一注 | 中国福彩3D独胆团队命中率最新 | 今晚上3d开奖号码 | 个位杀码王 | 今晚3d开机号和试机号是多少 | 3d今晚上预测号码 | 3d专家预测推荐汇总 | 今于海滨3d预测今天275 | 小红孩3d独胆今天 | 3d大富好预测汇总 | 3d于海滨上的今天预测保真 | 3d千禧试机号关注码金码是什么 | 今天晚上3d开奖结果 | 于海滨点评专家一语保真 | 3d于海滨预测预测牛彩网 | 排三专家杀码 | 3d双胆大师| 十拿九稳专家最新预测 | 3d定胆王独胆定位 | 于海滨3d专家预测 | 3d千禧试机号金码关注最近10期 | 3d今晚专家预测推荐号 | 詹天佑3d预测 | 3d预测一注推荐 | 3d预测今晚最新最准确 | 今天3d金码试机号对应码开机号 | 今于海滨3d预测今天牛彩网 | 3d直选综合走势图表图 | 3d最准确预测专家 | 3d预测专家推荐最准确 | 西施姐姐就赌一个独胆 | 3d千禧试机号金码关注码 | 3d专家预测号码推荐今天 | 2012099期3d开奖结果 | 3d开机号与试机号金码 | 3d三胆 | 詹天佑3d最新消息今天 | 3d专家预测号码最准确 | 专家预测3d号码准确 | 3d最精准专家预测汇总今天 | 3d今晚十大专家预测汇总 | 福彩3D独胆老师必中最新 | 今天专家推荐号码3d | 3d精选号码推荐今天最新 | 3d专家今天预测汇总 | 今晚牛彩网3d预测汇总 | 3d邻孤传走势图乐彩 | 3d陈华就赌一个胆天齐网 | 3d试机号今天晚上金码92期 | 3d预测詹天佑 | 3d今天专家预测最新最准 | 3d近30期试机号和开奖结果 | 福彩3D独胆老师必中最新 | 三d走势图基本走势图彩宝网 | 3d真实的谎言正版和值字谜 | 3d胆预测天齐网 | 3d十位单选振幅走势图 | 中国福彩3D独胆专家精准预测 | 3d太湖钓叟字谜三字诀了3d开奖 | 3d最准确的专家预测 | 千禧3d试机号金码关注码牛彩网 | 3d今天走势图表 | 3d最准专家预测方法 | 于海滨最新3d预测推荐今天 | 3d最准预测专家推荐 | 3d今晚和值推荐 | 今晚开奖号码3d开奖结果 | 今天3d开机号和试机号查询结果彩吧 | 3d专家最新最准今天预测 | 于海滨3d预测牛彩网 | 中国福彩3D独胆今日精准预测 | 3d字谜太湖钓叟三字诀今天 | 3d预测最准确的专家预测软件 | 3d专家最新最准专家预测 | 3d推荐号今晚专家预测最准确 | 3d专家预测最准今天 | 3d最精准专家预测汇总今天 | 3d精准预测最准的专家直选 | 福彩3D独胆老师必中最新 | 牛彩网3d专家预测汇总 | 3d于海滨一语定胆《保真》 | 3d海滨点评一语定胆今天最新推荐 | 3D独胆本期推荐 | 唐龙一胆今天最新 | 今晚钱王点评推荐号 | 3d今晚专家推荐预测重点号码 | 3d开机号码近100期 | 老炮子3d直选三注 | 开奖结果3d今天晚上 | 今天3d专家预测号码 | 3d断组预测| 3d今晚一注 | 3d跨度遗漏值振幅走势图彩经网 | 3d今晚预测一注 | 于海滨一语定胆专家点评 | 3d开机号和试机号今天 今晚 | 3d推荐号今晚专家预测 | 今天3d牛彩网专家预测 | 今天专家推荐号码3d | 3d今晚开奖号结果3b | 于海滨3d今晚预测 | 3d北斗专家北斗预测今天079期3d | 今于海滨3d预测今天单线联系 | 3d专家詹詹天佑最新推荐 | 3d最新专家预测推荐 | 3d今晚预测直选四注 | 3d今天最新最准专家预测最 | 3d和值和尾振幅走势图 | 3d千禧开机号和试机号码 | 太湖字谜钓叟3d字谜 | 今天3d开机号试机号码 | 3d计算机开机号夏天推荐 | 3d预测今日最新推荐 | 3d预测专家汇总预测 | 3d预测最新最准专家 | 3d今晚预测精准 | 3d千禧试机号金码关注码 | 3d和值基本走势图新浪网 | 3d直选注| 今天3d开机号和试机号查询结果彩吧 | 于海滨海3d预测免费每日精选3d开奖号 | 3d金码开机号和试机号 | 于海滨海3d预测牛彩网 | 3d预测今晚推荐号 | 3d专家预测最新最准 | 福彩3D独胆下一期推荐 | 3d今晚专家推荐预测重点号码 | 牛彩网3d预测汇总大全 | 于海滨专家预测 | 成功路上3d双胆独胆 | 3d预测专家推荐最准确 | 詹天佑最新预测 | 今天3d专家预测号码 推荐 | 3d湘西胆王今日字谜 | 福彩3D独胆今日走势最新 | 今天的3d藏机图正版藏图 | 今晚必中一注i | 3d今晚开机号试机号金码关注码今天 | 詹天佑3d预测号 | 詹天佑3d点评预测 | 3d字谜财神一语定一注 | 3d今晚试机号是多少查询 | 3D独胆内部精准预测 | 今天3d千禧试机号关注号金码号 | 3d专家最新最准专家预测 | 十拿九稳的最新预测 | 今于海滨点评专家一语定胆 | 3d今日预测最准专家预测 | 3d十大专家预测汇总 | 3d最准确预测100%一注 | 3d今天专家预测号码最准确 | 3d独胆专家推荐独胆 | 福彩3D独胆下一期走势最新 | 钱王老头点评牛彩网 | 今日3d专家预测号最准确 | 3d预测专家最准确 | 3d谜语今天字谜今天的3d字谜是什么? | 3d今天最准专家预测 | 于海滨海3d预测免费每日精选3d开奖号 | 今晚3d开奖结果是 | 3d今天最新最准专家预测最 | 廊坊鸿运3d推荐今天 | 3d杀码大全天齐网 | 钱王点评钱王老头预测 | 3d十大专家双胆预测汇总 | 牛彩网3d预测汇总大全 | 于海滨3d杀码图145 | 3d下期专家预测 | 最准3d预测专家推荐号 | 3d今晚试机号彩经网 | 3D独胆下期推荐预测最新 | 3d下期预测最精准的一注号码 | 今天3d专家推荐重点号码 | 3d预测最准确的专家 | 3d最近1000期走势图表综合版图片 | 3d单挑今天晚一注500倍 | 今日3d一句定三码和值谜食物全部 | 3d号码预测牛彩网 | 3d开奖号今天结果 今晚 | 3d今晚专家预测最准确号码 | 我是毒胆王,今晚独胆 | 3d推荐号今晚专家预测 | 孟庆会3d预测今天 | 北斗3d今日预测 | 詹天佑3d今晚预测号码 | 今日3d钱王点评 | 3d今晚精选一注 | 小红人的三天计划今天是什么 | 今晚3d专家预测精选一注 | 福彩3D独胆老师必中 | 今日3d专家预测号最准确 | 于海滨点评专家一注定胆保真版162期 | 3d千禧试机号关注金码30期 | 3d图谜字谜总汇 | 3d专家杀码天中图库 | 3d试机号今天晚上金码92期 | 小红孩3d独胆今天 | 于海滨海3d专家预测今天 | 3d开机号和试机号金码关注对应码 | 3d专家预测推荐号码 | 3d试机号开机号今天金码关注 | 陈华今天就赌一个胆3d | 今天3d开机号和试机号对应金码 | 3d预测今晚最准专家预测号码 | 3d今天专家预测推荐号码 | 今天3d开机号和试机号多少 | 今天最新3d开机号试机号关注码 | 福彩3D独胆内部杀号 | 3d精准预测最准的专家直选 | 今天专家推荐号码3d | 小微3d预测牛彩网 | 3d之家北斗今日预测 | 3d最准专家预测号 | 孟庆会老师3d分析预测 | 3d预测 下一期 3d预测专家 3d预测 | 3d千禧试机号金码关注码 | 3d八哥图库总汇d字谜图谜总汇大全 | 3d今晚预测最准确一注今天 | 3d预测牛彩网预测汇总 | 詹天佑预测3d | 故事小王p3双胆必下 | 3d最精准的专家预测精选 | 3d推荐号今晚专家预测 | 3d专家推荐最精准的号码 | 3d字谜汇总大全总汇大全 | 今日3d马后炮解太湖字谜 | 3d恋预测今晚预测是哪里出的 | 3d预测今晚最准专家预测号码 | 今于海滨3d杀码 | 3d个位振幅走势图近50期 | 专家3d专家推荐 | 近30期3d开机号 | 张克永专家3d预测 | 3d成功路上人双胆独胆 | 3d最准确的预测方法 | 今日3d杀码最新 | 福彩3D独胆下一期预测最新 | 3d杀码专家大全 | 3d开机号和试机号金码关注对应号 | 3d牛彩网采摘收集预测汇总 | 3d廊坊鸿运正版推荐 | 骄子铁鹰解3d字谜今日 | 今日太湖字谜3d总汇 | 毒胆牛人三天计划 | 3d独胆双胆 | 3d詹天佑最新预测今天 | 3d下期预测最精准的一注号码 | 3d最佳一注号码 | 最准一个毒胆 | 天才三天独胆计划 | 3d北斗专家北斗预测今天079期3d | 试机号千禧关注金码 | 3d百十个位杀码家彩网 | 3d最准确预测专家 | 3d今天专家预测推荐号码 | 3d今天推荐号码是多少 | 3d太湖字谜每天更新 | 于海滨今天杀码3d | 今晚3d推荐号码 | 3d专家预测号码最准确 | 今日3d正版藏机图,藏机图汇总,天中网 | 3d预测号码最准确专家预测 | 3d跨度振幅走势图3d专家 | 3d最新专家预测汇总大全 | 排三十拿九稳今天预测 | 今天3d开机号和试机号对应码查询 | 3d今于海滨杀码图 | 3d万能大底共250注直选 | 3d字谜总汇今日3d字谜总汇牛彩网 | 3d独胆专家预测 | 3d定胆准确率100 | 今晚3d开奖号多少 | 3d太湖字谜大全 太湖钓叟 | 牛彩网3d专家预测汇总摘要 | 3d最准确预测100%一注 | 3d下期预测最精准的一注号码 | 3d预测总汇手机牛彩网 | 最新3d预测专家预测 | 3d试机号今天开机号查询结果 | 陈华今晚独胆特别关注 | 十拿九稳专家最新预测 | 3d和值基本走势图表 | 3d天宇和值谜字谜一句定三码 | 于海滨海3d杀码图 | 3d专家预测推荐号码最准最新 | 今日3d开机号和试机号列表三十期 | 3d今天专家推荐号码推荐 | 3d免费专家预测推荐 | 3d专家于海滨 | 福彩3D独胆老师必中 | 3d专家预测最准确今天南方双彩网 | 3d藏机图正版藏机图汇总今天最新图片 | 3预测,3d专家预测,最准确今天彩网 | 3d今晚精彩预测 | 福彩3D独胆明日精准预测 | 3d牛彩网专家汇总汇总大全 | 3d太湖钓叟三字诀字谜汇总 | 3d免费专家预测推荐 | 大老人3d预测牛彩网推荐 | 3d预测一注号推荐 | 3d和尾振幅走势图3d专家 | 3d双胆独胆非常非常 | 3d综合走势图直选 | 3d最准专家预测号今晚3d试机号 | 3d今天精准一注 | 3d彩宝贝字谜 | 马后炮解3d字谜 | 3d各路专家预测汇总大全最新 | 3d组三一注多少钱 | 3d最准的预测专家 | 千禧3d试机号关注码今天 | 今晚3d开奖号码多少 | 3d预测最准确的专家预测软件 | 今于海滨最新预测今天 | 唐龙一胆今天最新 | 3d和值和尾振幅走势图 | 3d专家今天推荐号码推荐 | 3d和值跨度走势图带连线 | 于海滨点评专家一注定胆保真版 | 3d万能三码共有几注 | 3d邻孤传复隔中走势图 | 福家老三3d推荐号 | 3d专家解今日太湖字谜汇总 | 3d于海滨上的今天预测 | 3d北斗专家北斗预测今天079期3d | 小林3d预测| 于海滨专家一语定胆十好心人 | 了3d开奖结果 今天晚上 | 3d今晚最准专家推荐号 | 铁人铁胆3d定位包星 | 十拿九稳今天预测专家 | 3d预测一注号推荐今晚 | 2009年浙江风采3d走势图 | 3d最新准专家预测 | 今天3d专家预测号码 推荐 | 3d今晚最准专家推荐号 | 3d牛彩网专家预测 | 3d今日开机号和试机号及关注码 | 3d老炮子直选三注 | 3d开机号和试机号200期列表 | 中国福彩3D独胆下期最新必中 | 3d旧版基本走势图表 | 3d近30期开机号试机号开奖号查询 | 福彩3D独胆最新推荐最新 | 于海滨预测3d号 | 3d谜语太湖钓叟3d谜语今天 | 3d最小值振幅走势图3d之家 | 3d阿福图库图谜大全 | 今天3d字谜3d一句定三码3d和值谜 | 3d于海滨预测预测牛彩网 | 于海滨预测3d号 | 3d预测专家最准最新 | 3d十大专家推荐号码汇总 | 今日3d预测号码推荐 | 3d试机号历史出现情况天齐网 | 3d今天开机号和试机号码727 | 3d今晚专家预测推荐 | 3d太湖钓叟字谜三字 | 3d开机号和试机号金码和关注码 | 唐龙3d预测 | 3d百位遗漏振幅走势图南方双彩网 | 3d预测最准确的专家 | 3d杀码专家杀码 | 3d十大专家预测汇总 | 3d预测专家精准推荐号 | 今日3d蓝仙子一句定三码字谜 | 专家预测3d号码准确 | 中国福彩3D独胆今日精准预测 | 3d今晚预测开奖号码 | 3d最精准独胆王 | 3d今晚预测最准确一注 | 3d试机号是多少牛彩网 | 3d今晚最准专家预测号码145 | 3d今晚出的号码 | 神仙姐姐今天最新杀码 | 3d今晚上预测号码 | 今于海滨3d预测今天 | 今晚3d最准专家预测号 | 3d今天开机号和试机号是多少 | 3d于海滨今天预测保真 | 3d最新最准预测号码今天 | 今日3d字谜一句定三码和值谜定1 | 3d试机号后专家预测推荐汇总 | 龙头凤尾最准确预测 | 3d今晚最准一注 | 今天3d金码试机号对应码开机号 | 3d开机号今天近10期 | 3d双胆独胆推荐 | 3d太湖钓叟字谜三字诀 | 顶级胆神双胆下一 | 福彩3D独胆下期走势最新 | 3d今晚预测最准确一注今天 | 3d牛彩网专家预测 | 今晚3d预测推荐一注 | 3d火火人独胆双胆必中 | 3d洞庭湖水今日预测分析 | 最准3d专家预测推荐 | 3d千禧试机号关注号金码号开机号 | 3d推荐号今日预测 | 3d村独胆双胆3 | 神仙姐姐今天最新杀码 | 3d今天专家推荐号码 | 3d今晚推荐三注 | 3d北斗专家北斗预测今天079期3d | 千禧开机号和试机号对应金码 | 福彩3D独胆下一期推荐最新 | 3d玩胆先生双胆独胆 | 3d最精准的专家预测 | 3d今晚专家看独胆 | 3d徐文轩今晚推荐号码 | 马后炮解3d太湖字谜总汇大全 | 3d今晚专家预测推荐号 | 3d今日预测最准专家预测 | 3d今晚专家预测推荐 | 3d今晚上专家推荐号 | 于海滨3d预测今天 | 排三杀码想要 | 3d 今天 试机号开机号 | 3d杀码专家杀码天齐网 | 3d专家推荐最新预测 | 今天3d的开机号和试机号是多少号 | 3d必下胆 | 3d预测专家最准最新 | 3d最新最准专家预预测 | 3d开机号试机号奖号 | 中国福彩3D独胆老师分析最新 | 3d预测今晚推荐号 | 牛彩网3d走势图表 | 3d绝杀二码今天最新更新内容 | 3d真帝王杀码图 | 3d预测专家精准推荐号 | 3d最新准专家预测 | 于海滨最新3d预测今天 | 今日太湖钓叟三字诀字谜 | 3d开机号和试机号200期列表 | 3D独胆大神分析 | 3d推荐号3d推荐号码 | 3d条件预测专家专区 | 3d最准一注(单挑王) | 3d杀码大全天齐网 | 3d字谜太湖钓叟三字诀17500 | 3d绝杀一码专家 | 3d专家预测最准确最新推荐号码 | 大老人3d预测牛彩网推荐 | 3d詹天佑推荐号码 | 牛彩网3d专家预测汇总 | 今日3d正版藏机图,藏机图汇总,天中网 | 今日3d专家预测号码推荐 | 3d专家今天推荐号码推荐 | 3d今晚开机号试机号是多少 | 3d今晚专家预测重点号码 | 3d陈华今晚独胆预测 | 马后炮解3d太湖钓叟字谜总汇大全 | 3d今于海滨杀码图 | 天齐网3d首页保真版3d预测 | 今天3d推荐号码今晚预测 | 今天3d开机号和试机号多少? | 3d牛彩网专家预测 | 北斗3d今日专家预测推荐 | 3d今晚预测最新最准确 | 3d今天专家预测推荐号码 | 千禧3d开机号试机号金码 | 3d百位定位走势图 | 3d独胆王精准100% | 3d开机号试机号奖号 | 天齐网专家杀码大全 | 3d海滨点评一语定胆今天最新推荐 | 今晚快乐八专家预测推荐号 | 于海滨3d免费预测最新的 | 3d于海滨上的今天杀码 | 今日3d正版藏机图全部天齐 | 3d预测最准专家预测号 | 3d专家最精准的推荐 | 3d独胆双胆专家预测网 | 3d藏机图正版藏机图太湖字谜 | 3d詹天佑推荐号码 | 今天3d字谜解太湖字谜 | 3d带专业连线走势图 | 3d火火人独胆双胆必中 | 福体杀码王最新版本更新内容 | 彩坛老顽童3d独胆 | 解3d太湖钓叟字谜汇总 | 今日3d专家预测总汇 | 3d今天推荐号码是多少 | 3d今日专家推荐号 | 3d专家最新最准预测 | 3d字谜汇总大全总汇牛彩网开机号 | 3d杀码专家大全 | 3d今晚专家预测推荐号 | 3d今晚十大专家预测汇总 | 3d专家预测最准确号码 | 今天3d金码试机号对应码开机号 | 3d海滨点评一语定胆今天最新推荐 | 3d开机号试机号30期列表走势图 | 3d今天专家预测推荐号码 | 今晚3d太湖字谜 | 3d预测专家推荐最准确 | 3d今晚必中一注 | 3d定胆技巧准确率100% | 3d最新最准专家预预测 | 3d今天精准一注 | 福彩3D独胆独家命中率最新 | 毒胆牛人三天计划必出 | 排三专家推荐与预测今天 | 3d千禧试机号金码关注码 | 豪哥看3d定位 | 排三杀码专家定位杀码天齐网 | 3d连线走势图表图 | 今晚3d专家推荐号码是多少 | 3d专家预测最准确最新今晚预测 | 拼搏在线3d开机号和试机号列表 | 中国福彩3D独胆下一期预测最新 | 3d今晚一注 | 今天3d藏机图正版藏机图藏机图太湖横屏 | 3d今天预测最准确专家 | 太湖叟3d字谜湖字谜 | 詹天佑3d最新消息今天 | 2016年全年历史记录3d | 3d走势图带试机号彩宝网 | 3d开机号近200期历史记录 | 3d精准推荐号 | 3d今天专家预测号码 | 3d专家最准确预测 | 张克永专家3d预测 | 牛彩网3d预测汇总大全 | 3d今晚预测最新最准确号码牛彩网 | 3d今天推荐号码是多少 | 今天3d专家预测汇总 | 3d今天预测最准确专家 | 3d万能三码共有几注 | 3D独胆专家分析 | 3d预测 下一期 3d预测专家 3d预测 | 3d预测最准专家预测牛彩网 | 排三十拿九稳今天预测 | 3d试机号开机号今天晚上金码号 | 3d之家双胆独胆预测 | 于海滨3d免费预测最新的 | 3d百位定位走势图 | 3d免费预测汇总牛彩网 | 3d直选100%中奖绝技 | 于海滨专家一语定胆十好心人 | 3d和值尾振幅走势图近50期 | 太湖解太湖3d字谜 | 3d千禧开机号试机号关注金码 | 3d今晚最准专家预测号码145 | 3d最准预测号 | 三d预测专家预测今天最新 3d专家预测最准最新今天 | 三d十拿九稳预测号码 | 3d推荐最新最准专家预测 | 3d专家预测最准确最新新闻 | 于海滨3d最新预测 | 3d开机号和试机号金码关注对应号 | 3d开机号和试机号是多少 | 千禧试机号关注金码是什么 | 牛彩网3d专家预测汇总摘要 | 3d布衣独胆王 | 3d字太湖叟字谜 | 李明启3d最新预测今天 | 3d之家北斗今日预测 | 飞向阳光龙头凤尾今天最新消息 | 3d专家预测推荐最新 | 今天太湖字谜3d字谜太湖钓叟 | 3d今天推荐号码是多少 | 3d今晚专家预测推荐 | 今日3d预测号码推荐 | 3d预测最准确的专家 | 今天买哪三个号码好 | 今天3d推荐号码今晚预测 | 今晚3d专家最精准的预测 | 3d开奖杀码定胆 | 3d于海滨预测预测牛彩网 | 福体杀码王最新版本更新内容 | 中国福彩3D独胆本期推荐 | 家彩专门提供3d试机号开机号 | 3d今天专家预测推荐号码 | 财神爷独胆三天计划,就这么牛 | 3d大老人预测 | 3d千禧试机号开机号对应码关注号 | 3d千禧试机号金码关注码 | 3d今晚和值是多少 | 直选三注必中一注3d | 3d今晚开奖号码多少 | 3d试机号和开机号牛彩网 | 3d谜语解太湖字谜 | 3d预测最新最准专家 | 飞向阳光龙头凤尾今天最新消息 | 3d 试 机 号今晚 | 3d开机号和试机号9.30分 | 詹天佑今日3d预测 | 3d今天推荐号码是多少 | 《中国杀码王》3d | 近10期3d开奖结果 | 3d火火独胆双胆 | 开心毒胆王今晚独胆 | 千禧三地试机号对应码金码 | 3d十大专家汇总精选一注 | 3d预测最准确专家预测 | 今晚3d预测最准一注 | 3d推荐号今晚专家预测最准确 | 3d专家预测最新推荐 | 3d独胆专家预测 | 3d李明启预测号 | 3d今天预测最准确专家 | 3d专家预测号码推荐今天 | 3d开机号试机号今天最新50期 | 3d预测专家最准确的专家预测今晚 | 3d今天开机号和试机号开奖结果 | 今日正版3d藏机图汇总 预测 | 给一注今晚3d | 3d字谜太湖解字谜 | 今晚3d专家预测最准确 | 福彩3D独胆老师走势最新 | 3d太湖钓叟三字诀字谜汇总 | 排三专家推荐与预测今天 | 3d直选一注多少钱 | 小薇3d预测今天推荐 | 3d定位独胆王三个双飞 | 3d专家预测号码推荐今天 | 唐龙3d预测 | 真实的谎言3d字谜追加和值谜 | 3d专家预测推荐汇总 | 于海滨3d最新预测 | 福利3d开奖号码 | 近50期3d开奖结果 | 3d预测最准专家预测 | 3d今晚上预测号码 | 千禧3d试机号关注码金码列表 | 今日期3d太湖字谜 | 3d试后太湖一语定胆字谜 | 3d今晚开奖号结果 | 3d单选一注能中多少钱 | 3d彩吧图库红五3d图库 | 3d太湖字太湖字谜 | 3d中奖情况 | 3d今天专家预测最准 | 3d预测最准专家预测牛彩网 | 今晚3d开奖号是多少 | 3d陈华就赌一个胆天齐网 | 今日3d专家预测总汇 | 3d最准预测 | 沈宝桢个人简历 | 今日3d专家精准推荐 | 3d八哥图库总汇d字谜图谜总汇大全 | 3d今晚开机号试机号是多少 | 今天3d精选一注 | 排3藏机图正版藏机图今天 3d八哥图库总汇d字谜图谜总汇大全 | 3d专家推荐号最准确的推号 | 今晚3d开奖直选结果 | 3d玩彩老头预测今天号码 | 今晚3d开奖号是多少 | 3d之家双胆独胆预测 | 十拿九稳预测专家分析 | 3d千禧试机号码金码关注码 | 3d最新专家预测汇总大全 | 3d推荐最新最准专家预测 | 3d专家预测最准最新今天 | 3d北斗专家北斗预测今天079期3d | 马后炮解今日太湖字谜三字诀 | 3d和值尾振幅走势图3d之家 | 3d独胆王独胆预测 | 3d每天都有开奖吗 | 最新3d预测专家预测 | 今日3d一句定三码和值谜食物全部 | 3d今天试机号开机号金码 | 3d预测专家精准推荐 | 小财神三天计划独胆必下 | 3d精准一注| 今天专家推荐号码3d | 3d百位十位个位走势图 | 3d独胆专家推荐独胆 | 3d中间最小两码差值振幅走势图 | 3d至尊计划独胆 | 3d今晚预测准确的专家预测 | 千禧试机号金码关注号对应码杀码 | 今天3d开机号和试机号对应金码 | 3d计算机开机号夏天推荐 | 3d 图谜字谜总汇 | 千禧今晚3d试机号关注码金码 | 于海滨点评专家一注定胆保真版162期 | 3d今晚最准专家推荐号 | 3d牛彩网采摘收集预测汇总 | 2012099期3d开奖结果 | 3d最准专家预测方法 | 3d今晚专家推荐号 | 中国福彩3D独胆最新走势 | 3d成功路上人双胆独胆 | 3d阴阳走势图表图 | 3d千禧开机号试机号关注金码对应码 | 3d乐彩走势图表 | 3d推荐号今日预测 | 3d 试 机 号今晚 | 3d旧版基本走势图表 | 3d预测专家推荐最新 | 今天3d中奖| 3d今天开机号和试机号100期 | 3d 试 机 号今晚 | 排5预测,最准排五专家 | 今日3d专家预测号码推荐 | 3d詹天佑推荐号码 | 牛彩网近30期3d开机号试机号 | 唐龙预测一胆今天 | 3d专家预测最准最新今天 | 3d精准预测最准的专家 | 3d独胆专家推荐独胆 | 3d红波蓝波走势图大中小 | 3d今晚专家推荐号 | 3d今天专家预测最准 | 3d今天最新最准专家预测最 | 天齐网3d必中两胆今天 | 3d预测专家最准确的专家预测今晚 | 千禧今晚3d试机号关注码金码 | 3d千禧试机号关注码金码今天晚 | 3d今晚最准专家预测号码 | 于海滨一语定胆天齐网 | 徐文轩3d预测推荐 | 3d最准专家预测号今晚3d试机号 | 3d今日预测最准专家预测 | 3d开奖号走势图表 | 3d预测今晚最准专家预测号码 | 于海滨杀码图 | 3d天宇和值谜字谜一句定三码 | 3d今晚上预测号码 | 福彩3D独胆大神精准预测 | 3d今天开机号和试机号码727 | 3d专家预测推荐号码 | 3d试机号开机号关注号金码 | 3d胆王双胆独胆 | 3d预测最准最新准专家预测 | 3d独胆公式正确率在99%以上 | 3d试机号牛彩网近三十期 | 今日3d太湖字谜三字诀 | 3d最准确预测专家 | 3d詹天佑3d预测 | 于海滨海3d最新预测 | 准香港3d漫画资料 | 3d专家预测最准确今天上一期 | 财神爷三天计划独胆组合 | 牛彩网3d预测 | 3d太湖字谜字谜汇总 | 3d双胆独胆非常非常稳定 | 3d各类和值谜追加汇总 | 三d预测专家 | 3d绝杀一码专家 | 投资计划3d乐彩论坛 | 3d机选一注 | 3d预测专家推荐最准确 | 唐龙3d预测 | 排三平均值振幅走势图3d之家 | 3d今天晚上的开奖号码 | 3d今天开机号和试机号是多少 | 独胆王三天计划 | 于海滨海3d专家预测今天 | 3d预测专家最准确的专家预测今晚 | 3d免费专家预测推荐 | 3d专家预测最准确 | 3d开奖号走势图表 | 3d开机号,试机号,金码号,对应码100 | 福彩3D独胆下一期预测最新 | 3d今晚预测100% | 3d于海滨上的今天杀码 | 3d今晚开奖号码走势图 | 中国彩吧更一懂彩民最新版本更新时 | 3d谜语今天字谜今天的3d字谜是什么? | 3d专家今日推荐号码 | 高手看3d经典独胆组合 | 3d牛哄哄解太湖字谜今天 | 一名将3d双胆预测 | 3d走势图基本走势图表 | 今晚3d预测推荐一注 | 今天3d詹天佑预测分析 | 3d独胆预测必下一胆 | 3D独胆今晚命中率最新 | 3d最近1000期走势图表综合版图片 | 今日3d专家预测号最准确 | 3d免费预测汇总牛彩网 | 3d专家今天预测汇总 | 3d就打一个胆中了多少钱 | 3d十大专家精准预测汇总 | 3d今晚开奖号码结果是多少 | 3d今晚开机号试机号金码关注码今天 | 张克永3d预测今天 | 铁人铁胆包星定位今天最新结果 | 中国杀码王绝对 | 3d最新专家预测汇总大全 | 排三杀码专家 | 3d预测最新最准3d之家 | 3d开机号和试机号金码和关注码 | 三d牛彩网开机号试机号是多少 | 3d专家预测号码推荐今天 | 于海滨专家一语定胆十好心人 | 3d最新准专家预测 | 今天的3d开机号和试机号查询 | 顶级胆神双胆下一 | 3d预测牛彩网预测汇总 | 3d开机号和试机号今天千禧 | 3d杀码十大专家天齐网 | 3d今天专家预测号码 | 3d历史今天开奖结果 | 正版真精华布衣天下今天推荐号码 | 3d千禧开机号试机号关注金码对应码 | 辽宁独胆王三天计划 | 今日3d推荐号码号 | 3d今天开机号试机号3 | 3d今日专家推荐 | 于海滨海3d专家预测今天 | 3d预测专家最准最新 | 李明启3d预测最新号码 | 3d最新预测专家推荐 | 唐龙一胆| 成功路上3d双胆独胆 | 3d牛彩网100期开机号和试机号 | 今晚试机号多少3d | 3d今晚开奖号码走势图 | 3d试机号今天开机号查询结果 | 3d预测总汇手机牛彩网 | 福家老三3d推荐号 | 3d詹天佑预测汇总 | 3d牛彩网字谜图谜汇总九 | 太湖叟3d字谜湖字谜 | 3d个位走势图图表 | 3d预测今晚最准专家预测号码 | 福彩3D独胆高手预测 | 3d今晚和值推荐 | 3d今天专家推荐号码推荐 | 3d专家预测最准确 | 3d今晚预测最新最准确号码牛彩网 | 3d开机号和试机号今天查询 | 千禧3d试机号关注码今天 | 詹天佑今天3d推荐 | 3d推荐最新最准专家预测 | 3d开奖号码今晚走势图 | 3d个位振幅走势图近50期 | 3d近30期开机号试机号开奖号查询 | 3d今天开机号和试机号码727 | 3d詹天佑预测分析牛彩网 | 3d预测是多少 | 3d最精准专家预测汇总今天 | 3d今晚开奖号码走势图 | 3d和值尾振幅走势图50期 | 3d詹天佑最新预测牛彩网 | 3d精准预测最准的专家直选 | 福彩3D独胆当天分析最新 | 今于海滨3d预测今天牛彩网 | 3D独胆明日精准预测 | 3d彩宝网开机号和试机号 | 北斗3d今日专家预测推荐 | 3d太湖字谜总汇大全 每天更新 | 家彩专门提供3d试机号开机号 | 2016年全年历史记录3d | 3d神仙姐姐独胆一个 | 今日詹天佑3d预测分析 | 3d专家预测号 | 中国福彩3D独胆今晚走势最新 | 于海滨今日预测号 | 3d专家推荐最新预测 | 福彩3D独胆下期最新推荐 | 小红人的三天计划今天是什么 | 3d今天专家预测号码 | 今天3d开奖号是多少 | 3d今晚中奖号是多少 | 三d的试机号是多少今天 | 3d今天预测最准确专家 | 3d今晚最稳 | 今日3d太湖三字谜 | 3d最准确预测专家 | 3d双胆神算今天必下 | 3d北斗专家北斗预测今天079期3d | 今晚3d专家预测精选一注 | 太湖钓叟三字诀字谜更新 | 3d最准预测专家预测大 | 3d机选一注 | 3d专家预测最准确最新今天牛彩 | 千禧3d试机号金码关注码今天 | 3d预测专家精准推荐 | 机选一注3d | 千禧3d今天的试机号 | 3d字谜汇总大全总汇大全 | 3d专家今日推荐号码 | 自创3d绝杀四码方法细节 | 3d牛彩网100期开机号和试机号 | 中国福彩3D独胆内部杀号 | 3d太湖字太湖字谜 | 历史3d开奖结果 | 3d天中杀码图专区 | 牛彩网近30期3d开机号试机号 | 马到成功杀两码最新版本更新内容 | 今天3d字谜解太湖三字诀 | 于海滨点评专家一注定胆保真版 | 最准3d预测专家推荐号 | 3d独胆之家 | 今天3d开机号和试机号码结果查询 | 三d预测专家最新推荐 | 3d预测一注号推荐今晚 | 3d专家预测今天最新准确号 | 3d今晚必中三个号码预测 | 今日3d预测| 千禧今晚3d试机号关注码金码 | 3d精准预测最准的专家 | 3d最晚间字谜汇总大全 | 3d开机号试机号今天开奖号 | 今晚3d预测推荐一注 | 3d双胆独胆非常非常稳定 | 3d推荐号今日预测 | 3d独胆必下一 | 3d开机号和试机号金码关注 | 3d孙大财就赌一个胆 | 3d最准一个独胆方法 | 3d推荐最新最准专家预测 | 3d十大专家预测汇总 | 3d今晚100倍 万能三码的使用方法 | 今日3d太湖字谜三字诀洞庭游侠 | 3d必中永久直选500注大底 | 3d和值尾振幅走势图近100期 | 龙头凤尾今日预测 | 3d试机号开机号今天查询排五 | 今天3d专家预测汇总 | 3d今日预测推荐号 | 3d今天开机号 试机号查询 | 排三杀码专家定位杀码天齐网 | 于海滨海3d专家杀码 | 白姐3d今天预测号码 | 于海滨专家3d今天预测 | 3d预测总汇手机牛彩网 | 3d通杀一码准确率100% | 真实的谎言3d字谜追加和值谜 | 于海滨3d免费预测最新的 | 3d专家预测最准确最新新闻 | 3d今晚试机号是多少 | 3d预测推荐汇总牛彩网采摘收集 | 3d今晚最准专家预测号码 | 3d今晚专家预测最准确一注 | 3d专家最新最准今天预测 | 3d今晚专家预测 | 铁人真胆一句定三码3d字谜彩搜网 | 3d之家双胆独胆预测 | 3d藏机图正版藏机图太湖字谜 | 3d今天专家推荐号码推荐 | 今日3d预测专家推荐 | 3d开机号试机号今天开奖号 | 中国福彩3D独胆下期推荐 | 3d毒胆 | 3d今晚专家推荐预测重点号码 | 3d独胆陈华今晚就赌一个胆 | 3d今晚精准推荐一注 | 三码合一是什么意思? | 3d直选历史遗漏查询 | 3d专家预测最准确最新今天 | 3d今天开机号试机号100期 | 于海滨海3d专家预测今天 | 三d三胆 | 3d和值尾振幅走势图专业版 | 于海滨精准杀码图 | 3d和值宫数线走势图 | 3d直选走势图(专业版) | 3d预测最准的专家预测 | 詹天佑今日3d预测 | 天齐藏机图汇总正版藏机图 | 今晚3d专家预测最准确 | 3d所有走势图 | 福彩3D独胆明日分析 | 3d今天的开机号和试机号查询 | 3d预测专家推荐最准确 | 3d最精准的专家预测精选 | 3d预测一注推荐 | 3d今晚预测最新最准确号码牛彩网 | 3d预测今日最新推荐 | 3d必下胆 | 下期必出号码预测 | 3d专家预测最新最准推荐 | 3d今晚上推荐号码 | 3d于海滨上的今天预测保真 | 3d彩界元宝就看一个独胆 | 三d推荐号专家预测今天 | 中国福彩3D独胆内部杀号 | 3d推荐号今晚专家预测 | 3d今晚出啥号 | 十拿九稳专家最新预测 | 3d今晚专家推荐 | 3d今晚中奖号是多少 | 3d试机号后专家预测汇总 | 今日正版3d藏机图汇总 预测 | 3d彩报图今天图库彩吧 | 三d便民字谜图谜总汇 | 3d试机号后专家预测汇总手机网 | 3d今天开机号 试机号查询 | 3d字谜汇总大全总汇大全 | 3d带连线走势图(专业版) | 3d预测号码最准确专家预测 | 3d精准预测最准的专家直选 | 牛彩网3d专家预测汇总 | 3d今晚最精准一注一注 | 3d焰舞和值谜字谜 | 3d专家预测汇总牛彩网 | 今晚了3d开奖结果 | 3d今晚专家预测 | 专家预测3d号码准确 | 今日3d一注推荐 | 3d开机号和试机号今天金码0 | 3d今晚专家推荐号 | 于海滨海3d专家预测 | 3d杀码高手 | 今晚3d专家预测汇总 | 3d今晚开奖号码走势图 | 3d专家预测汇总 | 3d专家预测最准确今天南方双彩网 | 3d字谜总汇今日3d字谜总汇牛彩网 | 最准的3d专家预测 | 3d跨度振幅近100期走势 | 3d今天开机号和试机号牛彩网 | 马后炮解3d太湖字谜总汇大全 | 3d跨度公式98准确率 | 3d预测最准确最新 | 3d谜语今天字谜今天的3d字谜是什么? | 3d今晚最新预测 | 3d十大专家精准预测汇总 | 3d专家预测最准确最新今晚预测 | 今于海滨3d预测今天单线联系 | 3d开机号近30期列表彩宝网 | 李明启3d今晚预测专栏 | 詹天佑3d最新消息今天 | 福家老三3d推荐号 | 3d詹天佑最新预测 | 3d农村小伙子最新预测 | 3d开机号和试机号今天查询 | 3d精准预测最准的专家 | 3d今天中了多少注直选 | 3d十大专家双胆预测汇总 | 3d最准确最新专家预测 | 3d专家预测精选一注 | 今天太湖字谜三字诀是什么 | 三d预测牛彩网汇总 | 3d预测专家推荐最准确 | 千禧3d试机号金码关注码对应码 | 千禧3d开机号试机号金码 | 今天3d开机号试机号对应码列表 | 3d试机号开机号今天查询排五 | 3d藏机图正版藏机图打印版 | 3d太湖专家预测今晚 | 3d开奖号今晚晚上 | 3d廊坊鸿运精选号码推荐 | 3d之家北斗今日预测 | 3d陈华今晚独胆推荐 | 3d牛哄哄解太湖字谜今天 | 今晚3d直选一注 | 3d詹天佑预测分析牛彩网 | 三d推荐号专家预测今天 | 3d最近基本走势图 | 3d牛彩网字谜图谜总汇九 | 3d直选注| 3d专家今天推荐号码推荐 | 3d和值尾振幅走势图带连线图表 | 3d预测专家推荐最准确 | 詹天佑3d预测今天推荐号码 | 马后炮解3d太湖字谜总汇大全 | 3d独胆双胆独胆3d之村 | 3d专家预测最准 | 布衣3d独胆双胆王 | 福彩3D独胆明日分析 | 3d杀码百位十位个位 | 福彩3D独胆下一期预测最新 | 3d太湖字谜字谜汇总 | 福彩3D独胆老师走势最新 | 于海滨今天杀码 | 3d专家杀码| 3d推荐号3d推荐号码 | 3d牛彩网断组预测 | 祖师爷独胆三天计划 | 3d千禧开机号试机号关注金码对应码 | 3d太湖字谜大全 太湖钓叟 | 3d图谜总汇字谜 | 准香港3d漫画资料 | 3d毒胆双胆三胆 | 3d今天专家推荐号码 | 3d今晚专家预测最准确一注 | 3d最准专家预测方法 | 3d条件预测专家专区 | 于海滨海3d预测牛彩网 | 三地千禧关注码试机号 | 3d预测最准最新准专家预测号码 | 3d今晚出啥号 | 3d十大专家汇总精选一注 | 3d和尾振幅走势图3d专家 | 三d字谜总汇大全 | 今于海滨3d预测今天 | 今天3d牛彩网专家预测 | 今天买哪三个号码好 | 3d精准预测推荐 | 3d试机号今晚开机号 | 3d试机号今天开机号查询结果 | 最准3d专家预测推荐 | 3d走势图专家推荐号码 | 3d字谜总汇今日3d字谜总汇牛彩网 | 3d最新专家预测推荐 | 3d定位独胆王三个双飞 | 3d今天专家预测最准确 | 3d号码预测 | 3d专家预测最准今天 | 今晚3d专家预测汇总 | 3d直选一注预测 | 3d专家预测推荐号码 | 3d专家最新最准专家预测汇总 | 3d今晚中奖号是多少 | 马后炮解3d字谜 | 太湖解太湖3d字谜 | 3d和值基本走势图新浪网 | 3d推荐号今晚专家预测 | 三d推荐号专家预测今天 | 3d最准一个独胆方法 | 3d预测专家精准推荐 | 于海滨杀码图 | 3d专家推荐号最准确的推号 | 3d今晚专家预测 | 于海滨今日预测号 | 3d上下五千年专家预测 | 3d今晚精准一注 | 3预测,3d专家预测,最准确今天彩网 | 3d谜语解太湖字谜 | 3d必中永久直选500注大底 | 中国福彩3D独胆下期最新必中 | 3d预测推荐汇总牛彩网采摘收集 | 3d今晚上专家推荐号 | 3d开机号和试机号八仙选号 | 小红人的计划三天计划独胆 | 于海滨3d杀码图 | 3d今天的推荐号 | 排五近100期开奖号结果 | 3D独胆下期推荐预测最新 | 3d陈华今晚独胆预测 | 3d专家推荐号 | 3d直选走势图(专业版) | 3d直选一注多少钱 | 2016年全年历史记录3d | 杀码3d杀码图 | 3d专家预测最准最新 | 3d预测最准确的专家预测软件 | 3d独胆陈华今晚就赌一个胆 | 中国福彩3D独胆专家精准预测 | 千禧3d试机号关注码今天 | 3d今晚专家预测重点号码 | 3d预测晚 | 3d专家预测最准确 | 3d今晚最准最新专家推荐号 | 3d太湖钓叟字谜三字诀论坛 | 3d开机号试机号码牛彩网 | 3d独胆双胆 | 3d最新专家预测精选一注 | 马到成功杀两码最新版本更新内容 | 三地百位振幅3d之家走势图 | 3D独胆高手杀号 | 福彩3D独胆当天分析最新 | 3d藏机图正版藏机图汇总今天最新 | 今日正版3d藏机图汇总 预测 | 詹天佑3d预测推荐 | 3d最精准专家预测汇总今天 | 排三今晚十拿九稳最新预测 | 3d试机号开机号号码今天 | 今日3d开机号和试机号关注码千禧 | 今天十拿九稳号码预测 | 神龙毒胆王今晚给胆 | 詹天佑3d预测号 | 3d杀码高手 | 3d预测今天更准 | 于海滨精准杀码图 | 中国福彩3D独胆独家杀号 | 今天三d专家推荐号码 | 高手看3d经典独胆组合 | 3d试机号开机号今天金码关注 | 3d独胆双胆专家预测网 | 3d今晚和值推荐 | 3d今晚预测最准确一注今天 | 3d精选号码推荐今天最新 | 3d预测 下一期 3d预测专家 3d预测 | 3d双胆独胆非常非常 | 3d今天专家预测号码最准确 | 3d今晚专家预测推荐 | 3d胆预测天齐网 | 钱王点评+钱王老头预测 | 3d专家预测最准确 | 今天最新3d开机号试机号 | 十拿九稳今天预测专家 | 3d分析预测 | 3d今晚最准一注 | 福彩3D独胆高手杀号最新 | 中国福彩3D独胆内部杀号 | 于海滨3d杀码 | 3d预测专家最准确今天 | 3d今日正版藏机图最新更新内容 | 3d推荐号3d推荐号码 | 今天3d专家预测号码 推荐 | 3d今晚预测准确的专家预测 | 3d李明启预测号 | 3d专家预测最准确 | 3d最准确最新专家预测 | 3d试机号今晚开机号 | 3d两胆王双胆必下 | 3d太湖钓叟三字诀字谜汇总 | 今于海滨3d预测今天单线联系 | 3d十大专家推荐号码汇总 | 3d最准专家预测号 | 3d独胆双胆专家预测网 | 3d开机号和试机号今天 今晚 | 今晚3d专家推荐号码 | 3d开机号试机号码牛彩网 | 3d千禧今晚试机号码 | 飞向阳光龙头凤尾今天最新消息 | 3d两胆王 | 3d今日预测最准专家预测 | 3d各类和值谜追加汇总 | 福彩3D独胆高手分析 | 3d和值谜汇总大全 | 今日3d开奖号码是多少? | 3d专家预测最准确最新汇总对应码 | 于海滨杀码图 | 中国福彩3D独胆当天精准预测 | 3d今天专家推荐号码 | 3d最新专家预测汇总大全 | 3d最准确预测专家 | 3d专家最新最准专家预测汇总 | 于海滨最新3d预测今天 | 今晚3d开奖号码多少 | 中国福彩3D独胆下期最新必中 | 3d今天预测最准确专家 | 于海滨3d今晚预测号码 | 3d开机号试机号今天最新50期 | 3d近500期试机号和开奖号码 | 3d专家独胆推荐 | 十拿九稳预测专家分析 | 成功路上3d双胆独胆 | 3d预测牛彩网预测汇总 | 3d最准的独胆, | 3d预测专家最准确今天 | 3d公式计算方法 | 顶级胆神双胆必下 | 马后炮解3d太湖字谜总汇大全 | 3d今晚最准专家推荐号 | 于海滨3d免费预测 | 3d万能大底共250注直选 | 今日正版3d藏机图全部汇总 | 3d试机号后专家预测汇总 | 十拿九稳的最新预测 | 3d今晚最准专家预测号码 | 3d今天的开机号和试机号查询 | 3d最新专家预测推荐 | 一代女王决杀两胆免费观看 | 3d今天最新最准专家预测最 | 中国福彩3D独胆明日推荐 | 3d316期太湖字谜 | 3d独胆高手 | 3d预测最准专家预测牛彩网 | 3d最准预测专家预测大 | 中国福彩3D独胆专家精准预测 | 于海滨专家一语定胆十好心人 | 3d计算公式 | 3d今天预测最准确专家 | 最新3d预测专家预测 | 3d廊坊鸿运 | 3d上下五千年专家预测 | 3d今晚最准专家预测号码 | 3d平均值走势图振幅3d之家 | 于海滨3d预测牛彩网 | 今天3d开机号和试机号查询结果彩吧 | 于海滨3d专家预测 | 3d杀码最准确 | 于海滨最新3d预测推荐今天 | 今于海滨3d预测今天275 | 看彩大亨最新独胆预测 | 3d彩报图今天的第五版 | 3d预测汇总牛彩网 | 3d最准确预测专家 | 于海滨杀码图天齐网 | 3d试机号金码号是多少 | 3d专家今天预测汇总 | 3d成功路上人双胆独胆 | 无敌胆王今日双胆 | 中国福彩3D独胆专家精准预测 | 詹天佑3d今日预测 | 千禧3d试机号关注号 | 3d试后太湖一语定胆字谜 | 3d专家预测最准最新 | 3d双胆预测 | 3d必中永久直选500注大底 | 3d彩吧试机号今天 | 3d今天专家预测最准确 | 3d预测天齐网 | 专家预测3d号码准确 | 今日3d正版藏机图全部天齐 | 钱王点评钱王老头预测 | 福家老三3d推荐号 | 3d彩报图今天图库彩吧 | 3d最准预测专家推荐 | 97654天中图库,今天晚3d试机号 | 3d最近1000期走势图表综合版图片 | 3d和值推算公式 | 3d推荐号今晚专家预测最准确 | 今于海滨3d预测今天单线联系 | 3d楚人今晚预测今天 | 3d于海滨一语定胆《保真》 | 千禧3试机号金码关注码金码 | 今天3d开机号 试机号是多少 | 福彩3D独胆今晚必中最新 | 独胆双胆3d之家 | 今天3d双双独胆字谜 | 3d直选综合走势图表图 | 3d最新最准专家预测号码 | 3d之家独胆,双胆 | 3d走势图带连线图表牛彩网 | 3d往年历史今天开奖结果 | 3d今天专家预测最准确 | 于海滨海3d专家预测今晚一注 | 中国福彩3D独胆本期推荐 | 3d必下双胆 | 中国福彩3D独胆当天精准预测最新 | 3d老炮子直选三注 | 3D独胆明日推荐最新 | 3d字谜汇总大全总汇大全 | 牛彩网3d专家预测汇总摘要 | 今天3d开机号和试机号多少? | 3d专家预测最准最新今天 | 于海滨专家一语定胆十每日 | 3d今晚开奖号多少 | 中国福彩3D独胆下期推荐 | 3d带连线专业版走势图表 | 今于海滨3d预测今天牛彩网 | 3d今晚开奖号结果 | 今晚3d直选一注 | 今天3d金码试机号对应码开机号 | 3d2025322期太湖字谜 | 福彩3D独胆下一期推荐 | 3d彩界元宝就看一个独胆 | 3d专家最新最准预测 | 3d预测最准的专家 | 福彩3D独胆当天分析最新 | 3d玩胆先生双胆独胆 | 3d千禧试机号金码关注最近10期 | 3D独胆老师分析 | 3d今晚推荐号码最新 | 于海滨3d今晚预测号码 | 今晚3d专家预测最准确 | 3d跨度5有多少注 | 3d开奖号码近50期 | 3d今晚最准专家预测号码145 | 十大专家3d预测汇总 | 今天3d字谜解太湖字谜 | 3d最新专家预测汇总 | 3d今天开机号和试机号232 | 3d和值牛彩网 | 3d预测号码最准最新准专家预测号家彩网 | 小财神三天计划独胆 | 3d字谜太湖钓叟三字诀今天 | 3d姜子牙一句定三码最准字谜汇总 | 3d近30期开奖结果 | 钱王点评十钱王老头给胆 | 3d詹天佑预测分析牛彩网 | 3d最新最准预测号码 | 3d直选走势图(专业版) | 3d今晚预测100% | 3d十大专家汇总精选一注 | 3d开机号和试机号9.30分 | 牛彩网近30期3d开机号试机号 | 3d今天开机号和试机号100期 | 3d千禧试机号关注金码30期 | 3d和值尾遗漏走势图 | 3d专家最新最准今天预测 | 今晚3d预测最准一注 | 孟庆会老师3d分析预测 | 于海滨3d预测免费每日精选 | 3d三天计划独胆王 | 三d预测专家最新推荐 | 今日3d预测专家推荐 | 3d今天开机号试机号金码关注号 | 3d最精准一注一注 | 今天3d马后炮解太湖字谜汇总 | 3d免费预测汇总牛彩网 | 3d预测号最新最准牛彩网 | 3d图谜字谜总汇 | 3d今晚最准专家预测号码 | 3d最精准的专家预测精选 | 3d预测最准确的专家 | 三d十拿九稳预测号码 | 今日3d字谜太湖钓叟字谜正版 | 3d预测今晚最新最准确 | 3d预测专家最准确的专家预测 | 开心笨小孩3d独胆 | 3d直选一注今天 | 最准杀码王p3 | 3d今晚预测开奖号码 | 于海滨今天3d预测 | 手机牛彩网3d预测 | 今晚的3d试机号是多少 | 3d推荐号今晚专家预测最准确 | 3d预测号码最准最新准专家预测号 | 今天3d开机号试机号牛彩列表 | 3d试机号和开奖号走势图 | 今晚3d专家推荐号码是多少 | 3d机选一注 | 3d今天专家推荐号码 | 3d鬼手字谜和谜 | 今天3d专家预测汇总 | 3d今晚上专家推荐号 | 3d专家杀码天中图库 | 3d今晚预测直选四注 | 3d预测今晚最准专家预测号码 | p3千禧试机号关注金码 | 牛彩网3d预测 | 今天专家推荐号码3d | 3d杀码公式最新 | 试机号千禧关注金码 | 今日正版3d藏机图全部汇总 | 财神爷三天计划 | 3d直选一注多少钱 | 今日3d专家预测号最准确 | 陈华今晚就赌一胆今天最新 | 3d试机号后专家预测汇总 | 3d专家预测推荐号码最准最新 | 彩宝3d专业走势图 | 3d今晚精准推荐一注 | 今晚3d专家预测汇总 | 3d预测最准最新准专家预测 | 3d詹天佑预测分析牛彩网 | 3d今晚开奖结果号码是 | 今晚3d开机号试机号金码关注码 | 3d今晚必出的一注 | 3d独胆10中10| 3d白娘子跨度字谜汇总今天牛彩网 | 3d北斗专家北斗预测今天079期3d | 今天3d于海滨预测 | 55125预测汇总3d | 于海滨最新3d预测今天 | 千禧3d试机号金码关注码今天 | 神仙姐姐今晚杀码 | 3d正版藏机图谜汇总 | 今天最新3d开机号试机号 | 福彩3D独胆下一期走势最新 | 3d跨度金木水火土五行走势图 | 3d试机号历史出现情况天齐网 | 3d北斗专家北斗预测今天079期3d | 3d今天开机号 试机号查询 | 千禧3d试机号金码关注码牛彩网 | 詹天佑3d最新预测今天 | 十拿九稳预测专家分析 | 3d彩吧图库手机牛彩网 | 3d今晚最精准专家 | 3d今天最准专家预测 | 3d专家推荐精选号码 | 中国福彩3D独胆独家必中 | 三d历史走势图 | 3d牛彩网今天开机号试机号 | 3d今晚一注直选 | 3d牛彩网字谜图谜汇总九 | 3d专家预测汇总牛彩网 | 今天3d开机号和试机号对应金码 | 今日3d藏机图正版藏机图134 | 3d近30期试机号和开奖结果 | 3d今晚专家预测推荐 | 3d推荐号今晚专家预测最准确 | 3d预测今晚最准专家预测号码 | 3d今日正版藏机图最新更新内容 | 3d千禧试机号关注码金码是什么 | 3d今晚专家推荐预测重点号码 | 3d独胆必下一个胆 | 3d推荐最新最准专家预测 | 3d今天最新最准专家预测最 | 3d今天推荐号码 | 3d预测专家最准确 | 于海滨海3d专家杀码 | 于海滨点评专家一注定胆保真版 | 3d字谜汇总大全总汇牛彩网开机号 | 3d千禧试机号金码关注码对应码 | 3d专家预测推荐 | 3d预测专家推荐最新 | 3d今晚预测最准确一注 | 今日3d开奖号今晚 | 3d专家预测最准最新今天 | 千禧3d试机号金码关注码牛彩网 | 于海滨3d免费预测 | 彩坛老顽童3d独胆 | 3d预测最准的专家预测 | 3d千禧试机号金码关注最近10期 | 3d预测汇总| 3d专家预测最准确今天南方双彩网 | 玩彩独胆王三天计划 | 于海滨3d预测牛彩网 | 3d专家预测最准确最新新闻 | 3d直选三注 | 今晚3d最准专家预测号 | 孟老师专家预测3d | 今天3d专家推荐重点号 | 今晚3d专家推荐重点号码 | 3d詹天佑推荐号码 | 3d近100期开奖结果全部 | 今于海滨最新预测今天 | 今晚3d直选推荐 | 3d千禧试机号和金码关注 | 3d杀码专家杀码最精准 | 3d今日开机号和试机号及关注码 | 近100期3d开机号和试机号 | 于海滨海3d预测保真 | 中国福彩3D独胆今晚分析 | 试机号开机号金码关注号对应码3d | 3d今晚必下一个胆 | 于海滨点评专家一注定胆保真版162期 | 神仙姐姐杀码今天 | 3d均值振幅走势图表图 | 神仙姐姐三胆 | 投资独胆三天计划论坛 | 3d今晚最准专家推荐号码 | 张克永3d预测今天 | 最新3d预测专家预测 | 一代女王决杀两胆免费观看 | 小红孩3d独胆今天 | 3d专家今天预测一注 | 孟庆会老师3d分析预测 | 今晚3d推荐号 | 千禧试机号金码关注号对应码杀码 | 3d今晚专家推荐号 | 3d最准的预测专家 | 3d和值尾振幅走势图3d走势3d之家 | 3d预测最准确专家预测 | 3d今晚必出一注100%准确直选推荐 | 彩宝3d专业走势图 | 于海滨精准杀码图 | 福彩3D独胆实时走势 | 3d今天开机号试机号金码关注号 | 2012099期3d开奖结果 | 3d试机号后专家预测推荐汇总 | 了3d开奖结果 今天晚上 | 今天3d开机号 和试机号 查询结果 | 今日3d专家推荐号码 | 3d独胆双胆专家预测网 | 3d最精准的专家预测 | 3d今天专家预测推荐号码 | 3d专家最新最准专家预测 | 3d专家杀码| 3d必下双胆 | 于海滨点评加专家一语 | 3d最准专家预测号今晚3d试机号 | 解3d字谜太湖钓叟汇总 | 小红人的三天计划今天是什么 | 3d十大专家预测汇总 | 中国福彩3D独胆下一期预测最新 | 3d千禧开机号试机号关注金码对应码 | 陈华3d今晚就赌一个胆 | 今日3d马后炮解太湖字谜 | 3d预测专家推荐最准确 | 3d最新最准专家预测号码 | 3d今日推荐号 | 3d最新专家预测汇总 | 3d金码开机号和试机号 | 千禧3d试机号关注码金码今天的 | 3d推荐号 | 3d独胆必下一独胆准 | 3d今天推荐号码是多少 | 3d专家最新最准预测 | 3d预测专家推荐最准确 | 3d太湖专家预测今晚 | 3d2025322期太湖字谜 | 3d预测今晚最准专家预测号码 | 3d最近1000期走势图表综合版图片 | 3d绝杀二码今天最新更新内容 | 于海滨3d预测免费 | 神龙毒胆王今晚给胆 | 预测3d| 3d独胆双胆预测 | 十拿九稳预测分析 | 三d预测汇总 | 于海滨专家3d预测 | 3d最小差值振幅走势图 | 今天3d开机号和试机号对应码查询 | 3d千禧试机号关注号金码号开机号 | 最准3d预测专家推荐号 | 西施姐姐就赌一个独胆 | 3d专家预测号 | 三d独胆| 唐龙点评每日一胆龙 | 3d专家预测最准确最新汇总 | 沈宝桢个人简历 | 天齐网3d必中两胆今天 | 3d预测最准确的专家 | 专家3d专家推荐 | 3d藏机图正版图汇总 | 3d最新专家预测推荐 | 3d北斗专家北斗预测今天079期3d | 3d今天专家预测推荐号码 | 三码合一是什么意思? | 3d精准预测最准的专家 | 3d最近100期历史记录 | 3d藏机图正版藏机图 | 3d最新最准专家预测号码 | 3d千禧开号试机号关注金码对 | 3d预测专家精准推荐 | 3d今晚开出什么号码 | 今晚3d试机号开机号金码号 | 今天3d金码试机号对应码开机号 | 今晚牛彩网3d预测汇总 | 今天的3d太湖字谜 | 3d今日正版藏机图最新更新内容 | 3d双飞怎么买多少钱一注 | 3d预测汇总 | 今晚3d专家推荐号码是多少 | 3d白娘子跨度字谜汇总今天牛彩网 | 太湖马后炮3d钓叟字谜 | 廊坊鸿运3d推荐今天 | 3d今天专家预测号码最准确 | 3d彩宝贝字谜 | 3d字谜汇总大全总汇大全 | 今天3d千禧试机号关注号金码号 | 3d今晚预测最新最准确 | 3d预测最准的专家预测 | 3d和值尾振幅走势图专业版 | 十大专家3d预测汇总 | 太湖字谜太湖钓叟三字诀 | 3d结果开奖号码今晚 | 3d专家预测独胆最准确 | 3d专家预测号码推荐今天 | 3d天宇和值谜字谜 | 3d今天开机号和试机号322 | (暴富密码)绝杀两码预测 | 3d开机号试机号关注号金码对应码 | 3d预测专家推荐最准确 | 福彩3D独胆老师精准预测最新 | 3d村独胆双胆| 3d专家预测最准确最新汇总 | 3d预测专家推荐最准确 | 3d太湖专家预测今晚 | 杀码王杀码 | 今日詹天佑3d预测 | 3d今晚最准专家推荐号 | bbs,55125:cn彩吧论坛| 3d预测最准确专家预测牛彩网 | 3d玩彩老头预测今天号码 | 3d专家推荐最新预测 | 3d今天中了多少注直选 | 3d今晚专家预测推荐 | 3d独胆必下一个胆 | 3d十大专家精准预测汇总 | 3d双胆,独胆非常非常稳定 | 3d太湖字谜总汇大全 每天更新 | 3d专家预测推荐汇总 | 3d走势图专家推荐号码 | 3d专家今日推荐号码 | 3d走势图带连线图表牛彩网 | 3d今天最新最准专家预测最 | 3d八哥图库总汇d字谜图谜总汇大全 | 3D独胆实时分析 | 3d今天专家预测号码 | 3d专家今日推荐号码 | 3d今晚预测100% | 3d今天最准专家预测 | 一代女王p3杀两胆独胆 | 3d今天开机号试机号100期 | 3d专家独胆推荐 | 于海滨点评专家一注定胆保真版 | 詹天佑3d最新预测今天 | 3d预测一注精准 | 西施姐姐精心推算一独胆146 | 3d今天专家推荐号码推荐 | 3d太湖字谜图谜 | 3d今日正版藏机图最新更新内容 | 今晚于海滨海3d预测3d | 3d今天中了多少注直选 | 3d精选号码推荐今天最新 | 3d开心毒胆独胆王 | 3d预测最新最准专家 | 3d陈华今晚就赌一胆天齐网 | 3d于海滨上的今天杀码 | 3d今晚预测最新最准确号码牛彩网 | 于海滨3d预测号 | 3d今天的推荐号 | 三d历史走势图 | 3d专家预测号码推荐今天 | 3d开机号试机号30期列表走势图 | 福彩3D独胆下一期走势最新 | 三d独胆 | 3d太湖钓叟字谜三字诀乐彩论坛 | 排三王牌小哥独胆 | 3d专家预测于海滨 | 3d农村小伙子最新预测 | 3d专家预测最准确最新新闻 | 3d彩皇网| 于海滨海3d预测牛彩网 | 3d预测牛彩网 | 3d预测最准的专家预测 | 今日3d开奖号码是多少? | 三天计划3d独胆论坛 | 于海滨3d预测专家今天 | 3d推荐号今日预测 | 3d今晚开奖号码结果是多少 | 于海滨3d最新预测 | 今晚的3d试机号是多少 | 今天3d开机号试机号金码 | 3d开机号和试机号200期列表 | 3d胆1拖9直选多少钱一注 | 今天的3d藏机图正版藏图 | 3d杀码专家杀码天齐网 | 小微3d预测牛彩网 | 3d今天的推荐号 | 中国福彩3D独胆最新走势 | 詹天佑推荐3d | 福彩3D独胆独家走势 | 3d和值牛彩网 | 3d七码复式最准专家 | 3d十大专家预测汇总 | 3d万能四码走势图表 | 3d预测最准最新准专家预测 | 3d丹东太湖字谜今天的 | 今日詹天佑3d预测分析 | 詹天佑3d推荐 | 3d预测最准确专家 | 中国福彩3D独胆实时推荐 | 3d直选一注50倍单挑 | 三地千禧开机号试机号金码关注 | 3d今晚预测最新最准确号码牛彩网 | 3d专家推荐号最准确的推号 | 3d单选一注能中多少钱 | 3d今天的推荐号 | 于海滨一语定胆专家点评 | 牛彩网3d预测汇总大全手机版下载 | 3d今晚字谜太湖字谜是什么 | 3d走势图带连线图表牛彩网 | 3d晶晶必下一独胆今天 | 牛人高手【3d精选】 | 3d预测专家推荐号码推荐 | 3d今天专家推荐号码是多少 | 3d专家预测号 | 3d基本走势图表新浪网 | 3d专家预测号码手机牛彩网 | 3d专家推荐预测号 | 3d开机号试机号今天最新50期 | 3d杀码一定牛 | 福彩3D独胆老师精准预测 | 3d千禧金码试机号关注码 | 今日3d正版藏机图,藏机图汇总,天中网 | 3d专家预测最准今天 | 3d组三一注多少钱 | 3d和值尾振幅走势图彩宝贝 | 3d预测最准确的专家 | 于海滨今日3d预测 | 3d三胆推荐 | 排三今晚推荐号 | 3d今天专家推荐号码是多少 | 十拿九稳今天预测专家 | 3d今晚必中三个号码预测 | 3d今晚必下一个胆 | 3d专家预测最准确最新今天牛彩 | 3d断组今晚全部 | 今日精准预测推荐3d号码 | 3d直选走势图(专业版) | 今天专家推荐号码3d | 3d机选一注 | 今天3d推荐号码今晚预测 | 于海滨杀码图牛彩 | 3d绝杀一码绝杀 | 3d今天开机号和试机号码 | 3d今晚中奖号157 | 3d今晚专家预测推荐 | 七爷独胆今晚一个胆 | 3d近30期开机号试机号牛彩网 | 杀码王杀码 | 天齐网3d首页保真版3d预测 | 3d试机号开机号今天查询排五 | 福彩3D独胆下期推荐必中 | 毒胆牛人3天计划 | 3d双胆独胆非常非常稳定 | 彩界毒胆大师一枚毒胆 | 詹天佑3d今晚预测号码 | 3d开机号和试机号金码今天的 | 3d预测最准确的专家 | 3d每天一个独胆 | 3d于海滨上的今天预测 | 3d试机号后专家预测推荐汇总 | 今天3d推荐号码今晚预测 | 福家老三3d推荐号 | 李明启3d预测最新号码 | 3d独胆王精准100% | 3d十大专家汇总精选一注 | 排五预测专家预测 | 3d专家预测最准最新 | 3d一句定三码最准字谜 | 3d试机号后专家预测汇总 | 3d推荐号今晚专家预测 | 今晚3d专家预测精选一注 | 3d今天断组预测 | 3d最小值振幅走势图3d之家 | 天府袍哥3d预测 | 3d试机号后专家预测汇总手机网 | 3d的最新走势图表 | 3d十大专家预测汇总 | 今于海滨3d预测今天单线联系 | 今晚3d预测推荐一注 | 3d必中永久直选500注大底 | 3d专家预测号码推荐今天 | 中国福彩3D独胆明日推荐最新 | 3D独胆独家杀号 | 3d近500期试机号和开奖号码 | 3d预测最准的专家预测 | 3d杀码高手 | 今天3d金码试机号对应码开机号 | 3d下期预测最准一注 | 3d双胆独胆非常非常 | 3d牛彩网试机号后专家预测汇总 | 3d专家预测最准确最新今天牛彩 | 3d今晚最准专家推荐号 | 今晚3d专家预测精选一注 | 千禧3d关注码 | 3d今天专家预测最准确 | 3d直选综合走势图表 | 中国福彩3D独胆当天精准预测最新 | 3d今日开机号和试机号及关注码 | 孟老师专家预测3d | 最精准杀码王 | 于海滨海3d专家预测今晚一注 | 3D独胆老师预测 | 3d今日热销号 | 3d专家预测最准确 | 3d开机号和试机号金码关注对应码 | 太湖字谜钓叟3d字谜 | 3d绝杀二码今天最新更新内容 | 3d直选100%中奖绝技软件 | 3d专家今天预测汇总 | 3d图谜字谜总汇 | 3d今日专家推荐号 | 小红人的三天计划今天是什么 | 3d双胆神算今天最新 | 今天的3d开机号和试机号查询 | 小德3d今天双胆定位 | 3d专家预测最准确最新今天 | 铁人铁胆包星定位今天最新结果 | 3d预测今日最新推荐 | 中国福彩3D独胆独家必中 | 3d开机号和试机号9.30分 | 明天太湖3d三字诀 | 3d廊坊鸿运精选号码推荐 | 今日3d直选一注 | 三d预测专家预测今天最新 3d专家预测最准最新今天 | 3d今天推荐号码是多少 | 3d今晚预测直选一注3d一注预测 | 3d五码复式 | 牛彩网3d预测汇总大全 | 于海滨点评专家一语保真 | 3d直选一注50倍单挑 | 3d试机号开机号今天查询排五 | 3d预测最准确专家预测 | 3d字谜太湖最新 | 3d十大专家汇总精选一注 | 3d今晚专家推荐预测重点号码 | 十拿九稳十大专家预测汇总最新一期 | 3d跨度振幅走势图3d专家 | 中国福彩3D独胆明日推荐最新 | 3d跨度遗漏值振幅走势图彩经网 | 浙江风采3d走势图表 | 55125预测汇总3d| 3预测,3d专家预测,最准确今天彩网 | 3d专家预测最准确最新汇总对应码 | 3d免费预测| 今日3d字谜太湖钓叟字谜正版 | 预测3d | 3d试机号开机号今天最新 | 于海滨今日杀码图 | 3d跨度振幅走势图3d专家 | 3d试机号今晚牛彩网 | 3d今天专家预测最准确 | 今日3d直选一注 | 三七进二得三码猜一生肖 | 3d于海滨预测预测牛彩网 | 今晚最准的一注3d | 今日3d预测专家推荐 | 太湖钓叟三字诀字谜解释总汇 | 3d今晚开奖结果走势图 | 于海滨3d预测今天 | 3d今晚上专家推荐号 | bbs,55125:cn彩吧论坛 | 3d预测今晚最准专家预测号码 | 3d百位十位个位走势图 | 毒胆| 3d胆1拖9直选多少钱一注 | 3D独胆本期预测最新 | 3d最精准专家预测汇总今天 | 3d免费预测 | 福家老三3d推荐号 | 太湖三字诀字谜三 | 3d最准专家预测方法 | 3d专家预测号 | 3d专家预测汇总 | 3d千禧试机号关注号金码号开机号 | 于海滨精准杀码图 | 龙头凤尾今日预测 | 3D独胆独家推荐最新 | 三天计划3d独胆必出论坛 | 唐龙预测一胆今天 | 福彩3D独胆最新推荐最新 | 3d预测推荐汇总牛彩网采摘收集 | 廊坊鸿运3d推荐今天 | 3d今日热销号 | 3d直选形态走势图彩宝网 | 3d预测专家汇总预测 | 3d跨度振幅3d之家走势图 | 3d三天计划独胆王 | 3d今天开机号和试机号码 | 铁人铁胆定位包是预测 | 天齐网3d杀码大全 | 3d今晚专家预测最准确一注 | 福彩3D独胆下期最新分析 | 中国福彩3D独胆最新必中最新 | 3d今晚上专家推荐号 | 3d今晚专家推荐预测重点号码 | 3d双胆神算今天必下 | 于海滨今天杀码3d | 3d今晚专家预测推荐 | 正版真精华布衣天下今天推荐号码 | 唐龙点评3d预测今天 | 3d彩吧预测,预测 | 于海滨海3d预测牛彩网 | 毒胆牛人三天计划必出 | 3d预测最准最新准专家预测 | 3d预测专家最准最新 | 3d带连线走势图(专业版) | 3d专家预测推荐号码 | 3d今天专家预测推荐号码 | 三d胆| 3d推荐号3d推荐号码 | 3d十大专家精准预测 | 3d双胆独胆非常非常 | 中国福彩3D独胆最新必中 | 三d预测牛彩网汇总 | 3d彩报图今天图库彩吧 | 钱王点评+钱王老头预测 | 3d预测号专家预测 | 3d六码组三多少钱一注 | 3d试机号近30期牛彩网 | 3d的最新走势图表 | 3d今晚预测| 3d试机号今天开机号查询 | 3d太湖历史字谜 | 3d预测最准专家预测号 | 3d百十差振幅走势图 | 于海滨彩吧图库 | 3d今日正版藏机图最新更新内容 | 唐龙点评3d预测今天 | 3d双胆独胆 | 于海滨海3d预测保真 | 3d 图谜字谜总汇 | 解3d太湖钓叟字谜汇总 | 今晚3d独胆王| 3d杀码专家杀码 | 今于海滨3d预测今天牛彩网 | 万能6码走势图 | 3d独胆双胆| 3d八哥图库总汇d字谜图谜总汇大全 | 3d跨度走势图图表 | 3d今天专家预测号码最准确 | 家彩专门提供3d试机号开机号 | 专家预测3d号码准确 | 小红人的三天计划最新版 | 今天3d专家推荐重点号 | 今日3d十大专家双胆总汇 | 3d专家预测最准确今天南方双彩网 | 3d正版藏机图天齐网汇总 | 3d今晚专家预测推荐 | 3d最新专家预测推荐 | 3d 今日太湖字谜 | 3d北盟天机图藏机图 | 三d试机号后专家预测汇总 于海滨专家3d今天预测 | 3d开机号试机号今天开奖号 | 千禧3d试机号金码关注码码关注码双彩论六个 | 排三平均值振幅走势图3d之家 | 十拿九稳的最新预测 | 杀码大全汇总 | 3d下期预测最精准的一注号码 | 3d预测最准确的专家 | 千禧3d试机号关注码金码列表 | 3d杀码图汇总牛彩网 | 今晚3d专家预测精选一注 | 今晚3d开奖号码多少 | 三d独胆| 3d预测最准确的专家预测软件 | 千禧三地试机号对应码金码 | 3d十大专家预测汇总 | 3d推荐号今晚专家预测最准确 | 3d今晚字谜太湖字谜是什么 | 3d预测专家最准确 | 3d今晚专家预测最准确一注 | 3d专家预测最准确最新推荐号码 | 中国福彩3D独胆下一期预测最新 | 成功路上3d双胆独胆 | 3d太湖老情人字谜图谜 | 中国杀码王 | 十拿九稳预测专家分析 | 最准3d预测专家推荐号 | 3d直选三注 | 3d跨度金木水火土五行走势图 | 3d独胆二天计划 | 3d专家预测推荐号码最准最新 | 小薇3d预测 | 3d今晚预测最新最准确号码牛彩网 | 于海滨3d预测免费每日精选 | 3d单选一注能中多少钱 | 3d杀码专家杀码最精准 | 3d专家推荐号最准确的推号 | 3d于海滨预测预测牛彩网 | 3d老虎独胆 | 3d最新准专家预测 | 3d今天出的什么号 | 3D独胆今晚命中率最新 | 3d预测最准专家预测牛彩网 | 3d预测最准确专家预测牛彩网 | 3d试机号后专家预测推荐汇总 | 3d千禧试机号金码关注码对应码 | 三d预测最准十专家预测今晚 | 3d今晚最准专家预测号码145 | 中国福彩3D独胆内部杀号 | 今日3d推荐号码号 | 独胆三天计划 | 3d太湖字太湖字谜 | 3d预测号码最准最新准专家预测号 | 3d字字谜图谜总汇 | 最新3d预测专家预测 | 3d一定牛专家预测推荐 | 3d预测今晚最准专家预测号码 | 今日3d预测号码推荐 | 3d试机号后专家推荐汇总 | 3d六码复式多少钱一注 | 3d今晚预测最准确一注 | 今晚三d推荐什么号码 | 3d字太湖字谜| 3d大富好预测汇总 | 詹天佑今天3d推荐 | 一定牛3d一注号推荐3d预测今天 | 3d今天最新最准专家预测最 | 3d最精准专家预测汇总今天 | 3d爱心角落试后一注 | 3d最准专家预测号今晚3d试机号 | 3d太湖字谜大全 太湖钓叟 | 3d预测专家推荐 | 十拿九稳今天预测专家 | 大老人3d预测牛彩网推荐 | 3d今晚最准最新专家推荐号 | 3d预测专家推荐最准确 | 3d专家预测号码最准确 | 于海滨3d预测牛彩网 | 3d太湖钓叟字谜三字诀了3d开奖 | 西施姐姐就赌一个独胆 | 3d和值012走势图带连线图 | 今天3d字谜解太湖字谜 | 3d预测专家推荐号码 | 今晚3d专家预测精选一注 | 3d今晚上必出号推荐组 | 今天3d太湖字谜三字诀 | 3d和值尾金木水火土走势图 | 3d试机号今天晚上金码92期 | 太湖3d字谜今天的 | 3d直选一注必中 | 3d今晚预测| 3d藏机诗藏机图天中图库 | 3d开机号码试机号牛彩网 | 3d今晚专家预测推荐 | 3d和值尾振幅走势图彩宝贝 | 3d今晚开奖号码结果是多少 | 3d最准确最新专家预测 | 詹天佑3d最新消息今天 | 排五奖号 | 三d预测专家最新推荐 | 3d今晚上专家推荐号 | 3d今天专家推荐号码推荐 | 福利3d开奖号码 | 3d下期预测最精准的一注号码 | 3d独胆专家推荐独胆 | 3d十大专家汇总精选一注 | 3d专家预测最准牛彩网 | 3d预测今晚最准专家预测号码 | 3d千禧试机号关注号金码号开机号 | 今晚3d开奖号试机号 | 3d预测今日最新推荐 | 齐彩网3d专家预测 | 今天3d开机号和试机号多少? | 3d今天开机号和试机号是多少 | 3d跨度公式98准确率 | 3d今日预测最准专家预测 | 今日3d专家预测号码推荐 | 3d恋预测今晚预测是哪里出的 | 3d和值跨度走势图带连线 | 3d走势图基本走势图表 | 3d和值基本走势图新浪网 | 财神爷独胆三天计划,就这么牛 | 3d今晚惊天一注预测 | 3d太湖钓叟三字诀字谜汇总 | 3d千禧金码试机号关注码开奖号 | 今日3d太湖字谜每天更新 | 3d字太湖叟字谜 | 今晚3d开奖号试机号 | 沈宝桢个人简历 | 牛彩网杀码图汇总 | 3d开奖号码走势图表 | 3d徐文轩今晚推荐号码 | 今晚3d专家预测最准确 | 3d最准的独胆毒胆独胆 | 福彩3D独胆独家预测最新 | 3d专家预测最准最新今天 | 中国福彩3D独胆最新必中 | 小林3d预测 | 福彩3D独胆团队必中 | 3d詹天佑最新预测今天 | 3d推荐号今晚专家预测 | 3d字太湖叟字谜 | 3d开机号和试机号200期列表 | 3d十个位差值振幅走势图3d之家 | 3d今日号码推荐 | 3d字谜图谜总汇全图汇总 | 3d中间号走势图振幅走势图 | 3d十大专家推荐号码汇总 | 今晚3d直选一注 | 3d独胆王定位独胆定位 | 3d杀码公式最新 | 3d专家预测号码手机牛彩网 | 3d于海滨一语定胆今天 | 于海滨3d预测牛彩网 | 3d今天开机号和试机号码300 | 3D独胆独家推荐最新 | 3d今晚预测直选一注3d一注预测 | 今于海滨3d预测今天单线联系 | 3d和值牛彩网 | 三d推荐号专家预测今天 | 福彩3D独胆团队必中 | 3d六码复式多少钱一注 | 排三专家推荐与预测今天 | 福彩3D独胆老师杀号最新 | 3d跨度5有多少注 | 3d预测最准确的专家预测软件 | 3d之家预测专家预测 | 钱王老头点评牛彩网 | 千禧p3试机号关注号金胆对应号 | 今日3d太湖字谜三字诀试机号 | 十拿九稳的最新预测 | 3d专家预测最准确今天上一期 | 今天3d专家预测汇总 | 3d专家预测汇总牛彩网 | 今晚3d预测推荐一注 | 近1000期3d开奖结果 | 3d各类和值最新谜字谜今天 | 排三杀码专家 | 3d预测最新最准专家推荐号码 | 3d今晚最准专家预测号码145 | 3d今晚和值推荐 | 今晚3d推荐号码 | 唐龙一胆| 3d预测最准确的专家 | 唐龙一胆今天最新 | 牛彩网近30期3d开机号试机号 | 3d今晚预测最准确一注今天 | 3d带专业连线走势图 | 3d预测专家推荐最准确 | 今日精准预测推荐3d号码 | 3d每天都有开奖吗 | 今晚3d推荐号码是多少 | 3d藏机图正版藏机图汇总今天最新 | 于海滨海3d专家杀码 | 3d今天专家预测推荐号码 | 中国福彩3D独胆独家必中最新 | 十拿九稳今天预测专家 | 于海滨3d今晚预测号码 | 3d彩宝贝试机号今天最新 | 太湖谜3d太湖钓叟字谜 | 今天彩报中心 3d图库 | 3d试机号今天开机号查询 | 3d精准预测推荐 | 宇海宾杀码图 | 3d预测最准确专家预测 | 十拿九稳专家最新预测 | 3d今天开机号和试机号码牛彩网 | 今日3d开奖号今晚 | 3d今晚最准专家预测号码 | 3d谜语今天字谜今天的3d字谜是什么? | 3d和值最近(500)期走势图 | 今晚3d专家推荐 | 3d胆王双胆独胆 | 牛彩网3d预测分析汇总大全 | 3d胆1拖9直选多少钱一注 | 3d预测最准的专家预测 | 3d今晚最稳| 3d最精准的专家预测 | 3d预测专家最准最新 | 3d今晚预测最准确一注今天 | 3d直选三注 | 今晚3d推荐号码是多少 | 彩坛老顽童3d独胆 | 3d今天的推荐号 | 3d今天开机号和试机号码727 | 3d天宇和值谜字谜 | 唐龙3d预测今日出号点评 | 今晚3d结果| 3d预测专家最准确 | 3d今日推荐号 | 3d专家预测最准确最新新闻 | 3d预测专家准确推荐 | 3d推荐号码今晚预测 | 3d近30期开机号试机号开奖号查询 | 3d预测号码最准确专家预测 | 3d彩吧图库红五3d图库 | 家彩专门提供3d试机号开机号 | 3d最小值振幅走势图3之家 | 3d今晚精选一注 | 牛彩网近30期3d开机号试机号 | 3d一语定胆字谜今天 | 3d最准预测号 | 3d千禧试机号关注号金码号开机号 | 3d推荐号今晚专家预测 | 齐彩网3d专家预测 | 3d一语定胆字谜今天 | 今日3d大老人预测号 | 3d独胆预测 | 3d谜语今天字谜今天的3d字谜是什么? | 3d十大专家双胆预测汇总 | 今日3d专家预测总汇 | 3d下期预测最精准的一注号码 | 3d杀码条件今天最准 | 千禧试机号金码关注码的历史记录 | 3d今天的试机号开机号 | 3d预测一注号推荐 | 3d最准专家预测号今晚3d试机号 | 3d专家预测最准双胆 | 3d最准确预测100%一注 | 今天3d开机号和试机号码结果查询 | 今于海滨3d杀码 | 3d最新专家预测精选一注 | 3d彩吧图库红五3d图库 | 福彩3D独胆最新必中 | 3d北斗专家北斗预测今天079期3d | 3d今晚精彩预测 | 3d预测今晚最准专家预测号码 | 3d今晚专家推荐 | 于海滨彩吧图库 | 3d预测号码最准确专家预测 | 试机号千禧关注金码 | 3d预测最准最新准专家预测号码 | 3d于海滨专家预测 | 3d专家预测最准最新今天 | 3d试机号后专家预测汇总手机网 | 3d预测专家最准确的专家预测今晚 | 天才三天独胆计划 | 3d牛彩网100期开机号和试机号 | 3d试机号后专家预测汇总 | 3d预测一注号推荐今晚 | 于海滨一语定胆保真 | 3d试机号后专家推荐汇总 | 3d最准专家预测号今晚3d试机号 | 3d跨度振幅走势图3d专家 | 3d北斗专家北斗预测今天079期3d | 3d专家预测推荐号码 | 太湖3d字谜今天的 | 3d太湖钓叟三字诀字谜汇总 | 3d藏机图正版图汇总 | 于海滨今天预测 | 3d布衣独胆双胆必下一 | 3d预测专家最准确今天 | 3d最新专家预测推荐 | 3d定胆王独胆定位 | 骄子铁鹰解3d字谜今日 | 3d走势图(带连线版) 试机号 | 3d预测最准专家预测 | 3d独胆必下一独胆 | 3d今晚最新预测 | 今日精准预测推荐3d号码 | 今日精准预测推荐3d号码 | 今天3d专家解太湖字谜汇总 | 今天p3藏机图正版藏机图 | 3d于海滨上的今天预测 | 3d预测今日最新推荐 | 于海滨3d杀码图145 | 小林3d最新预测今天 | 于海滨专家3d今天预测 | 3d大老人预测 | 3d詹天佑最新预测今天 | 3d试机号今天开机号查询结果 | 3d今天开机号和试机号码 | 3d走势图带试机号彩宝网 | 3d彩界精英独胆双胆 | 于海滨点评加专家一语 | 3d精准定位专家预测 | 3d今晚专家预测推荐 | 3d太湖字谜总汇大全 每天更新 | 3d专家预测最准确最新今天牛彩 | 3d杀码图专区,杀码图 | 3d今晚专家预测最准确一注 | 3d太湖解字谜 | 福彩3D独胆本期推荐 | 3d百个差振幅走势图近100期 | 3d布衣独胆双胆必下一 | 3d十大专家预测汇总 | 一名将3d双胆预测 | 六鬼神算图3d谜图 | 3d直选一注必中 | 3d于海滨专家预测 | 今天3d专家推荐重点号码 | 3d预测专家最准确的专家预测今晚 | 中国福彩3D独胆今日精准预测 | 中国福彩3D独胆当天分析 | 3d开机号试机号30期列表走势图 | 3d今晚试机号开奖号 | 3d开机号和试机号码牛彩网 | 今天的3d太湖字谜 | 3d北斗专家北斗预测今天079期3d | 3d彩宝网开机号和试机号 | 3d彩报图今天的第五版 | 今日正版藏机图全部汇总239期 | 解3d字谜太湖钓叟汇总 | 于海滨3d专家预测今天 | 3d双胆独胆推荐 | 3d十大专家精准预测汇总 | 3d专家最精准的推荐 | 排三专家杀码 | 千禧今晚3d试机号关注码金码 | 陈华3d今晚赌独一胆天齐网 | 钱多多3d百位定独胆 | 3d今晚预测最准确一注今天 | 3d开机号和试机号9.30分 | 3d机选一注 | 3d百位遗漏振幅走势图南方双彩网 | 牛彩网3d预测汇总大全 | 3d预测最准专家预测牛彩网 | 3d直选一注必中 | 3d小龙一句定三码今日字谜天中图 | 3D独胆下期推荐分析最新 | 于海滨一语定胆《保真》 | 今于海滨3d杀码图24210 | 3d预测号码最准最新准专家预测号 | 3d专家预测汇总牛彩网 | 今天专家推荐号码3d | 3D独胆老师分析 | 3d推荐号今晚专家预测最准确 | 马后炮解3d太湖字谜总汇大全 | 千禧试机号金码关注 | 3d近200期试机号和开奖号码 | 詹天佑3d今天最新预测 | 3d今晚专家预测最准确一注 | 福彩3D独胆下一期推荐最新 | 3d独胆王正版 | 试机号千禧关注金码 | 排三今晚推荐号 | 周不出最新3d杀码 | 今晚三d推荐什么号码 | 3d今晚最准专家预测号码 | 3d开奖号码走势图表 | 3d最大值振幅走势图彩经 | 3d今晚专家预测最准确一注 | 今晚3d专家最精准的预测 | 3d专家解今日太湖字谜汇总 | 3d专家预测最准最新今天 | 3d预测最准专家预测 | 3d五码复式 | 3d最新专家预测汇总大全 | 3d近15期开奖号码结果 | 7号电池最建议买的三个型号 | 今天3d詹天佑预测分析 | 3d今晚最准最新专家推荐号 | 3d预测詹天佑最新 | 福家老三3d推荐号 | 钱多多3d百位定独胆 | 3d彩宝网开机号和试机号 | 3d和值尾振幅近100期走势图 | 3d今晚推荐号码最新 | 3d今晚专家预测最准确一注 | 至尊计划王三天计划独胆 | 3d独胆双胆专家预测网 | 3d最准预测专家汇总大全 | 于海滨今日杀码图最新 | 今晚3d的开奖号码 | 最新3d预测专家预测 | 无敌胆王独胆双胆 | 3d今晚上专家推荐号 | 3d直选一注今天 | 3d看胆精英独胆 | 3d条件预测专家专区 | 小龙一语定三胆3d今日字谜 | 3d十大专家杀一码汇总 | 3d最新专家预测推荐 | 3d预测专家| 3d开机号和试机号金码关注 | 3d开机号试机号近100期开奖号码 | 3d藏机图正版藏机图诗汇总 | 3d最近基本走势图 | 3d今晚最准专家推荐号码 | 3d中奖情况 | 3d之家,专家预测预测 | 于海滨预测3d号 | 3d于海滨杀码图 | 3d条件预测专区牛彩网 | 3d免费预测汇总牛彩网 | 今天最准3d预测号 | 3d走势图专家推荐号码 | 今晚3d直选一注 | 今天3d专家预测汇总 | 3d预测专家最准确的专家预测今晚 | 于海滨海3d预测牛彩网 | 今天最准3d预测号 | 3d预测最准确专家预测 | 今天3d金码试机号对应码开机号 | 3d詹天佑点评 | 3d今日号码推荐 | 中国福彩3D独胆老师分析最新 | 3d直选走势图(专业版) | 3d预测最准确最新 | 3d最近1000期走势图表综合版图片 | 至尊计划王三天计划独胆 | 于海滨杀码图天齐网 | 3d藏机图正版藏图汇总大全 | 今天3d专家推荐号 | 3d杀码十大专家天齐网 | 3d静态版预测静态版 | 今晚3d预测最准一注 | 3d今天专家预测推荐号码 | 钱王点评+钱王老头预测 | 3d今天专家推荐号码推荐 | 3D独胆实时必中最新 | 天才三天独胆计划 | 3d字谜太湖解 | 3d今天专家推荐号码推荐 | 于海滨点评专家一注定胆保真版162期 | 3d选胆图近100期 | 牛人独胆二天计划 | 今天晚上3d开奖结果 | 3D独胆大神命中率最新 | 3d天齐网最准预测 | 独胆真人就打独胆今天 | 千禧3d试机号金码关注码今天 | 3d今天最新最准专家预测最 | 3d最新基本走势图表 | 3d今晚最精准一注一注 | 3d今天专家推荐号码 | 3d陈华今晚就赌一胆天齐网 | 福彩3D独胆最新走势最新 | 3d下期预测最精准的一注号码 | 3d最新专家预测汇总 | 万能四码使用技巧 | 今天3d的开机号和试机号是多少号 | 3d今日预测推荐号 | 于海滨最新3d预测推荐今天 | 今晚3d专家推荐号 | 3d千禧试机号关注码金码今天晚 | 3d上下五千年专家预测 | 3d太湖钓叟字谜三字诀汇总 | 3d和值基本走势图新浪网 | 3d牛彩图谜字谜总汇九 | 十拿九稳预测专家分析 | 今晚最准一注3d | 3d今晚推荐号 | 3d千禧试机号关注码金码今天晚 | 玩彩独胆王三天计划 | 3d最新最准预测号码今天 | 3d专家预测最新最准推荐 | 福彩3D独胆高手分析 | 3d十大专家精准预测汇总 | 3d彩宝网开机号和试机号 | 福彩3D独胆今日走势最新 | 今晚上必中一注 | 3d专家今天预测汇总 | 今晚3d推荐号| 3d今天中了多少注直选 | 周不出最新3d杀码 | 3d晶晶必下一独胆今天 | 3d专家詹詹天佑最新推荐 | 真实的谎言3d字谜追加和值谜 | 今于海滨3d预测今天单线联系 | 3d和尾振幅走势图3d专家 | 于海滨今日预测号 | 3d各类和值最新谜字谜今天 | 3d单选一注能中多少钱 | 3d今晚试机号牛彩网 | 3d怎么守号不亏 | 3d推荐最新最准专家预测 | 两天双胆计划王 | 千禧3d试机号金码关注码牛彩网 | 唐龙一胆今天最新 | 《金银胆神》金胆银胆3d最新一期开奖 | 今日3d字谜一句定三码和值谜定1 | 3D独胆团队命中率最新 | 3d今天专家推荐号码推荐 | 钱王点评 | 3d至尊计划独胆 | 3d手机预测牛彩网 | 3d今天专家预测最新最准 | 3d最准确预测专家 | 3d预测专家推荐最准确 | 今晚3d开奖直选结果 | 专家预测3d号码准确 | 3d陈华今晚就赌一胆今天最新消息 | 3d下期预测最精准的一注号码 | 于海滨最新3d预测今天 | 3d开机号和试机号码牛彩网 | 3d太湖字谜每天更新 | 于海滨海3d专家预测 | 3d孙大财就赌一个胆 | 3d开机号与试机号金码 | 3d字谜财神一语定一注 | 于海滨最新预测今天 | 3d北斗专家北斗预测今天079期3d | 3d马前屁解太湖字谜 | 3d试机号开机号近50期 | 3d独胆双胆 | 3d怎么守号不亏 | 3d今晚一注 | 3d今日太湖字谜图 | 3d下期预测最精准的一注号码 | 明天的3d太湖字谜 | 今日3d太湖字谜三字诀排三开奖结果 | 3d下期预测最精准的一注号码 | 3d千禧金码试机号关注码开奖号 | 3d最新最准预测号码今天 | 千禧3d试机号关注码金码列表 | 3d推荐最新最准专家预测 | 3d开机号试机号今天最新50期 | 3d今晚专家推荐 | 3d开机号今天试机号查询 | 3d打一个独胆中了多少钱 | 3d藏机图天齐正版藏机图 | 3d开机试机号金码号关注号 | 3d最准预测专家推荐 | 3d谜语字谜太湖天齐网 | 3d最精准的专家预测 | 3d顶级胆神双胆 | 3d千禧金码试机号关注码开奖号 | 3d预测今晚最准专家预测号码 | 3d今晚专家预测最准确一注 | 中国福彩3D独胆专家推荐最新 | 3d专家预测最准确最新汇总 | 唐龙一语定胆3d今天 | 3d预测总汇手机牛彩网 | 3d预测专家最准确 | 3d专家最新最准预测 | 3D独胆明日精准预测 | 最精准杀码王 | 于海滨3d预测天齐网 | 3d开奖号走势图表 | 3d徐文轩今晚推荐号码 | 3d预测最准专家预测号 | 今于海滨杀一码 | 福家老三3d推荐号 | 3d试机号和开机号牛彩网 | 3d专家今天预测一注 | 今天3d专家预测号码 推荐 | 詹天佑3d最新消息今天 | 3d试机号后专家预测汇总 | 3d今天专家推荐号码推荐 | 3d今日专家推荐号 | 中国福彩3D独胆最新推荐最新 | 3d专家预测最准最新今天 | 3d今天专家预测推荐号码 | 铁人真胆一句定三码3d字谜彩搜网 | 3d独胆王今天 | 小龙一语定三胆3d今日字谜 | 3d三胆| 3d试机号后专家预测推荐汇总 | 3d一语定胆字谜今天 | 唐龙每日一胆天齐网 | 3d独胆双胆| 3d预测号码最准确专家预测 | 3d最近1000期走势图表综合版图片 | 3d推荐号3d推荐号码 | 3d独胆王精准100% | 3d独胆双胆专家预测网 | 今天的3d开机号和试机号查询 | 毒胆牛人三天计划必出 | 今晚3d的试机号是 | 于海滨最新3d预测今天 | 太湖三字谜太湖3d钓叟 | 3d一定牛专家预测推荐 | 今日3d一注推荐 | 福彩3D独胆老师走势最新 | 于海滨点评专家一注定胆保真版 | 3d专家今天预测汇总 | 3d专家解太湖字谜汇总 | 3d太湖字谜大全 太湖钓叟 | 牛彩网3d预测汇总 | 3d今晚开奖号结果 | 3d直选走势图(专业版) | 福彩3D独胆专家杀号 | 今晚3d预测最准一注 | 3D独胆实时推荐最新 | 3d单个冷号最大遗漏 | 3d的预测号 | 3d走势图带试机号彩宝网 | 3d推荐号今晚专家预测最准确 | 3d万能大底共250注直选 | 3d走势图基本走势 | 3d独胆双胆专家预测网 | 千禧3d试机号金码关注码对应码 | 3d今日预测最准专家预测 | 马后炮解今日太湖字谜三字诀 | 3d直选一注必中 | 3d专家预测于海滨 | 3d最新专家预测汇总大全 | 3d牛哄哄解太湖字谜今天 | 3d专家预测推荐 | 小红人的三天计划今天是什么 | 3d百十个位杀码家彩网 | 3d最新专家预测精选一注 | 3d公式计算方法 | 3d最准一个独胆方法 | 3d藏机图正版藏机图太湖字谜 | 今晚上3d开奖号码 | 下一期专家预测号码 | 3d十大专家精准预测 | 3d试机号开机号今天晚上金码号 | 3d金码开机号和试机号 | 3d晚间字谜总汇大全 | 今晚钱王点评推荐号 | 中国福彩3D独胆实时推荐 | 3d今天开机号和试机号码300 | 今天3d开机号和试机号全部 | 今晚3d专家预测汇总 | 7号电池最建议买的三个型号 | 3d牛彩网试机号后专家预测汇总 | 3d试机号后专家预测 | 3d专家预测最准确最新今天 | 3d开机号试机号码牛彩网 | 3d专家预测独胆最准确 | 3d推荐最新最准专家预测 | 3d单双走势图表 | 3d开机号和试机号近100期列表 | 陈华今晚就赌一个胆预测 | 3d经典小胆王 | 3d最准确预测专家 | 3d走势图专业版(带连线) | 3d今晚出啥号 | 今天专家推荐号码3d | 3d今晚和值推荐 | 詹天佑3d今天最新预测 | 3d最准预测专家推荐 | 于海滨3d预测号 | 3d北斗专家北斗预测今天079期3d | 3d跨度振幅走势图3d专家 | 3d今天最新最准专家预测最 | 今晚3d预测专家预测号 | 成功路上3d双胆独胆 | 3D独胆大神杀号最新 | 《天才计划》三天计划独胆3d | 3d独胆双胆专家预测网 | 3d预测专家最准确的专家预测今晚 | 3d开机号试机号今天开奖号 | 3d今晚预测准确的专家预测 | 詹天佑3d今晚预测号码 | 3d独胆专家预测 | 3d十位走势图振幅 | 3d和值尾振幅走势图近50期 | 排五专家预测精准 | 3d双胆独胆推荐 | 3d今晚上开奖号码 | 3d和值走势图(带连线图) | 3d今天专家推荐号码推荐 | 今于海滨3d预测今天 | 最准3d预测专家推荐号 | 今晚3d预测总汇 | 3d今晚最准专家预测号码 | 3d预测推荐汇总牛彩网采摘收集 | 3d静态版预测静态版 | 十拿九稳今天预测专家 | 牛人独胆二天计划 | 今晚3d专家最精准的预测 | 排3太湖钓叟字谜三字诀 | 詹天佑3d今晚预测号码 | 于海滨海3d专家预测今晚一注 | 中国福彩3D独胆当天精准预测最新 | 三d预测专家最新推荐 | 排三王牌小哥独胆 | 于海滨今日杀码图最新 | 3d詹天佑 | 今晚3d预测最准一注 | 3d最准预测专家推荐 | 排三王牌小哥独胆 | 今日3d字谜3d一句定三码诗天中图 | 今天3d开机号试机号牛彩网 | 3d预测最准确的专家 | 今日精准预测推荐3d号码 | 彩界毒胆大师一枚毒胆 | 3d中间值振幅走势图之家 | 3d今天开机号试机号牛彩网 | 3d预测詹天佑最新 | 3d推荐号今晚专家预测 | 今晚3d专家预测汇总 | 中国福彩3D独胆下期最新必中 | 今日3d开机号和试机号列表三十期 | 3d预测专家最准确的专家预测今晚 | 助赢计划软件官网版下载 | 3d今于海滨杀码图 | 3d开机号和试机号今天 今晚 | 3d今天专家推荐号码推荐 | 今日精准预测推荐3d号码 | 3d今晚专家推荐预测重点号码 | 3d乾坤独胆王独胆 | 中国福彩3D独胆团队命中率最新 | 于海滨点评专家一注定胆保真版 | 看彩大亨最新独胆预测 | 3d开机号和试机号今天 今晚 | 3d和尾振幅走势图3d专家 | 3d预测最准最新准专家预测号码 | 3d预测总汇手机牛彩网 | 3d试机号后专家推荐汇总 | 今日3d专家预测号最准确 | 于海滨一语点评今日 | 铁人铁胆定位包星 | 两天计划双胆王 | 三d走势图基本走势图彩宝网 | 于海滨最新3d预测今天 | 3d千禧试机号关注金码30期 | 千禧3d试机号关注码今天 | 于海滨3d预测今天 | 3d武当玉女掌门一句定三码字谜 | 3d试机号金码号是多少 | 解3d字谜太湖钓叟汇总 | 3d最准专家预测号今晚3d试机号 | 今日精准预测推荐3d号码 | 詹天佑3d预测今天推荐号码 | 3d专家最新最准专家预测汇总 | 今天龙头凤尾预测 | 于海滨最新3d预测推荐今天 | 福利3d开奖号码 | 今天3d开机号和试机号 | 福彩3D独胆最新必中最新 | 今天3d开机号 和试机号 查询结果 | 3d专家预测最准今天 | 福彩3D独胆下期最新推荐 | 千禧试机号金码关注 | 福彩3D独胆团队必中 | 3d免费预测| 3d牛彩网预测汇总 | 中国福彩3D独胆独家必中最新 | 3d专家预测号码手机牛彩网 | 3d今晚推荐号 | 马后炮解3d太湖钓叟字谜总汇大全 | 今晚上必中一注 | 3d詹天佑最新预测 | 3d今天专家推荐号码推荐 | 明天太湖3d三字诀 | 3d詹天佑最新预测今天 | 詹天佑最新预测3d | 千禧今晚3d试机号关注码金码对应 | 3d千禧试机号开机号金码 | 今天彩报中心 3d图库 | 牛彩3d专家预测 | 3d今晚专家预测推荐 | 于海滨点评专家一语定胆保真版 | 3d今晚出的什么号 | 今晚3d专家预测最准确 | 于海滨3d今晚预测号码 | 3d预测最准最新准专家预测号码 | 3d基本走势图综合 | 3d今晚专家推荐预测重点号码 | 3d藏机图正版藏机图汇总今天最新图片 | 今天3d开机号试机号码 | 3d和值谜汇总大全 | 3d同期历史对比 | 3d开机号,试机号,金码号,对应码100 | 3d今天专家预测号码 | 詹天佑3d预测今天推荐号码 | 3d于海滨上的今天预测 | 3d字谜历史记录 | 福彩3D独胆老师精准预测最新 | 3d北斗专家北斗预测今天079期3d | 3d专家预测最准确最新今晚预测 | 今晚3d开奖号试机号 | 3d专家杀码图 | 最准3d专家预测推荐 | 中国福彩3D独胆实时必中最新 | 3d近30期开机号试机号牛彩网 | 太湖3d字谜三字诀 | 今晚最准的一注3d | 3d北斗专家北斗预测今天079期3d | 今于海滨3d预测今天牛彩网 | 福彩3D独胆下一期走势最新 | 3d今晚专家预测最准确号码 | 于海滨最新3d预测今天 | 3d彩界元宝就看一个独胆 | 今天3d太湖钓叟三字诀字谜 | 3d预测一注号推荐 | 3d于海杀码图 | 3d今晚预测最新最准确号码牛彩网 | 太湖试机号后一句定三码3d字谜 | 最准杀码王p3 | 3d历史今天开奖结果 | 今晚三d推荐什么号码 | 3d詹天佑推荐号 | 3d开机号和试机号今天多少 | 福彩3D独胆下期推荐预测 | 3d北斗专家北斗预测今天079期3d | 3d今天开机号和试机号金码对应码 | 3d徐文轩今晚推荐号码 | 福彩3D独胆老师必中 | 今天3d开机号试机号牛彩列表 | 3d今晚上必出号推荐组 | 牛彩3d专家预测 | 3d北斗专家北斗预测今天079期3d | 3d独胆双胆独胆3d之村 | 3d詹天佑 | 太湖3d字谜今天的 | 3d专家预测最准确最新今晚预测号 | 3d预测专家最准最新 | 3d百十和值尾振幅走势图 | 中国福彩3D独胆大神命中率 | 于海滨专家3d预测 | 神仙姐姐今天最新杀码 | 3d专家推荐最精准的号码 | 2012099期3d开奖结果 | 3d推荐号今晚专家预测 | 牛彩3d专家预测 | 3d预测专家最准确的专家预测今晚 | 3d开机号和试机号正版彩吧 | 3d双胆下一 | 3d独胆是几 | 3d专家预测最准确最新汇总对应码 | 今天的3d开机号和试机号查询 | 3d铁人包星定胆天齐网 | 于海滨海3d预测保真 | 3d专家预测最准确最新今天牛彩 | 今天3d专家预测汇总 | 7号电池最建议买的三个型号 | 3d独胆王独胆预测 | 3d预测推荐汇总大全 | 3d今于海滨杀码图 | 3d专家今天预测汇总 | 苏会文3d预测今天推荐 | 唐龙点评每日一胆龙 | 3d最准确预测100%一注 | 3d一语定胆太湖字谜 | 今天龙头凤尾预测 | 3d预测号码最准确专家预测 | 于海滨预测3d号 | 3d开机号码近100期 | 福彩3D独胆下期分析 | 3d专家今日推荐号码 | 于海滨最新3d预测推荐今天 | 3d今晚最精准专家 | 3d最准专家预测号 | 今天3d专家预测号码 | 3d专家推荐今天 | 千禧3d今天的试机号 | 3d近15期开奖号码结果 | 3d今天开机号试机号牛彩网 | 三d五码复式打一注多少钱啊 | 3d字谜汇总大全总汇大全 | 布衣杀码图3d杀码 | 于海滨一语定胆天齐网 | 3d今天的推荐号 | 唐龙点评每日一胆龙 | 3d字谜总汇图 | 太湖字谜三字诀论坛 | 于海滨今日3d预测 | 3d绝杀二码今天最新更新内容 | 3d预测专家| 今日3d藏机图汇总 正版 新版 | 千禧3d开机号试机号金码 | 3d今晚预测开奖号码 | 3d和值012走势图带连线图 | 3d专家预测最准今天 | 3d预测专家最准最新 | 解3d字谜太湖钓叟汇总 | 3d推荐最新最准专家预测 | 牛彩预测汇总3d最新 | 精准3d独胆 | 3d太湖钓叟三字诀字谜汇总 | 3d下期专家预测 | 3d邻孤传复隔中走势图 | 今晚3d专家预测最准确 | 3d胆1拖9直选多少钱一注 | 福彩3D独胆下一期推荐最新 | 3d今晚推荐三注 | 今日3d预测号码推荐 | 中国福彩3D独胆明日推荐最新 | 3d直选综合走势图表图 | 3d专家预测最新 | 今天的3d开机号和试机号查询 | 3d预测是多少 | 天才三天独胆计划 | 中国福彩3D独胆内部杀号 | 于海滨3d专家预测 | 今于海滨3d预测今天单线联系 | 3d预测最准确的专家 | 唐龙预测一胆今天 | 3d预测最准最新准专家预测号码 | 专家预测3d号码准确 | 于海滨杀码图 | 3d和值尾振幅走势图彩宝贝 | 3d最准一注号码 | 3d预测专家最准最新 | 3d今晚精准推荐一注 | 张克永最新3d预测 | 3d独胆双胆 | 3d今天预测最准确专家 | 3d专家预测最准确最新推荐号码 | 詹天佑3d今晚预测号码 | 3d推荐最新最准专家预测 | 3d今天专家预测号码 | 今晚的3d| 3d于海滨上的今天预测保真 | 3d开机号和试机号今天多少 | 3d百十和尾振幅走势图走势 | 3d藏机图正版藏机图诗汇总 | 2025长期守号最佳5注推荐 | 3d农村小伙子最新预测 | 明天太湖3d三字诀 | 3d预测专家最准确的专家预测今晚 | 3d预测今晚最新最准确 | 3d预测专家最准确今天 | 排5预测,最准排五专家 | 3d专家最新最准预测 | 3d独胆双胆下一 | 专家预测3d号码准确 | 3d今晚最精准一注一注 | 3d专家今日推荐号码 | 小薇3d预测今天推荐 | 3d计算公式 | 孟庆会点评 专家一语定胆 稳准狠三天计划 | 3d百十和值尾振幅走势图 | 中国福彩3D独胆独家杀号 | 毒胆牛人三天计划必出 | 3d专家预测推荐汇总 | 千禧3d今天的试机号 | 于海滨专家一语定胆十每日 | 3d今晚预测直选四注 | 3d预测牛彩网预测汇总 | 3d走势图带连线图表 | 3d预测号最新最准牛彩网 | 3d布衣独胆王正版今天 | 3d十大专家推荐号码汇总 | 3d带专业连线走势图 | 3d试机号金码号是多少 | 3d试机号牛彩网近三十期 | 3D独胆明日推荐最新 | 3d开机号和试机号今天金码关注号 | 3d专家预测最准今天 | 3d今天预测号| 千禧3d试机号金码关注码杀码今天3d | 3d北斗专家北斗预测今天079期3d | 3d今晚专家推荐预测重点号码 | 3d今晚和值字谜 | 3d今天开机号和试机号码200 | 中国福彩3D独胆下期最新必中 | 3d直选开奖结果 | 3d专家预测更准确今天 | 3d今晚专家推荐号 | 3d专家预测汇总牛彩网收集汇总 | 小德3d今天双胆定位 | 三d预测专家最新推荐 | 3d千禧试机号金码关注码对应码 | 今晚3d推荐号| 解3d字谜太湖钓叟汇总 | 3d专家最准确预测 | 《中国杀码王》3d | 詹天佑3d预测今天推荐号码 | 中国福彩3D独胆当天预测最新 | 今晚3d开机号和试机号是多少 | 3d推荐号今晚专家预测 | 3d今晚上必出号推荐组 | 3d预测总汇 | 3d专家预测最准确最新今天牛彩 | 今于海滨3d杀码图 | 排3藏机图正版藏机图今天 3d八哥图库总汇d字谜图谜总汇大全 | 3d今晚上开奖号码 | 3d今天专家推荐 | 3d直选三注 | 3d预测最准专家预测牛彩网 | 3d今于海滨杀码图 | 3d试机号后专家预测汇总 | 3d村独胆双胆 | 千禧之年3d开机号试机号金码关注 | 今晚牛彩网3d预测汇总 | 3d开奖号今天结果 今晚 | 福彩3D独胆高手分析 | 3d牛彩网和值走势图 | 今天的太湖3d字谜 | 3D独胆下期推荐走势最新 | 3d今晚预测100% | 牛彩网近30期3d开机号试机号 | 3d陈华今晚就赌一胆今天最新消息 | 今晚3d专家推荐号码是多少 | 3d今晚开奖结果走势图 | 中国福彩3D独胆今日走势最新 | 3d预测最准的专家 | 张克永专家3d预测 | 今日焰舞3d焰舞字谜汇总大全 | 3d下期预测最精准的一注号码 | 今天3d专家预测汇总 | 3d太湖字谜三字诀 | 下一期专家准确预测 | 3d带连线专业版走势图表 | 3d北斗专家北斗预测今天079期3d | 3d带专业连线走势图 | 牛彩网3d预测汇总 | 3D独胆下期最新精准预测 | 3d推荐号码今晚预测 | 今晚3d开机号试机号金码 | 3d近30期试机号和开奖结果 | 3d预测最准专家预测号 | 3d上下五千年专家预测 | 3d专家预测推荐汇总 | 3d专家预测独胆最准确 | 3d于海滨杀码图 | 3d直选一注今天 | 今天太湖字谜三字诀是什么 | 3d精准预测最准的专家 | 十拿九稳预测分析 | 3d正版藏机图天齐网汇总 | 3d千禧开机号和100期试机号 | 于海滨杀码图牛彩 | 3d开机号和试机号金码关注 | 3d最准确的专家预测 | 3d专家预测最新推荐 | 于海滨专家预测3d | 3d最大值振幅走势图彩经 | 排五开机号试机号今天查询 | 故事小王p3双胆必下 | 3d今晚专家预测推荐号 | 3D独胆老师分析 | 3d专家预测号码推荐今天 | 3d最新专家预测汇总大全 | 3d预测专家推荐号码 | 今于海滨3d预测今天牛彩网 | p3千禧试机号关注金码 | 3d楚人今晚预测今天 | 3d十大专家双胆预测汇总 | 福彩3D独胆下期最新分析 | 中国福彩3D独胆最新必中最新 | 3d字谜总汇今日3d字谜总汇牛彩网 | 3d最准一注(单挑王) | 3d预测最准最新准专家预测 | 今天的3d推荐号码是多少 | 今天3d试机号和开机号 | 今日3d开机号和试机号列表三十期 | 3d316期太湖字谜 | 3d上下五千年专家预测 | 3d十大专家汇总精选一注 | 3d今天开机号和试机号牛彩网 | 神仙姐姐杀码今天 | 3d预测专家推荐 | 千禧3d开机号试机号金码 | 准香港3d漫画资料 | 解3d字谜太湖钓叟汇总 | 今晚3d开奖号试机号 | 3d今晚专家看独胆 | 中国福彩3D独胆团队命中率最新 | 今晚3d太湖字谜 | 福彩3D独胆大神精准预测 | 今日3d专家预测号码推荐 | 三天计划3d独胆必出论坛 | 3d单双走势图表(专业版) | 试机号开机号金码关注号对应码3d | 3d开机号码试机号牛彩网 | 3d今天开机号试机号金码关注号 | 3d谜语太湖钓叟3d谜语今天 | 今晚3d专家推荐 | 今晚3d专家预测汇总 | 今天3d的开机号和试机号是多少号 | 3d白娘子跨度字谜汇总今天牛彩网 | 3d字谜太湖最新 | 中国福彩3D独胆下期分析最新 | 3d两胆精准预测 | 3d今天专家推荐号码 | 3d于海滨上的今天预测保真 | 3d十大专家汇总精选一注 | 天齐网3d首页保真版3d预测 | 3d牛彩网试机号后专家预测汇总 | 今晚上的3d开奖号 | 3d天宇和值谜字谜 | 3d每期必中27注 | 3d专家预测最新最准推荐 | 3d谜语解太湖字谜 | 排五预测最准专家 | 3d推荐最新最准专家预测 | 3d今晚最准专家推荐号 | 3d白娘子跨度字谜汇总今天牛彩网 | 3d和值宫数线走势图 | 中国福彩3D独胆下期最新分析 | 三d试机号后专家预测汇总 于海滨专家3d今天预测 | 牛彩网杀码图汇总 | 3d杀码高手 | 3d今晚最准专家预测号码 | 3d开机号,试机号,金码号,对应码100 | 今晚3d预测推荐一注 | 3d预测最准专家预测牛彩网 | 3d预测专家精准推荐 | 3d预测最准的专家 | 故事小王p3双胆必下 | 3d预测专家推荐最准确 | 3d预测最准确的专家预测软件 | 3d专家推荐最精准的号码 | 3d牛彩网试机号后专家预测汇总 | 3D独胆本期预测最新 | 3d今天专家推荐号码是多少 | 3d预测今日最新推荐 | 3d基本走势图表新浪网 | 今天晚上的3d开奖结果 | 3d千禧试机号关注号金码号开机号 | 中国福彩3D独胆最新必中最新 | 3d今晚预测号码 | 3d今晚专家预测最准确一注 | 3d预测号码最准确专家预测 | 3d财神爷独胆双胆双飞计划三天 | 3d上下五千年专家预测 | 3d两胆精准预测 | 3d预测号码最准确专家预测 | 3d预测最准确专家 | 今天3d定位字谜二 | 3d预测专家精准推荐 | 三天计划独胆牛人 | 3d今晚开奖号码走势图 | 3d于海滨预测预测牛彩网 | 3d今天专家推荐号码推荐 | 今于海滨3d预测今天单线联系 | 3d洞庭湖水今日预测分析 | 张克永专家3d预测 | 专家预测3d号码准确 | 3d今天推荐号码是多少 | 3d百位单选振幅走势图 | 3d字谜总汇今日3d字谜总汇牛彩网 | 3d和值尾振幅走势图3d走势3d之家 | 铁人真胆一句定三码3d字谜彩搜网 | 3d走势图(带连线版) 试机号 | 开心毒胆王今晚独胆 | 3d预测号码最准确专家预测 | 西施姐姐就赌一个独胆 | 3d最佳一注号码 | 今晚3d的开奖号码结果 | 3d开机号今天近10期 | 3d预测最准最新准专家预测 | 今天3d于海滨预测 | 今天晚上3d开奖 | 3d今于海滨杀码图 | 3d走势图和值振幅 | 3d姜子牙一句定三码最准字谜汇总 | 3d姜子牙一句定三码最准字谜汇总 | 3d千禧试机号金码关注码 | 3d专家预测独胆最准确 | 3d专家预测最准牛彩网 | 3d天宇和值谜字谜一句定三码 | 2002146期3d开奖结果 | 3d北斗专家北斗预测今天079期3d | 【独胆真准】3d | 今日3d预测专家推荐 | 3d正版藏机图谜汇总 | 3d今晚最准专家预测号码145 | 3d双胆独胆非常非常 | 今天3d开机号和试机号码是多少 | 廊坊鸿运3d最新预测 | 3d必中永久直选500注大底 | 3d试机号开奖号走势图表 | 千禧试机号金码关注码的历史记录 | 3d二天独胆王 | 3d姜子牙一句定三码最准字谜汇总 | 3D独胆明日推荐最新 | 3d预测廊坊鸿运 | 3d最精准专家预测汇总今天 | 小胆神玩毒胆我3d | 今晚3d最准专家预测号 | 3d开机号和试机号金码关注 | 三天计划胆十组合 | 今天3d试机号开机号是什么 | 3d今晚专家预测重点号码 | 3d开机号和试机号今天金码关注号 | 飞向阳光龙头凤尾预测 | 3d玩胆先生双胆独胆 | 3d预测专家精准推荐 | 3d单一跨度走势图表 | 3d走势图带试机号彩宝网 | 3d精准预测最准的专家 | 3d专家预测号码推荐今天 | 今天3d千禧试机号关注号金码号 | 3d独胆必下一 | 福彩3D独胆下期杀号最新 | 3d往年历史今天开奖结果 | 3d专家预测最新最准 | 3d今晚最准专家预测号码145 | 排3太湖钓叟字谜三字诀 | 3d晚间字谜总汇大全 | 3d詹天佑最新预测牛彩网 | 今日3d十大专家双胆总汇 | 3d十大专家汇总精选一注 | 精准3d独胆 | 3d彩吧图库手机牛彩网 | 唐龙点评每日一胆龙 | 3d之家双胆独胆预测 | 3d专家预测推荐号码最准最新 | 3d最大值振幅走势图彩经 | 孟庆会专家3d预测 | 三d推荐号专家预测今天 | 3d预测最准专家预测牛彩网 | 福彩3D独胆实时杀号 | 3d独胆双胆独胆3d之村 | 3d陈华今晚就赌一胆天齐网 | 陈华3d今晚就赌一个胆 | 家彩专门提供3d试机号开机号 | 3d今晚专家预测推荐 | 3d最准专家预测号今晚3d试机号 | 3d今晚上预测号码 | 3d今晚开机号试机号金码关注码今天 | 3d试机号后专家预测推荐汇总 | 3d最准专家预测方法 | 于海滨3d今晚预测号码 | 3d玩彩老头预测今天号码 | 3d今晚最准三注 | 今晚试机号多少3d | 3d四码直选多少钱一注 | 今天3d马后炮解太湖字谜汇总 | 3d万能三码天天中奖技巧 | 今晚上必中一注 | 马后炮解3d太湖字谜总汇大全 | 3d独胆必下一个胆 | 3d今天专家预测最准确 | 今于海滨3d杀码图 | 3d预测最新最准专家推荐号码 | 3d机选一注 | 福彩3D独胆今晚必中最新 | 3d试机号后专家预测汇总 | 3d预测总汇 | 精准3d独胆 | 中国福彩3D独胆老师分析最新 | 詹天佑今日3d预测 | 3d独胆王定位独胆定位 | 3d预测最准专家 | 3d今晚预测最准确一注今天 | 陈华3d预测今天推荐 | 于海滨今日3d预测 | 3d预测号码最准确专家预测 | 今晚3d预测总汇 | 张克永专家3d预测 | 3d和值012走势图带连线图 | 今天p3藏机图正版藏机图 | 试机号开机号金码关注号对应码3d | 3d跨度5有多少注 | 今晚3d预测推荐一注 | 三d五码复式打一注多少钱啊 | 于海滨海3d专家预测 | 3d今于海滨杀码图 | 于海滨3d最新预测 | 今天太湖钓叟3d字谜三字诀 | 3d今天开机号和试机号232 | 今日3d蓝仙子一句定三码字谜 | 3d今晚预测最新最准确号码牛彩网 | 解3d字谜太湖钓叟汇总 | 今晚3d专家推荐重点号码 | 三字诀3d字谜 | 3D独胆今晚命中率最新 | 三码合一是什么意思? | 3d今天中了多少注直选 | 3d试后太湖一语定胆字谜 | 3d预测专家最准最新 | 3d试机号今天晚上是多少 | 3d十大专家双胆预测汇总 | 3d十位走势图带连线图表专业版 | 于海滨海3d专家预测今天 | 3d和值遗漏值尾走势图 | 3d詹天佑预测分析牛彩网 | 三七进二得三码猜一生肖 | 3d今晚预测最新最准确号码牛彩网 | 今晚3d必出号 | 3d马前屁解太湖字谜 | 张克永3d预测今天 | 3d免费预测 | 3d独胆王今天 | 今晚3d预测最准一注 | 3d今天开机号 试机号查询 | 3d今晚必出一注100%准确直选推荐 | 3d专家预测推荐号码 | 3d百位四胆 | 成功路上3d双胆独胆 | 于海滨点评专家一注定胆保真版 | 预测今晚3d一注 | 近100期3d开机号和试机号 | 今天3d太湖钓叟三字诀字谜 | 3d独胆专家预测 | 3d独胆必下一独胆 | 3d最新最准专家预预测 | 小红孩3d独胆今天 | 福彩3D独胆大神必中最新 | 3d字谜历史记录 | 3d开机号今天试机号查询 | 专家彩宝贝预测汇总 | 3d太湖字太湖字谜今天 | 3d今日推荐号 | 3d两胆精准预测 | 3b千喜今天试机号关注金码 | 3d玩胆先生双胆独胆 | 3d开机号今天试机号查询 | 3d于海滨预测 | 3d专家预测汇总牛彩网 | 3d独胆三天必出计划论坛 | 3d,胆| 今日3d直选一注 | 中国福彩3D独胆下期最新分析 | 今晚3d精准一注直选 | 3d今日预测最准专家预测 | 3d最准一个独胆方法 | 小红孩3d独胆今天 | 3d今天开机号 试机号查询 | 3d今日预测最准专家预测 | 张克永专家3d预测 | 3d今晚预测直选一注 | 3d买一个独胆中了得多少钱 | 3d杀码专家杀码天齐网 | 天齐杀码图汇总 | 神仙姐姐杀码今天的 | 3d最准确预测专家 | 三天计划3d独胆论坛 | 中国福彩3D独胆最新必中 | 3d开机号和试机号今天金码关注号 | 太湖字谜太湖钓叟三字诀 | 牛彩网近30期3d开机号试机号 | 3d于海滨上的今天杀码 | 3d推荐最新最准专家预测 | 今晚3d专家推荐号码是多少 | 3d今天最新最准专家预测最 | 今天3d开机号 和试机号 查询结果 | 彩坛老顽童3d独胆 | 中国福彩3D独胆专家精准预测 | 3d和值和尾振幅走势图 | 3d今天晚上的开奖号码 | 3d今晚专家推荐预测重点号码 | 3d今晚字谜太湖字谜是什么 | 3d打一个独胆中了多少钱 | 十拿九稳十大专家预测汇总最新一期 | 3d彩宝贝字谜 | 最新3d预测专家预测 | 3d试机号牛彩网近三十期 | 于海滨最新3d预测推荐今天 | 福彩3D独胆独家命中率最新 | 3d专家预测最准最新今天 | 今日3d太湖字谜三字诀试机号 | 钱多多3d百位定独胆 | 3d预测最准最新牛彩网 | 3d试机号后专家预测推荐汇总 | 于海滨海3d专家预测 | 3d最近100期历史记录 | 3d直选形态走势图彩宝网 | 3d天齐网最准预测 | 3d十大专家预测汇总 | 3d最新最准专家预测号码 | 3d推荐专家汇总 | 3d千禧试机号金码关注码对应码 | 3d今晚专家预测推荐 | 今天3d双双独胆字谜 | 今天3d开机号和试机号牛彩网 | 3d预测今晚最准专家预测号码 | 廊坊鸿运3d | 3d小红人三天计划 | 3d老炮子直选三注 | 3d专家最新最准预测 | 3d千禧试机号关注码金码今天晚 | 李明启3d今晚预测专栏 | 3d千禧试机号码金码关注码 | 3d最新专家预测汇总 | 3d百位十位个位走势图 | 今天十拿九稳号码预测 | 3d牛彩网断组预测 | 唐龙点评每日一胆龙 | 今日3d字谜太湖钓叟字谜 | 3d今晚和值字谜 | 3d推荐最新最准专家预测 | 3d北斗专家北斗预测今天079期3d | 3d百位十位个位走势图 | 3d静态版预测静态版 | 今晚3d专家推荐号码是多少 | 3d预测今晚推荐号 | 3d太湖字谜大全 太湖钓叟 | 毒胆牛人三天计划必出 | 独胆双胆3d之家 | 正版真精华布衣天下今天推荐号码 | 3d预测最精准预测 | 3d百个差振幅走势图近100期 | 3d今晚必中一注 | 3d彩界精英独胆双胆 | 3d今天最新最准专家预测最 | 3d独胆王今天 | 今日3d字谜太湖钓叟字谜 | 于海滨海3d专家杀码 | 3d和值012走势图带连线图 | 3d今晚最准最新专家推荐号 | 3d陈华今晚独胆推荐 | 一代女王决杀两胆免费观看 | 3d最准专家预测号 | 北斗3d今日专家预测推荐 | 3d专家预测最准确最新今天 | 3d专家预测推荐号最新 | 3d试机号后专家预测推荐汇总 | 詹天佑今天3d推荐 | 3d今晚预测准确的专家预测 | 3d 今天 试机号开机号3 | 3d预测专家推荐最新 | 3d最准专家预测号 | 3d预测总汇手机牛彩网 | 3d大富好预测汇总 | 3d开机号试机号关注号金码对应码 | 开机号试机号3d今天 | 今天晚上三d开奖结果 | 今于海滨最新预测今天 | 乾坤三天计划独胆预测 | 今天3d必出一注 | 3d十大专家双胆预测汇总 | 3d试机号近30期牛彩网 | 于海滨海3d专家预测 | 3d太湖字谜今天 | 3d近100期开奖结果全部 | 3d免费专家预测推荐今天最新 | 3d专家预测牛彩网 | 于海滨3d最新预测 | 今日正版藏机图全部汇总 | 《中国杀码王》3d | 3d今天开机号和试机号码727 | 3d胆王双胆独胆 | 3d专家预测最准 | 3d今晚预测最新最准确号码牛彩网 | 排3藏机图正版藏机图今天 3d八哥图库总汇d字谜图谜总汇大全 | 北斗3d今日专家预测推荐 | 3d徐文轩今晚推荐号码 | 3d和值尾振幅走势图彩宝贝 | 詹天佑3d预测今天推荐号码 | 3d今天专家预测号码最准确 | 今于海滨3d预测今天 | 3d今天专家推荐号码推荐 | 下一期专家推荐号码 | 福彩3D独胆老师必中 | 今日3d马后炮解太湖字谜 | 3d个位走势图表 | 今天最新3d开机号试机号关注码 | 今天3d开机号试机号对应码列表 | 3d今天预测最准确专家 | 3d最准专家预测号今晚3d试机号 | 钱王老头点评牛彩网 | 3d之家双胆独胆预测 | 于海滨海3d杀码图 | 2002146期3d开奖结果 | 3d预测专家 | 3d千禧试机号和金码关注 | 3d今天专家预测推荐号码 | 3d带连线专业版走势图表 | 3d牛彩网试机号后专家预测汇总 | 詹天佑3d今日预测 | 3d试机号今天晚上是多少 | 3d最新最准专家预预测 | 3d走势图专家推荐号码 | 3d今天专家推荐号码 | 3d今晚预测最新最准确号码牛彩网 | 3d今晚专家预测重点号码 | 今晚3d天宇一句定三码字谜 | 3d今天开机号和试机号查询100期 | 3地独胆,毒胆双胆家彩网 | 唐龙点评3d预测今天 | 3d最近1000期走势图表综合版图片 | 3d谜语今天字谜今天的3d字谜是什么? | 故事小王p3双胆必下 | 小财神三天计划独胆必下 | 陈华3d独胆推荐 | 3d跨度公式98准确率 | 中国福彩3D独胆最新推荐 | 3d今天最新最准专家预测最 | 3d预测 下一期 3d预测专家 3d预测 | 3d推荐最新最准专家预测 | 3d预测最新最准专家推荐号码 | 今天的3d开机号和试机号查询 | 3d试机号后专家预测推荐汇总 | 3d今天开机号和试机号232 | 于海滨海3d预测今天 | 今日3d一句定三码和值谜食物全部 | 3d 今天 试机号开机号3 | 3d预测专家最准确今天 | 3d杀码百位十位个位 | 3d基本走势图综合 | 3d专家预测号码最准确 | 3d预测詹天佑 | 钱王杀码图码 | 于海滨点评专家一语定胆保真版 | 3d专家杀码天中图库 | 3d詹天佑最新预测今天 | 3d杀码于海滨 | 3d预测最准确专家预测牛彩网 | 3d牛彩网今天开机号试机号 | 3d直选一注多少钱 | 于海滨3d预测免费 | 3d和值基本走势图新浪网 | 三d双胆独胆 | 张克永3d预测今天 | 3d下期预测最精准的一注号码 | 3d预测最准最新准专家预测 | 3d廊坊鸿运| 3d定胆王独胆定位 | 3d今晚中奖号是多少 | 今日3d蓝仙子一句定三码字谜 | 3d结果开奖号码今晚 | 3d字谜太湖字 | 3d字谜财神一语定一注 | 3d预测最准确的专家预测软件 | 今日3d专家预测号最准确 | 3d今晚最准最新专家推荐号 | 3d走势图专业版(带连线) | 3d预测最准最新准专家预测号码 | 3d今晚出什么号? | 3d十大专家推荐号码汇总 | 小红人的三天计划今天是什么 | 排三平均值振幅走势图3d之家 | 钱王点评钱王老头预测 | 顶级胆神双胆下一 | 3d毒毒毒胆胆胆中中中 | 于海滨3d预测牛彩网 | 3d十大专家汇总精选一注 | 于海滨专家一语定胆十好心人 | 3d今晚推荐号 | 3D独胆团队命中率最新 | 3d走势图的基本走势图 | 3d胆王专家定十位 | 今天专家推荐号码3d | 今日太湖字谜3d总汇 | 今天最新3d开机号试机号关注码 | 3d最大值振幅走势图彩经 | 3D独胆高手走势 | 今天3d马后炮解太湖字谜汇总 | 3d专家预测最准确今天南方双彩网 | 3d开机号,试机号,金码号,对应码100 | 今日3d太湖三字谜 | 福家老三3d推荐号 | p三杀码 | 今天3d字谜3d一句定三码3d和值谜 | 3d直选100%中奖绝技软件 | 3d号码预测| 看彩大亨看独胆双胆预测 | 3d于海滨上的今天预测保真 | 唐龙3d预测号 | 3d最精准专家预测汇总今天 | 3d免费精准直选三注 | 今晚3d专家预测汇总 | 三地杀码高手 | 3d专家预测最准确最新新闻 | 3d预测专家最准确 | 于海滨3d预测牛彩网 | 无敌胆王独胆双胆 | 3d六大专家杀码汇总 | 3d马前屁解太湖字谜 | 于海滨杀码图谜 | 3d今天的试机号开机号 | 于海滨3d预测免费 | 3d专家预测独胆最准确 | 3d下期预测最精准的一注号码 | 3d今晚最准专家预测号码 | 3d辽宁独胆王 | 3d最精准专家预测汇总今天 | 牛彩3d专家预测 | 3d今晚专家看独胆 | 今晚3d精准一注直选 | 今晚的3d试机号是多少 | 3d两胆精准预测 | 于海滨3d今晚预测号码 | 3d开机号和试机号今天千禧 | 今日3d专家预测总汇 | 中国福彩3D独胆内部走势最新 | 今晚3d预测最准一注 | 今天专家推荐号码3d | 千禧3d试机号关注码今天 | 3d开机号试机号30期列表彩宝网 | 3d最准预测专家预测大 | 3d必中永久直选500注大底 | 3d专家预测推荐号最新 | 3d今晚预测最准确一注 | 3d最新最准专家预测号码 | 3d和值尾振幅走势图专业版 | 解3d字谜太湖钓叟汇总 | 唐龙每日一胆天齐网 | 小红人的计划三天计划 | 3d今晚上专家推荐号 | 于海滨海3d预测免费每日精选3d开奖号 | 3d谜语太湖钓叟3d谜语今天 | 3D独胆大神杀号最新 | 今晚3d出啥| 3d专家推荐最精准的号码 | 小红孩3d独胆今天 | 3d最准确预测专家 | 3d李明启预测号 | 3d专家预测最准今天 | 今天3d千禧试机号关注号金码号 | 3d往年历史今天开奖结果 | 3d预测最准的专家预测 | 3d预测最准确的专家预测软件 | 孟老师专家预测3d | 天府袍哥3d预测 | 3d专家预测最准确最新推荐号码 | 3d专家预测号码推荐今天 | 3d字谜总汇今日3d字谜总汇牛彩网 | 3d双胆大师 | 于海滨一语定胆天齐网 | 3d紫云涧专家预测推荐 | 铁人铁胆3d定位包星 | 3d下期预测最精准的一注号码 | 今天3d开机号试机号牛彩网 | 钱王点评3d之家 | 于海滨杀码图 | 3d专家预测最准确今天南方双彩网 | 今天3d牛彩网专家预测 | 3d预测最准最新准专家预测 | 无敌胆王独胆双胆 | 3d今晚最准最新专家推荐号 | 3d今晚上专家推荐号 | 3d专家预测最准最新今天 | 3d太湖专家预测今晚 | 三d之家独胆 | 詹天佑今日3d预测 | 3D独胆团队走势 | 3d和值宫数线走势图 | 两天双胆计划王 | 太湖三字诀字谜三 | 卫星电话最建议买的三个型号 | 今晚精准一注3d | 3d最精准的专家预测精选 | 3d于海滨上的今天预测保真 | 福彩3D独胆明日分析 | 3d今天开机号试机号码 | 3d之家双胆独胆预测 | 3D独胆本期预测最新 | 今日排五专家推荐与预测 | 3d今天走势图表 | 3d机选一注 | 詹天佑3d点评预测 | 今天3d字谜3d一句定三码3d和值谜 | 3d试机号今天晚上是多少 | 3d万能四码走势图表 | 3d千禧试机号关注码金码今天晚 | 3d千禧开号试机号关注金码对 | 3d詹天佑最新预测今天 | 3D独胆专家精准预测最新 | 3d开机号今天牛彩网近30期 | 3d今晚最稳 | 3d今天专家预测推荐号码 | 3d专家推荐号 | 今日3d预测专家推荐 | 3d预测专家最准确今天 | 3d开奖号码今晚走势图 | 3d今天开机号和试机号牛彩网 | 中国福彩3D独胆最新推荐 | 3d十大专家汇总大全 | 3d今天专家推荐号码推荐 | 今日3d马后炮解太湖字谜 | 3d今晚最准专家预测号码 | 今晚三d推荐什么号码 | 今天牛兄双胆 | 千禧3d试机号金码关注码对应码今晚 | 3d牛彩网和值走势图 | 3d牛彩网预测 | 于海滨三地杀码 | 今天专家推荐号码3d | 今天3d马后炮解太湖字谜汇总 | 3d今晚最准专家推荐号 | 3d和值走势图(带连线图) | 3d詹天佑预测分析牛彩网 | 3d最近100期历史记录 | 3d独胆专家预测 | 个位杀码王 | 3d试机号近10期(模拟) | 3d计算机开机号夏天推荐 | 3d最准预测专家预测大 | 于海滨今日3d预测 | 直选三注必中一注3d | 3d独胆王正版 | 3d火火人独胆双胆必中 | 3d精选号码推荐今天最新 | 3d预测詹天佑 | 福彩3D独胆明日分析最新 | 3d今天开机号试机号对应码关注码 | 3d今晚字谜太湖字谜是什么 | 今于海滨一语定胆保真今天 | 下一期专家预测号码 | 3d晚间字谜汇总汇 | 万能三码的使用方法 | 今天3d专家预测号码 推荐 | 于海滨3d专家预测今天 | 3d今日热销号 | 孟庆会老师3d预测今天 | 3d字谜汇总大全总汇大全 | 3d于海滨预测预测牛彩网 | 十拿九稳今天预测专家 | 于海滨专家一语定胆十好心人 | 3d今晚预测准确的专家预测 | 3d今晚专家预测最准确一注 | 3d专家最新最准专家预测汇总 | 唐龙3d预测今日出号点评 | 3d楚人今晚预测今天 | 詹天佑3d今日预测 | 3D独胆实时推荐最新 | 3d今天专家推荐号码是多少 | 于海滨海3d预测保真 | 3d开机号,试机号和开奖号 | 故事小王p3双胆必下 | 3d走势图带连线图表 | 3d专家杀码 | 牛彩网3d走势图表 | 3d今日预测最准专家预测 | 3d精准预测最准的专家 | 3d定和值公式 | 最准确3d专家预测 | 今晚3d预测最准一注 | 3d专家预测最准确最新今天牛彩 | 3d预测专家推荐 | 今天3d试机号开机号 | 3d最准预测专家推荐 | 3d独胆必下一独胆准 | 3d预测最准确的专家预测软件 | 3d最准确预测100%一注 | 3d必下胆 | 3d字谜图谜总汇全图汇总 | 金银胆神金胆银胆的最新消息 | 3d各类和值谜追加汇总 | 卫星电话最建议买的三个型号 | 牛彩预测汇总3d最新 | 3d看胆精英独胆 | 神仙姐姐独胆一个 | 3d基本走势图 综合 太湖三字诀字谜三 | 今晚3d开奖号码多少 | 3d今晚专家预测最准确一注 | 3d字谜图谜总汇全图汇总 | 今日3d开奖号太湖字谜总汇 | 3d藏机图正版藏机图太湖字谜 | 3d独胆双胆专家预测网 | 3d今晚精选预测一注 | 三d牛彩网开机号试机号是多少 | 3d今晚专家推荐 | 今晚3d号码开奖结果多少 | 今日3d开机号和试机号列表三十期 | 3d杀码于海滨 | 今天3d牛彩网专家预测 | 3d陈华今晚就赌一胆o11预测 | 3d号码预测| 3d专家预测最准确今天3d | 3d和值振幅走势图彩宝贝 | 于海滨点评专家一注定胆保真版 | 3d小龙一句定三码今日字谜天中图 | 3d乾坤独胆王独胆 | 3d今晚惊天一注预测 | 3d牛彩网字谜图谜汇总九 | 3d预测专家推荐最准确 | 3d预测最准最新牛彩网 | 3d开机号和试机号金码和关注码 | 3d今日开机号和试机号及关注码 | 3d和值基本走势图 | 3d今天专家预测最准确 | 3d独胆专家推荐独胆 | 十拿九稳十大专家预测汇总最新一期 | 3d正版藏机图总汇全图 | 3d两胆王 | 3d预测专家推荐最准确 | 3d的开机号试机号奖号表 | 辉煌看胆双胆3d | 3d试机号开机号今天查询排五 | 3d开心毒胆独胆王 | 3D独胆明日精准预测 | 试机号开机号金码关注号对应码3d | 3d预测最准确专家 | 3d开机号和试机号码牛彩网 | 3d预测专家精准推荐 | 3d和值推算公式 | 今天3d开机号 试机号是多少 | 3d千禧试机号和金码关注 | 今日3d藏机图正版藏机图134 | 三地千禧开机号试机号金码关注 | 一定牛3d杀码 | 排3太湖钓叟字谜三字诀 | 3d精准预测最准的专家直选 | 3d精选号码推荐今天最新 | 3d预测今日最新推荐 | 3d预测最新最准专家 | 中国福彩3D独胆下一期预测最新 | 千禧3d试机号金码今天关注码对应码 | 3d今日热销号 | 3d廊坊鸿运精选号码推荐 | 张克永3d预测今天 | 今日3d专家推荐号码 | 3d专家预测号码最准确 | 今晚3d直选一注 | 专家推荐一注6+1 | 3d 图谜字谜总汇 | 3d今天专家推荐号码 | 3d一语定胆字谜今天 | 3d今晚必中一注 | 3d字谜图谜总汇 | 今晚3d开机号和试机号是多少 | 3d今晚最准一注 | 今日3d太湖字谜三字诀洞庭游侠 | 3d独胆三天必出计划论坛 | 3d今天开机号和试机号232 | 今天3d字谜解太湖字谜 | 3d预测牛彩网预测汇总 | 3d跨度走势图图表 | 3d今晚最准的一注 | 3d走势图带连线图表 | 3d今晚专家推荐 | 3d于海滨上的今天预测保真 | 3d带线走势图牛彩网 | 3d至尊独胆 | 3d十大专家推荐号码汇总 | 3d詹天佑预测分析牛彩网 | 今日3d专家推荐号码 | 3d预测最准专家预测号码 | 3d晶晶必下一独胆今天 | 3d预测专家推荐最准确 | 今于海滨3d杀码 | 3d预测号码最准确专家预测 | 北斗3d今日专家预测推荐 | 3d开机号今天试机号查询 | 3d十大专家汇总精选一注 | 3d必中永久直选500注大底 | 千禧开机号和试机号对应金码 | 3d专家推荐号最准确的推号 | 詹天佑今天3d推荐 | 下一期专家推荐号码 | 今晚3d推荐号 | 3d精准推荐号 | 3d毒胆双胆三胆 | 成功路上3d双胆独胆 | 3d今晚出啥号 | 3d于海滨上的今天预测 | 3d和值和尾振幅走势图 | 3d谜语今天字谜今天的3d字谜是什么? | 3d今晚开机号试机号是多少 | 3d最新专家预测汇总 | 3d彩界精英独胆双胆 | 3d牛彩网试机号后专家预测汇总 | 财神爷三天计划必下更新 | 今天3d开机号 和试机号 查询结果 | 3d最大值振幅走势图遗漏 | 3d预测汇总牛彩网 | 3d今晚专家预测推荐号 | 3d预测最准确专家 | 3d专家直选最精准一注 | 3d今晚必出号 | 3d近30期开机号试机号开奖号查询 | 太湖叟3d字谜湖字谜 | 3d最准专家预测号今晚3d试机号 | 排三杀码专家 | 今天3d马后炮解太湖字谜汇总 | 三d试机号后专家预测汇总 于海滨专家3d今天预测 | 福彩3D独胆老师走势最新 | 3d最准专家预测号今晚3d试机号 | 十拿九稳十大专家预测汇总最新一期 | 3d走势图基本走势图表 | 于海滨专家预测 | 晚秋3d今晚和值谜 | 3d 计算公式| 今晚3d推荐号码 | 铁人铁胆包星定位今天最新结果 | 3d绝杀二码今天最新更新内容 | 3d彩宝网开机号和试机号 | 3d专家预测推荐最新 | 太湖试机号后一句定三码3d字谜 | 3d最精准专家预测汇总今天 | 3d最精准专家预测汇总今天 | 3d今天专家推荐号码 | 3d预测今晚最准专家预测号码 | 3d最精准一注一注 | 今天3d推荐号码今晚预测 | 3d十大专家精准预测 | 3d今晚最准专家预测号码 | 3d最新专家预测汇总大全 | 3d预测总汇手机牛彩网 | 3d十大专家推荐号码汇总 | 3d十大专家汇总精选一注 | 3d独胆必下一个胆 | 3d开机号和试机号金码关注 | 3d预测专家推荐号码推荐 | 3d预测 下一期 3d预测专家 3d预测 | 3d今晚预测最新最准确号码牛彩网 | 今晚钱王点评推荐号 | 3d北斗专家北斗预测今天079期3d | 3d今晚预测最准确一注今天 | 陈华3d今晚赌独一胆天齐网 | 3d基本走势图表 | 3d今天最准专家预测 | 3d湘西胆王今日字谜 | 3d专家预测最准最新今天 | 牛彩网杀码大全 | 3d徐文轩今晚推荐号码 | 今晚最准的一注3d | 3d基本走势综合图 | 詹天佑3d分析推荐 | 今晚上的3d开奖号 | 3d独胆专家预测 | 今于海滨3d预测 | 今日3d开奖号太湖字谜总汇 | 3d专家预测精选一注 | 3d直选100%中奖绝技 | 一定牛3d一注号推荐3d预测今天 | 3d十大专家双胆预测汇总 | 3d每天一个独胆 | 3d财神爷独胆双胆双飞计划三天 | 3d专家预测最准 | 李明启3d预测最新号码 | 唐龙点评每日一胆龙 | 牛彩网近30期3d开机号试机号 | 财神爷独胆三天计划,就这么牛 | 3d今天开机号和试机号232 | 今日3d蓝仙子一句定三码字谜 | 3d杀码专家大全 | 一代女王杀两胆 | 福彩3D独胆下期推荐预测 | 3d预测号码最准最新准专家预测号 | 3d预测詹天佑最新 | 3d独胆之家| 开奖结果3d今天晚上 | 3d今晚预测100% | 于海滨专家预测3d两吗 | 3d独胆双胆预测 | 今日太湖字谜3d总汇 | 3d十大专家汇总精选一注 | 一定牛3d一注号推荐3d预测今天 | 今于海滨3d预测今天 | 3d于海滨预测预测牛彩网 | 3d今天预测最准确专家 | 3d下期预测最精准的一注号码 | 3d下期预测最精准的一注号码 | 3d预测今晚推荐号 | 3d走势图带试机号彩宝网 | 3d最准专家预测号今晚3d试机号 | 3d今晚专家预测最准确号码 | 3d专家最新最准预测 | 牛彩网3d预测汇总大全手机版下载 | 太湖钓叟3d字谜太湖字 | 3d最准一注(单挑王) | 3d专家预测最准 | 3d彩宝网开机号和试机号 | 财神一注3d| 北斗3d今日专家预测推荐 | 3d双胆图 | 3d预测 下一期 3d预测专家 3d预测 | 北斗3d今日专家预测推荐 | 唐龙一语定胆最新 | 最精准杀码王 | 3d精准预测最准的专家直选 | 3d于海滨预测预测牛彩网 | 3d专家预测推荐号最新 | 3d最精准的专家预测 | 3d必出规律胆 | 3d最准一注号码 | 3d今天千禧试机号关注号金码 | 3d定位独胆王三个双飞 | 3d牛彩网今天开机号试机号 | 3d最新最准专家预测号码 | 2025排五守号推荐 | 3d专家预测今天最新准确号 | 今晚3d预测总汇 | 十拿九稳专家预测专栏 | 3d今天单挑50信| 3d中间值振幅走势图之家 | 于海滨点评专家一语定胆保真版 | 3d廊坊鸿运精选号码推荐 | 3d预测牛彩网预测汇总 | 3d两天独胆王 | 3d藏机图正版藏图汇总大全 | 3D独胆团队命中率最新 | 3d316期太湖字谜 | 钱王老头点评牛彩网 | 詹天佑3d点评预测 | 今日3d专家预测号最准确 | 3d独胆专家推荐独胆 | 3d今日专家精准推荐号 | 于海滨3d最新预测 | 太湖3d字谜太湖钓叟三字诀 | 3d和值尾振幅走势图50期 | 3d字谜总汇今日3d字谜总汇牛彩网 | 三d预测专家预测今天最新 今于海滨3d预测 | 3d今晚预测直选四注 | 今天的3d开机号和试机号查询 | 3d太湖字谜总汇大全 每天更新 | 3d今晚预测一注 | 3d今晚专家预测推荐号 | 3d谜语今天字谜今天的3d字谜是什么? | 3d预测专家最准确的专家预测昨天 | 杀码3d杀码图 | 3d预测专家精准推荐 | 3d专家预测推荐号码最准最新 | 中国福利3d今天模拟试机号 | 3d正版太湖字谜图谜 | 3d精准预测最准的专家 | 福彩3D独胆老师精准预测最新 | 《金银胆神》金胆银胆3d最新一期开奖 | 马后炮解今日太湖字谜三字诀 | 最准3d预测专家推荐号 | 小红人的计划三天计划 | 3d小鱼图今日背面字谜 | 3d试机号后专家预测推荐汇总 | 3d专家预测推荐 | 3d开奖结果今晚号码 | 明天的3d太湖字谜 | 3d之家独胆,双胆 | 3d于海滨预测预测牛彩网 | 3d走势图带试机号彩宝网 | 3d今天专家预测号码 | 今天3d字谜3d一句定三码3d和值谜 | 十拿九稳预测分析 | 3d预测专家最准确今天 | 3d今天开机号和试机号查询100期 | 于海滨今日预测号 | 3d今晚必中三个号码预测 | 福彩3D独胆最新命中率 | 带头大哥3d预测今晚 | 今天3d必出一注 | 詹天佑3d预测今天推荐号码 | 3d绝杀三码今天 | 3d千禧开机号和100期试机号 | 3d太湖钓叟字谜三字诀汇总 | 3d今晚最准最新专家推荐号 | 于海滨3d专家预测今天 | 今晚上3d出奖结果 | 试机号千禧关注金码 | 3d预测最准最新准专家预测号码 | 排五奖号 | 3d预测专家精准推荐 | 小财神三天计划独胆必下 | 于海滨3d最新预测 | 牛彩网近30期3d开机号试机号 | 中国福彩3D独胆当天精准预测 | 3d今晚精准一注 | 3d今日预测最准专家预测 | 于海滨今天杀码3d | 3d字谜总汇今日3d字谜总汇牛彩网 | 3d最准专家预测方法 | 3d推荐号今日预测 | 正版真精华布衣天下今天推荐号码 | 3d牛彩网专家预测 | 太湖字谜三字诀论坛 | 今天3d开机号试机号对应码列表 | 今晚3d直选推荐 | 3d今天专家预测推荐号码 | 3d今晚专家预测推荐号 | 今晚3d专家预测精选一注 | 飞向阳光龙头凤尾今天最新消息 | 中国福彩3D独胆下一期预测最新 | 3d今天的开机号和试机号查询 | 于海滨点评专家一语保真 | 3d太湖解字谜 | 3d看胆精英独胆 | 3d专家最新最准今天预测 | 今晚3d推荐号 | 最准的3d专家预测 | 3d今晚专家预测重点号码 | 3d开机号,试机号,金码号,对应码100 | 3d太湖字谜每天更新 | 3d最准预测专家推荐 | 下一期专家推荐号码 | 钱王点评+钱王老头预测 | 3d振幅和值尾走势图 | 中国福彩3D独胆专家推荐最新 | 3d今晚精选预测一注 | 今晚3d号码开奖结果多少 | 今于海滨3d预测今天牛彩网 | 3d预测今晚最准专家预测号码 | 3d千禧今晚试机号码 | 3d今晚专家预测最准确一注 | 3D独胆高手精准预测 | 3d牛彩网断组预测 | 3d预测今晚最准专家预测号码 | 今日3d钱王点评 | 两天双胆计划王 | 于海滨3d最新预测 | 3d一语定胆字谜今天 | 3d今天预测最准确专家 | 3d最准专家预测号今晚3d试机号 | 3d詹天佑最新预测今天 | 3d往年历史今天开奖结果 | 3d跨度金木水火土五行走势图 | 3d今天专家预测号码 | 3d武当玉女掌门一句定三码字谜 | 三d今日太湖字谜解 | 3d牛彩网断组预测 | 3d顶级胆神双胆 | 小红人的计划三天计划独胆 | 3d最小差值振幅走势图 | 今日3d藏机图汇总 正版 新版 | 3d专家预测最准确今天牛彩网 | 3d胆预测天齐网 | 3d今晚最准专家推荐号码 | 杀码大全汇总 | 真实的谎言3d字谜追加和值谜 | 3d今晚专家预测最准确一注 | 3d今晚开机号试机号金码关注码今天 | 3d绝杀三码今天 | 3d今晚专家推荐 | 今晚3d太湖字谜 | 3d今天最新最准专家预测最 | 于海滨3d今晚预测号码 | 3d组选中一注多少钱 | 3d今天晚上预测最准专家 | 詹天佑3d分析推荐 | 今日正版藏机图全部汇总 | 3d近200期试机号和开奖号 | 今晚3d天宇一句定三码字谜 | 3d字谜总汇今日3d字谜总汇牛彩网 | 3d试机号后专家预测推荐汇总 | 3d预测专家最准确的专家预测昨天 | 近30期3d开机号和试机号 | 3d牛彩网.| 3d和值基本走势图新浪网 | 今天3d于海滨预测 | 3d 今天 试机号开机号3 | 今晚3d开机号试机号金码 | 三d十拿九稳预测号码 | 3d预测专家最准确的专家预测今晚 | 今晚3d专家推荐号码是多少 | 今日3d预测号 | 3d专家预测最准最新今天 | 3d败家子独胆图 | 太湖字谜太湖钓叟三字诀 | 福彩3D独胆最新命中率 | 三d独胆 | 3d开机号试机号今天最新50期 | 3d和值遗漏值尾走势图 | 今天3d开奖号是多少 | 3d预测专家最准确的专家预测今晚 | 3d专家预测最准今天 | 3d开奖号今晚 | 3d预测专家最准确 | 今天3d必出一注 | 3d千禧试机号开机号金码 | 今天最新3d开机号试机号 | 3d专家预测推荐号码 | 于海滨一语定胆天齐网 | 3d预测专家推荐号码 | 3d双胆中中中 | 毒胆牛人三天计划今天 | 3d走势图专业版(带连线) | 3d双胆图| 3d字谜太湖最新 | 于海滨3d预测专家今天 | 3d毒毒毒胆胆胆中中中 | 于海滨3d杀码 | 成功路上3d双胆独胆 | 3d和值振幅走势图彩宝贝 | 3d最新专家预测汇总大全 | 3d太湖专家预测今晚 | 今天3d专家推荐重点号码 | 太湖字谜三字诀汇总 | 3d牛彩网专家预测汇总 | 3d专家预测最新推荐 | 詹天佑3d今晚预测号码 | 3d专家推荐最精准的号码 | 3d今晚专家推荐预测重点号码 | 3d北斗专家北斗预测今天079期3d | 3d百位遗漏振幅走势图南方双彩网 | 3d今晚专家预测最准确号码 | 3d专家预测推荐号码最准最新 | 一代女王p3杀两胆独胆 | 3d 今天 试机号开机号3 | 推荐一注3d号码 | 3d今天专家推荐号码推荐 | 3d独胆专家预测 | 3d开机号和试机号200期列表 | 3d定胆| 3d独胆专家预测 | 陈华3d今晚赌独一胆天齐网 | 3d小龙一句定三码今日字谜天中图 | 3d开机号试机号30期列表走势图 | 3d免费专家预测推荐今天最新 | 3d单选一注能中多少钱 | 3d个位走势图表 | 3d和值尾振幅走势图50期 | 超级毒胆| 3d太湖字谜总汇大全 每天更新 | 3d今晚最准最新专家推荐号 | 今日3d专家预测号码推荐 | 今晚3d预测最准一注 | 3d藏机图正版藏图汇总大全 | 3d专家预测最新最准推荐 | 今天3d专家预测汇总 | 财神一注3d | 3d绝杀二码今天最新更新内容 | 铁人铁胆定位包星 | 3d试机号后专家推荐汇总 | 今天3d杀码 | 今天3d数字定位三 | 3d独胆专家推荐独胆 | 3d预测最准的专家 | 3d太湖字谜总汇大全 每天更新 | 3d牛彩网.| 3d今晚和值是多少 | 今晚3d专家最精准的预测 | 3d预测 下一期 3d预测专家 3d预测 | 太湖三字诀字谜三 | 苦命人3d推荐一注 | 3d十大专家杀三码 | 廊坊鸿运3d最新预测 | 3d最大值振幅走势图遗漏 | 3d今晚专家预测最准确一注 | 3d廊坊鸿运精选号码推荐 | 3d最近100期历史记录 | 3d武当玉女掌门一句定三码字谜 | 3D独胆高手走势最新 | 今于海滨3d预测 | 3d最准专家预测号今晚3d试机号 | 3d今晚和值推荐 | 3d预测最准专家预测牛彩网 | 于海滨3d最新预测 | 3d预测今晚最准专家预测号码 | 3d专家推荐号最准确的推号 | 3d和值基本走势 | 3d今天开机号试机号100期 | 中国福彩3D独胆下期推荐 | 3d太湖钓叟字谜三字诀乐彩论坛 | 小红人的三天计划最新版 | 于海滨点评加专家一语 | 3d两胆精准预测 | 今晚3d开奖号码多少 | 3d之家双胆独胆预测 | 3d试机号今晚开机号 | 3d专家独胆推荐 | 3d今晚字谜太湖字谜是什么 | 3d的预测号是多少 | 3d两胆精准预测 | 3d跨度振幅近100期走势 | 3d今晚最准最新专家推荐号 | 3d开奖号今晚 | 3d杀码最准确 | 今晚3d专家预测精选一注 | 千禧3d试机号金码关注码牛彩网 | 福彩3D独胆下一期走势最新 | 3d今天专家预测号码最准确 | 3d预测牛彩网预测汇总 | 3d和值尾振幅近100期走势图 | 投资独胆三天计划论坛 | 孟庆会老师3d预测彩吧图库今天 | 3d开机号试机号30期列表彩宝网 | 3d试机号开机号今天金码关注 | 3d今晚最新预测 | 3d单选一注能中多少钱 | 3d紫云涧专家预测推荐 | 牛彩网近30期3d开机号试机号 | 于海滨海3d专家预测今晚一注 | 3d开机号和试机号金码关注 | 中国福彩3D独胆当天分析 | 3d十大专家预测汇总 | 于海滨3d预测牛彩网 | 3d牛哄哄解太湖字谜今天 | 3d今日专家推荐号 | 陈华3d预测今天推荐 | 3d今晚专家推荐号 | 3d今晚开奖号码结果是多少 | 3d结果开奖号码今晚 | 3d走势图带连线牛彩网 | 3d专家预测最准确最新汇总 | 十拿九稳预测分析 | 今晚解太湖3d字谜 | 3d专家预测于海滨 | 今晚3d预测推荐一注 | 3d今天专家预测最准 | 3d北斗专家北斗预测今天079期3d | 3d专家预测最准确最新汇总 | 3d预测号码最准确专家预测 | 3d太湖一语定胆字谜论坛 | 今晚上的3d开奖号 | 太湖字谜3d和值谜 | 3d牛彩网试机号后专家预测汇总 | 3d和值尾振幅走势图3d之家 | 真实的谎言3d字谜追加和值谜 | 3d预测最准确的专家 | 孟庆会专家3d预测 | 3d今晚预测最新最准确号码牛彩网 | 3d今于海滨杀码图 | 3d精准预测专家预测 | 3d十大专家精准预测汇总 | 3d开机号试机号今天开奖号 | 试机号开机号金码关注号对应码3d | 今日3d一句定三码最准和值谜 | 3d最准的预测专家 | 3d推荐最新最准专家预测 | 3d专家解今日太湖字谜汇总 | 3d太湖字谜图谜总汇 | 3d专家解今日太湖字谜汇总 | 3d计算公式精准100%计算 | 3d专家今天推荐号码推荐 | 詹天佑3d预测推荐 | 今日3d大老人预测号 | 3d的开机号试机号奖号表 | 3d今晚试机号是多少 | 于海滨海3d预测今天 | 3d试机号牛彩网近三十期 | 3d专家推荐号 | 牛彩预测汇总3d最新 | 3d今晚预测100% | 陈华今晚就赌一个胆今天最新更新内容 | 3d最新最准预测号码今天 | 3d十大专家双胆预测汇总 | 今晚快乐八专家预测推荐号 | 3d和值尾振幅走势图专业版 | 3d专家预测最准确今天南方双彩网 | 中国福彩3D独胆下期分析最新 | 3d专家今天预测一注 | 3d之家北斗今日预测 | 3d专家预测推荐号码最准最新 | 十拿九稳预测专家分析 | 今日3d藏机图正版藏机图310 | 3d今天专家预测号码 | 3d专家推荐最新预测 | 3d詹天佑预测分析牛彩网 | 于海滨最新3d预测推荐今天 | 3d和值和尾振幅走势图 | 中国福彩3D独胆内部杀号 | 3d预测专家精准推荐 | 今晚3d出的什么号 | 3d小鱼图今日背面字谜 | 3d,胆| 3d独胆必下一独胆 | 3d今日预测最准专家预测 | 3d今晚试机号是多少 | 于海滨海3d专家预测今天 | 小薇3d预测今天推荐 | 3d今天专家推荐号码推荐 | 3d千禧开机号和试机号码 | 3d精选号码推荐今天最新 | 3d和值尾振幅走势图专业版 | 今晚3d开机号和试机号是多少 | 3d于海滨上的今天杀码 | 3d今晚最准专家预测号码 | 中国福彩3D独胆最新必中最新 | 孟庆会专家3d预测 | 3d杀码图谜| 今日3d直选 | 十拿九稳预测最准100% | 3d预测最准确的专家预测软件 | 3d金码开机号和试机号 | 3d专家今天预测一注 | 3d今天开机号和试机号码 | 今日3d专家精准推荐 | 3d推荐最新最准专家预测 | 于海滨海3d预测今天 | 3d彩吧图库红五3d图库 | 3d单选一注能中多少钱 | 今天专家推荐号码3d | 3d免费预测汇总牛彩网 | 福彩3D独胆下期推荐预测 | 3d彩界元宝就看一个独胆 | 牛彩网3d预测汇总大全 | 今天3d试机号开机号牛彩网 | 3d开机号和试机号今天 今晚 | 3d近100期的开奖号码和试机号 | 3d最新基本走势图表 | 3d今晚专家推荐号 | 3d最准预测号 | 北斗3d今日专家预测推荐 | 中国福彩3D独胆当天精准预测最新 | 3d双胆独胆推荐 | 今晚3d专家推荐号 | 三d推荐号专家预测今天 | 3d晚间字谜总汇大全 | 3d专家预测号码推荐今天 | 小胆神玩毒胆我3d | 3d牛彩网字谜图谜汇总九 | 毒胆牛人三天计划必出 | 3d 今天 试机号开机号3 | 近100期3d开机号和试机号 | 3d预测最准最新准专家预测号码 | 3d太湖字太湖字谜 | 3d开机号今天近100期南方查询 | 3d今晚预测一注 | 神仙姐姐杀码今天的 | 3d专家最新最准专家预测 | 3d十大专家推荐号码汇总 | 历史3d开奖结果 | 3d和值和尾振幅走势图 | 牛彩网专家汇总汇总3d | 3d今晚预测开奖号码 | 3d于海滨上的今天杀码 | 3d最准确的专家预测 | 西施姐姐精心推算一独胆146 | 3d两胆精准预测 | 至尊计划王三天计划独胆 | 福彩3D独胆独家预测最新 | 3d个位走势图图表 | 3d今晚专家推荐号 | 3d专家预测推荐号码 | 3d试机号近30期牛彩网 | 试机号开机号金码关注号对应码3d | 于海滨今日3d预测 | 3d基本走势图 综合 太湖三字诀字谜三 | 三d预测专家最新推荐 | 今晚3d的开奖结果 | 中国福彩3D独胆明日推荐 | 3d最准一个独胆毒胆 | 3d最准专家预测号今晚3d试机号 | 预测今晚3d一注 | 3d今日预测最准专家预测 | 3d今晚预测直选四注 | 3D独胆下一期杀号 | 小林3d预测 | 3d太湖字谜三字诀 | 今天3d开奖号是多少 | 中国福彩3D独胆本期命中率 | 千禧3d开机号试机号金码 | 3d推荐号今晚专家预测最准确 | 于海滨点评专家一注定胆保真版162期 | 于海滨3d最新预测 | 3d预测最准最新准专家预测 | 千禧3d今天的试机号 | 3d今天专家预测最准 | 福彩3D独胆最新必中最新 | 3预测,3d专家预测,最准确今天彩网 | 3d预测专家最准确的专家预测今晚 | 解今日太湖3d字谜 | 彩吧17500论坛 | 3d预测今天更准 | 3d今晚的独胆 | 7号电池最建议买的三个型号 | 3d今天最准专家预测 | 今天3d数字定位三 | 3d最精准专家预测汇总今天 | 3d专家预测最准确今天南方双彩网 | 今天3d专家预测号码 | 3d今晚专家推荐预测重点号码 | 3d今晚试机号牛彩网 | 福彩3D独胆大神精准预测最新 | 福彩3D独胆明日推荐 | 3d今日专家推荐号 | 3d今晚开奖结果走势图 | 3d开机号试机号近100期开奖号码 | 今于海滨3d杀码 | 3d下期预测最精准的一注号码 | 3d今晚专家推荐号 | 投资独胆三天计划论坛 | 今日3d预测号 | 今晚3d专家最精准的预测 | 3d专家预测最准确最新新闻 | 3D独胆独家推荐 | 真实的谎言3d字谜追加和值谜 | 中国福彩3D独胆最新推荐最新 | 3d号码预测和推荐号今天 | 3d最新最准专家预测号码 | p3千禧试机号关注金码 | 3d十大专家推荐号码汇总 | 3d今晚最准最新专家推荐号 | 3d今天专家推荐号码推荐 | 3d藏机图正版藏机图 | 今天3d开机号和试机号对应金码 | 3d陈华今晚就赌一胆天齐网 | 3d今晚精选一注 | 3d预测最准最新准专家预测号码 | 三天计划胆十组合 | 3d走势图专家推荐号码 | 3d试机号后专家预测推荐汇总 | 十拿九稳专家预测专栏 | 3d千禧试机号码金码关注码 | 3d百个位和值尾走势图 | 3d开机号和试机号今天全部 | 今日3d开奖号太湖字谜总汇 | 今天3d太湖钓叟三字谜 | 3d专家推荐今天 | 排三专家推荐与预测今天 | 3d定位独胆王三个双飞 | 豪哥看3d定位 | 2014年359期3d焰舞字谜 | 3d专家预测最准最新 | 3d预测今晚最准专家预测号码 | 3d藏机图正版藏机图汇总今天最新 | 北斗3d今日专家预测推荐 | 中国福彩3D独胆当天预测最新 | 3d太湖字谜总汇总(正版) | 3d精准预测推荐 | 今天3d专家预测号码 推荐 | 3d今晚惊天一注预测 | 3d千禧试机号金码关注码对应码 | 3d今天的试机号开机号是多少 | 3d预测最准确的专家预测软件 | 今晚3d和值推荐 | 3d陈华今晚独胆推荐 | 3d最新专家预测推荐 | 今天龙头凤尾预测 | 福彩3D独胆老师走势最新 | 3d独胆双胆专家预测网 | 最新3d预测专家预测 | 3d跨度振幅走势图3d专家 | 福彩3D独胆下一期命中率最新 | 3d预测今晚推荐号 | 3d今天开机号和试机号322 | 3d最准一注(单挑王) | 3d开机号今天近100期南方查询 | 3d最准杀码 | 今晚3d精准一注直选 | 中国福彩3D独胆今晚分析 | 3d今晚开奖号结果 | 3d试机号开机号关注号金码 | 于海滨最新3d预测推荐今天 | 3d杀码专家杀码最精准 | 陈华今晚就赌一个胆今天最新更新内容 | 3d最准的预测专家 | 3d预测今晚最准专家预测号码 | 3d单双走势图表(专业版) | 3d试机号后专家预测推荐汇总 | 3d计算公式 | 3d今天开机号和试机号多少 | 3d今晚预测最新最准确号码牛彩网 | 3d小龙一句定三码今日字谜天中图 | 3d杀码公式最新 | 3d今日牛彩网| 3d今晚字谜太湖字谜是什么 | 今天3d专家预测汇总 | 今晚3d专家推荐号码 | 3d双胆大师| 今晚3d预测开奖号码推荐 | 3地独胆,毒胆双胆家彩网 | 3d预测专家预测 | 三d走势图基本走势图彩宝网 | 3d独胆双胆专家预测网 | 3d詹天佑最新预测牛彩网 | 3d最新最准预测号码 | 今天3d于海滨预测 | 3d预测号码最准最新准专家预测号家彩网 | 3d中奖多少钱一注 | 3d独胆10中10| 福彩3D独胆下一期命中率最新 | 3d今晚最准最新专家推荐号 | 3d独胆是什么意思 | 全民胆王3d独胆一个 | 《中国杀码王》3d | 3d牛彩网断组预测 | 3d正版藏机图谜汇总 | 3d最新专家预测汇总大全 | 3d今晚推荐号码最新 | 3d今天专家推荐号码推荐 | 《天才计划》三天计划独胆3d | 牛彩网3d专家预测汇总摘要 | 3d走势图带连线图表牛彩网 | 三d之家独胆 | 排三专家推荐与预测今天 | 陈华今晚就赌一个胆预测 | 3d百位十位个位走势图 | 今天3d专家预测汇总 | 今日3d开奖号今晚 | 于海滨一语定胆保真 | 今晚3d预测专家预测号 | 千禧3d试机号关注号 | 3d最准确预测专家 | 3d预测专家汇总预测 | 3d詹天佑最新预测 | 3d杀码图 | 顶级胆神双胆必下 | 今天3d专家推荐重点号码 | 3d绝杀一码绝杀 | 3d农村小伙子最新预测 | 今晚3d预测最准一注 | 3d最精准专家预测汇总今天 | 廊坊鸿运3d最新预测 | 3d胆王帅哥独胆双胆 | 大师诸葛亮今晚一个独胆 | 3d陈华今晚就赌一胆o11预测 | 3d今晚专家预测重点号码 | 今日精准预测推荐3d号码 | 今晚3d专家推荐重点号码 | 福彩3D独胆下期预测 | 今天最新3d开机号试机号关注码 | 3d两胆精准预测 | 3d推荐最新最准专家预测 | 中国福彩3D独胆明日推荐 | 3d的预测号是多少 | 十拿九稳预测专家分析 | 今晚3d开奖号试机号 | 小财神三天计划独胆 | 神仙姐姐杀码今天的 | 今天3d开机号 试机号是多少 | 3d开机号和试机号今天金码关注号 | 3d钓叟字谜三字诀官网 | 3d专家预测号码推荐今天 | 今日太湖字谜3d字谜太湖钓叟 | 3d今天千禧试机号关注号金码 | 3d之家双胆独胆预测 | 杀码大全汇总 | 3d最准确预测专家 | 3D独胆下期最新预测 | 今晚3d专家推荐号码 | 太湖钓叟三字诀字谜解释总汇 | 3d试机号码开机号 | 张克永3d预测今天 | 3d玩彩老头预测今天号码 | 排三十拿九稳今天预测 | 3d今日预测最准专家预测 | 于海滨海3d专家预测今天 | 今于海滨3d预测今天单线联系 | 今晚3d专家推荐号码是多少 | 今天3d试机号和开机号 | 3D独胆老师预测 | 周星星3d预测手机牛彩网 | 3d的开机号试机号奖号表 | 3d预测一注号推荐今晚 | 3d预测最新最准专家 | 今天3d太湖钓叟字谜三字诀 | 于海滨海3d预测今天 | 唐龙3d预测今日出号点评 | 3d最准的预测专家 | 今天3d开机号试机号对应码列表 | 3d牛彩网. | 3d手机牛彩网专家预测 | 今晚3d和值推荐 | 卫星电话最建议买的三个型号 | 3d今晚最准一注 | 3d红波蓝波走势图大中小 | 3d精准预测最准的专家直选 | 3d开机号和试机号30期列表 | 千禧开机号和试机号对应金码 | 3d直选一注50倍单挑 | 太湖叟3d字谜湖字谜 | 3d推荐号今日预测 | 詹天佑今日最新点评 | 3d詹天佑预测分析牛彩网 | 3d廊坊鸿运 | 一代女王决杀两胆免费观看 | 3d开机号和试机号金码关注对应号 | 3d免费预测汇总牛彩网 | 3d预测专家预测 | 3d精准直选一注 | 3d十大专家杀一码汇总 | 今晚3d试机号码和开机号 | 钱王点评十钱王老头给胆 | 今天3d推荐号码今晚预测 | 3d今晚专家预测 | 近30期3d开机号和试机号 | 3d今日专家推荐号 | 3d专家推荐预测号 | 3d开机号和试机号八仙选号 | 周不出最新3d杀码 | 3d今晚专家预测重点号码 | 3d中奖| 陈华今晚3d赌一胆天齐网 | 三天计划胆十组合 | 小胆神玩毒胆我3d | 3d绝杀三码今天 | 3D独胆老师预测 | 3d长中剑客预测今天 | 3d太湖钓叟字谜三字诀 | 3d预测号最新最准牛彩网 | 3d最佳一注号码 | 3d试机号后专家预测推荐汇总 | 三d试机号后专家预测汇总 于海滨专家3d今天预测 | 3d财神爷独胆双胆双飞计划三天 | 3d独胆必下一个胆 | 中国福彩3D独胆下一期预测最新 | 3d今晚最准专家预测号码 | 3d定胆技巧准确率100% | 3d预测号码最准最新推荐 | 北斗3d今日专家预测推荐 | 3d胆王专家定十位 | 3d试机号今天开机号查询结果 | 于海滨3d今晚预测号码 | 3d专家预测推荐号码最准最新 | 3d预测今晚最准专家预测号码 | 排三杀码专家定位杀码天齐网 | 3d今晚专家预测推荐号 | 于海滨一语定胆天齐网 | 于海滨3d预测牛彩网 | 近100期3d开机号和试机号 | 【福星】3d单挑10注组 | 3d精选号码推荐今天最新 | 3d今晚开奖号码多少 | 3d专家杀码天中图库 | 今天3d马后炮解太湖字谜汇总 | 3d最新专家预测汇总 | 今晚3d开机号试机号金码 | 3d今天开机号和试机号码 | 小林3d预测 | 3d基本走势图结果 | 西施姐姐精心推算一独胆146 | 3d预测最准确专家预测 | 今日3d专家预测总汇 | 三d开机号和试机号今天牛彩网彩 | 詹天佑3d预测号 | 3d预测最准确专家预测牛彩网 | 3d牛彩图谜字谜总汇九 | 3d预测最准预测号 | 3d精准一注| 今晚3d专家推荐 | 今天专家推荐号码3d | 今天3d字谜解太湖字谜 | 今于海滨3d预测今天单线联系 | 于海滨3d预测天齐网 | 3d预测最新最准专家推荐号码 | 今天最新3d开机号试机号 | 排三十拿九稳今天预测 | 3d今晚最准最新专家推荐号 | 3d试机号今晚开机号 | 天才计划三天计划独胆 | 3d今晚试机号是多少查询 | 3d专家最新最准预测 | 故事小王p3双胆必下 | 3d专家预测号码最准确 | 3d最精准的专家预测 | 3b千喜今天试机号关注金码 | 3d今日开机号和试机号及关注码 | 牛彩网3d预测汇总 | 3d藏机图正版藏机图全图牛彩网 | 3d最精准的专家预测 | 3d独胆预测必下一胆 | 福彩3D独胆下一期走势最新 | 3d最新专家预测推荐 | 3d独胆是什么意思 | 太湖钓叟3d字谜太湖字 | 3d最佳一注号码 | 太湖字谜太湖钓叟三字诀 | 今于海滨3d预测今天单线联系 | 3D独胆团队精准预测最新 | 真实的谎言3d字谜追加和值谜 | 3d太湖字谜总汇总(正版) | 专家3d预测汇总 | 3d胆王帅哥独胆双胆 | 3d试机号开机号近50期 | 中国福彩3D独胆最新推荐最新 | 3d精准预测最准的专家 | 3d最准一个独胆方法 | 3d今天的开机号和试机号查询 | 今日焰舞3d焰舞字谜汇总大全 | 今天3d专家推荐号 | 3d牛彩网字谜图谜汇总九 | 福彩3D独胆独家预测最新 | 今天3d试机号开机号是什么 | 3d今晚最准专家预测号码 | 北京胆王2彩吧图库 | 于海滨海3d专家预测今天 | 3d独胆双胆专家预测网 | 3d焰舞和值谜字谜 | 三d牛彩网开机号试机号是多少 | 3d今晚精选一注 | 3d预测最新最准专家 | 3d预测推荐汇总大全 | 今于海滨3d预测 | 3d今晚最准专家预测号码 | 3d今晚专家预测最准确一注 | 3d预测最准最新准专家预测号码 | 财神爷独胆三天计划,就这么牛 | 3d牛彩网专家汇总汇总大全 | 三地杀码高手 | 3d今晚预测直选四注 | 十拿九稳十大专家预测汇总最新一期 | 3d专家最新最准预测 | 3d试机号今天开机号查询 | 3d推荐号今晚专家预测 | 3d今晚必出一注100%准确直选推荐 | 3d开机号和试机号今天千禧 | 3d太湖字谜字谜汇总 | 3d专家预测最准确最新汇总对应码 | 太湖马后炮3d钓叟字谜 | 钱王点评十钱王给胆下一期预测 | 3d专家今天预测一注 | 最新3d预测专家预测 | 3d预测专家最准确 | 3d今晚精准一注 | 拼搏在线3d开机号和试机号列表 | 今天3d开机号和试机号码结果查询 | 今晚3d专家推荐重点号码 | 3d今天专家推荐号码推荐 | 3d字图谜总汇 | 孟庆会3d预测今天 | 3d预测最准最新准专家预测号码 | 陈华今晚就赌一个胆预测 | 3d今晚必中三个号码预测 | 白骨精3d独胆图今天 | 3d和值和尾走势图带连线图表 | 3d太湖专家预测今晚 | 3d今晚专家看独胆 | 排三平均值振幅走势图3d之家 | 3d专家预测推荐 | 福彩3D独胆今晚走势最新 | 排五开机号试机号今天查询 | 今天最新3d开机号试机号关注码 | 3d詹天佑最新预测 | 最新3d预测专家预测 | 福彩3D独胆最新命中率 | 张克永专家3d预测 | 3d最准一注(单挑王) | 3d今晚预测最新最准确号码牛彩网 | 3d打一个独胆中了多少钱 | 今晚3d推荐号 | 今于海滨3d预测今天牛彩网 | 今日3d正版藏机图 | 今天3d字谜解太湖字谜 | 3d最准专家预测号 | 3d于海滨上的今天杀码 | 3D独胆老师分析 | 3d近30期开机号试机号开奖号查询 | 福家老三3d推荐号 | 无敌胆王独胆双胆 | 3d藏机图正版藏机图汇总今天最新图片 | 钱王今天3d预测号 | 詹天佑3d推荐 | 3d免费专家预测推荐 | 3d最准确最新专家预测 | 3d最准专家预测号今晚3d试机号 | 今晚3d结果 | 3d和值专家推荐和值 | 3d今晚最稳 | 最准的3d专家预测 | 于海滨点评专家一语定胆保真版 | 小红人的计划三天计划独胆 | 3d今天预测最准确专家 | 3d最准的预测专家 | 铁人铁胆3d定位包星预测 | 3d今日专家推荐号 | 3d专家预测最准确今天南方双彩网 | 3d两胆王| 福彩3D独胆大神精准预测最新 | 今天3d专家解太湖字谜汇总 | 钱王点评+钱王老头预测 | 詹天佑3d预测 | 今天彩报中心 3d图库 | 3d七码复式最准专家 | 3d今天开机号和试机号232 | 北斗3d今日专家预测推荐 | 太湖马后炮3d钓叟字谜 | 3d最精准专家预测汇总今天 | 3d今天开机号和试机号码牛彩网 | 3d万能三码天天中奖技巧 | 3d今天精选五注 | 3d于海滨预测预测牛彩网 | 3d今晚最准最新专家推荐号 | 3d藏机图正版藏机图打印版 | 3d走势图(带连线版) 试机号 | 3d今晚最准专家推荐号码 | 小红人的三天计划今天是什么 | 3d推荐号今晚专家预测 | 今天专家推荐号码3d | 3d专家预测汇总牛彩网 | 3d预测今晚最准专家预测号码 | 3d预测最准的专家预测 | 3d专家最新最准预测 | 3d双胆大师今天 | 3d独胆10中10| 十拿九稳预测专家分析 | 3d开机号和试机号今天多少 | 3d专家预测最新推荐 | 今日3d太湖字谜每天更新 | 最新3d预测专家预测 | 3d最近100期历史记录 | 今日3d十大专家双胆总汇 | 3d今天走势图表 | 3d今晚推荐号 | 于海滨3d预测今天 | 3d预测一注推荐 | 3d专家预测推荐号最新 | 3d于海滨上的今天预测 | 3d开奖号走势图表 | 乾坤三天计划独胆预测 | 3d中国准神双胆 | 今天3d专家推荐重点号 | 3d专家预测最准确 | 牛彩网3d预测汇总大全手机版下载 | 3d今晚的开奖号码 | 3d下期预测最精准的一注号码 | 唐龙3d预测号 | 3d推荐号码今晚预测 | 今晚3d专家推荐号码 | 今晚3d预测专家预测号 | 3d杀码公式最新 | 三d预测专家最新推荐 | 3d今晚最准专家预测号码 | 3d今晚专家预测 | 3d双胆独胆必下一 | 千禧3d试机号关注码金码列表 | 3d双胆下一 | 3d预测最准最新准专家预测 | 3d专家预测更准确今天 | 彩坛老顽童3d独胆 | 3d预测最新最准确号码 | 3d今晚预测最新最准确号码牛彩网 | 3d今日热销号 | 3d专家预测最准确最新今天牛彩 | 3d十大专家精准预测汇总 | 3d字谜汇总大全总汇大全 | 3d十大专家汇总精选一注 | 于海滨点评专家一语定胆保真版 | 今日3d字谜太湖钓叟字谜正版 | 小财神三天计划独胆 | 3d最新最准专家预测号码 | 3d预测今晚最准 | 3d今晚精选预测一注 | 于海滨专家一语定胆十好心人 | 3d走势图专家推荐号码 | 彩界毒胆大师一枚毒胆 | 3d专家预测最新最准 | 十拿九稳今天预测 | 3d今晚精彩预测 | 3d最准专家预测号今晚3d试机号 | 3d推荐号今晚专家预测 | 小红人的计划三天计划独胆 | 3d今晚专家预测 | 3d八哥图库总汇d字谜图谜总汇大全 | 牛人高手【3d精选】 | 今日精准预测推荐3d号码 | 3d预测最准专家预测 | 太湖字谜太湖钓叟三字诀 | 3d专家预测最准确最新汇总对应码 | 太湖字谜3d和值谜 | 3d预测今晚推荐号 | 3d藏机图天齐正版藏机图 | 唐龙3d预测 | 3d今晚精选预测一注 |